Kubernetes V1.24+ Docker运行时 grafana容器指标显示异常
文章目录
- 故障复现
- Compatibility Matrix
- 根本原因
- 获取kubelet cadvisor 指标
- 如何解决?
- 创建cadvisor ServiceAccount 和 Namespace
- 创建cadvisor ClusterRole
- 创建cadvisor DaemonSet
- 创建cadvisor Service 和 ServiceMonitor
- 查看cadvisor收集到的指标
- 校验指标
参考:
https://kubernetes.io/zh-cn/docs/tasks/administer-cluster/migrating-from-dockershim/check-if-dockershim-removal-affects-you/
在 Kubernetes v1.24 版本中,内建组件 dockershim 被移除。 默认的容器运行时从 Docker 切换到了 containerd。如果您的集群使用 Docker 作为容器运行时,并且您的应用程序依赖于 dockershim 提供的指标,
那么部署kube-prometheus-stack 监控栈时,会出现容器指标显示异常的问题。
故障复现
根据kubernetes版本和kube-prometheus的兼容矩阵安装合适版本的kube-prometheus-stack, 容器指标却采集不到。
Compatibility Matrix
The following Kubernetes versions are supported and work as we test against these versions in their respective branches. But note that other versions might work!
| kube-prometheus stack | Kubernetes 1.22 | Kubernetes 1.23 | Kubernetes 1.24 | Kubernetes 1.25 | Kubernetes 1.26 | Kubernetes 1.27 | Kubernetes 1.28 |
|---|---|---|---|---|---|---|---|
release-0.10 | ✔ | ✔ | ✗ | ✗ | x | x | x |
release-0.11 | ✗ | ✔ | ✔ | ✗ | x | x | x |
release-0.12 | ✗ | ✗ | ✔ | ✔ | x | x | x |
release-0.13 | ✗ | ✗ | ✗ | x | ✔ | ✔ | ✔ |
main | ✗ | ✗ | ✗ | x | x | ✔ | ✔ |
比如我的版本是kubernetes 1.26, 那么我就需要安装kube-prometheus-stack release-0.13 版本。
如果我的容器运行时是containerd, 那么正常情况,容器指标显示是没有问题的。因为kube-prometheus-stack就是根据标准kubernetes版本去测试的。
但是如果你的容器运行时用了docker, 那么就会出现容器指标显示异常的问题。
根本原因
容器的指标是通过kubelet的metrics-endpoint暴露的,路径为/metrics/cadvisor,由内置cadvisor提供。
本来默认是containerd运行时,如果你的运行时换成了docker,就会采集容器指标变成:

容器的PromSQL查询语句:
sum(container_memory_working_set_bytes{job="kubelet", metrics_path="/metrics/cadvisor", cluster="$cluster", namespace="$namespace", pod="$pod", container!="", image!=""}) by (container)
以docker运行时查询出来的容器指标,会有多个标签是空值,如下所示:
container_cpu_usage_seconds_total{container="",cpu="total",id="/kubepods.slice/kubepods-burstable.slice/kubepods-burstable-pod20aada51_3ac1_4ab7_8ec6_87b090585825.slice",image="",name="",namespace="monitoring",pod="node-exporter-v25n7"} 327.638786615 176252734624
其中的container, image标签都是空值,因此面板监控显示的容器指标就是异常的。
获取kubelet cadvisor 指标
apiVersion: v1
kind: Secret
metadata:name: cadvisor-reader-tokennamespace: defaultannotations:kubernetes.io/service-account.name: cadvisor-reader # 关联到目标 ServiceAccount
type: kubernetes.io/service-account-token
创建一个ServiceAccount,用于kubelet认证。
# 保存为 custom-kubelet-reader.yaml
apiVersion: rbac.authorization.k8s.io/v1
kind: ClusterRole
metadata:name: custom-kubelet-reader
rules:
- apiGroups: [""]resources:- "nodes/proxy" # 允许访问节点代理(包含 cAdvisor 接口)- "nodes/metrics" # 节点 metrics 接口- "nodes/stats" # 节点统计信息(包含容器详细数据)- "nodes/log" # 节点日志(可选)- "nodes/spec" # 节点规格(可选)verbs: ["get", "list", "watch"]---
apiVersion: rbac.authorization.k8s.io/v1
kind: ClusterRoleBinding
metadata:name: default-cadvisor-reader-binding # 与之前同名,会覆盖旧绑定
subjects:
- kind: ServiceAccountname: cadvisor-readernamespace: default
roleRef:kind: ClusterRolename: custom-kubelet-reader # 引用自定义角色apiGroup: rbac.authorization.k8s.io
- get-metrics.sh
# 定义 Secret 名称(已确认存在)
SECRET_NAME=cadvisor-reader-token# 提取 Token 并解码(base64 解码)
TOKEN=$(kubectl get secret $SECRET_NAME -n default -o jsonpath='{.data.token}' | base64 -d)curl -k -H "Authorization: Bearer $TOKEN" https://192.168.0.4:10250/metrics/cadvisor
就可以获取到cadvisor指标了。
如何解决?
需要安装cadvisor, 来替代kubelet默认提供的cadvisor。
参考:https://github.com/google/cadvisor/tree/master/deploy/kubernetes
创建cadvisor ServiceAccount 和 Namespace
apiVersion: v1
kind: ServiceAccount
metadata:name: cadvisornamespace: monitoring
---
apiVersion: v1
kind: Namespace
metadata:name: cadvisor
创建cadvisor ClusterRole
apiVersion: rbac.authorization.k8s.io/v1
kind: ClusterRole
metadata:labels:app: cadvisorname: cadvisor
rules:
- apiGroups:- policyresourceNames:- cadvisorresources:- podsecuritypoliciesverbs:- use
---
apiVersion: rbac.authorization.k8s.io/v1
kind: ClusterRoleBinding
metadata:labels:app: cadvisorname: cadvisor
roleRef:apiGroup: rbac.authorization.k8s.iokind: ClusterRolename: cadvisor
subjects:
- kind: ServiceAccountname: cadvisornamespace: monitoring
创建cadvisor DaemonSet
apiVersion: apps/v1 # for Kubernetes versions before 1.9.0 use apps/v1beta2
kind: DaemonSet
metadata:name: cadvisornamespace: monitoring
spec:selector:matchLabels:name: cadvisortemplate:metadata:labels:name: cadvisorspec:serviceAccountName: cadvisorpriorityClassName: system-node-criticaltolerations:- key: "CriticalAddonsOnly"operator: "Exists"containers:- name: cadvisorimage: dockerhub.kubekey.local/cadvisor/cadvisor:v0.45.0args:- --housekeeping_interval=10s # kubernetes default args- --max_housekeeping_interval=15s- --event_storage_event_limit=default=0- --event_storage_age_limit=default=0- --enable_metrics=app,cpu,disk,diskIO,memory,network,process- --docker_only # only show stats for docker containers- --store_container_labels=false- --whitelisted_container_labels=io.kubernetes.container.name, io.kubernetes.pod.name,io.kubernetes.pod.namespaceresources:requests:memory: 400Micpu: 400mlimits:memory: 2000Micpu: 800mvolumeMounts:- name: rootfsmountPath: /rootfsreadOnly: true- name: var-runmountPath: /var/runreadOnly: true- name: sysmountPath: /sysreadOnly: true- name: dockermountPath: /var/lib/dockerreadOnly: true- name: diskmountPath: /dev/diskreadOnly: trueports:- name: httpcontainerPort: 8080protocol: TCPautomountServiceAccountToken: falseterminationGracePeriodSeconds: 30volumes:- name: rootfshostPath:path: /- name: var-runhostPath:path: /var/run- name: syshostPath:path: /sys- name: dockerhostPath:path: /var/lib/docker- name: diskhostPath:path: /dev/disk
创建cadvisor Service 和 ServiceMonitor
apiVersion: v1
kind: Service
metadata:name: cadvisorlabels:app: cadvisornamespace: monitoring
spec:selector:name: cadvisortype: NodePortports:- name: cadvisorport: 8080protocol: TCPtargetPort: 8080
---
apiVersion: v1
kind: Service
metadata:name: cadvisorlabels:app: cadvisornamespace: monitoring
spec:selector:name: cadvisortype: NodePortports:- name: cadvisorport: 8080protocol: TCPtargetPort: 8080
---
apiVersion: monitoring.coreos.com/v1
kind: ServiceMonitor
metadata:labels:app: cadvisorname: cadvisornamespace: cadvisor
spec:endpoints:- metricRelabelings:- action: replacesourceLabels:- container_label_io_kubernetes_pod_nametargetLabel: pod- action: replacesourceLabels:- container_label_io_kubernetes_container_nametargetLabel: container- action: replacesourceLabels:- container_label_io_kubernetes_pod_namespacetargetLabel: namespace- action: labeldropregex: container_label_io_kubernetes_pod_name- action: labeldropregex: container_label_io_kubernetes_container_name- action: labeldropregex: container_label_io_kubernetes_pod_namespace- action: replaceregex: 'k8s_[^_]+_([^_]+)_.*'replacement: $1sourceLabels:- nametargetLabel: podport: cadvisorrelabelings:- action: replacesourceLabels:- __meta_kubernetes_pod_node_nametargetLabel: node- action: replacereplacement: /metrics/cadvisorsourceLabels:- __metrics_path__targetLabel: metrics_path- action: replacereplacement: kubeletsourceLabels:- jobtargetLabel: jobnamespaceSelector:matchNames:- monitoringselector:matchLabels:app: cadvisor
给promethues用户足够的权限获取cadvisor命名空间下的所有资源:
apiVersion: rbac.authorization.k8s.io/v1
kind: ClusterRole
metadata:name: prometheus-all-resources-readonly
rules:
- apiGroups: ["*"] # 匹配所有 API 组(核心组、apps、networking.k8s.io 等)resources: ["*"] # 匹配所有资源类型(pods、services、endpoints、deployments 等)verbs: ["get", "list", "watch"] # 仅授予只读操作权限
---
# 绑定到 prometheus-k8s ServiceAccount
apiVersion: rbac.authorization.k8s.io/v1
kind: ClusterRoleBinding
metadata:name: prometheus-k8s-all-readonly
subjects:
- kind: ServiceAccountname: prometheus-k8snamespace: monitoring
roleRef:kind: ClusterRolename: prometheus-all-resources-readonlyapiGroup: rbac.authorization.k8s.io
为什么要创建一个cadvisor命名空间?
这是因为monitoring下的ServiceMonitor对象,Prometheus-Operator监控不到。
查看cadvisor收集到的指标
通过cadvisor的NodePort端口,访问cadvisor的指标。
http://<cadvisor-node-ip>:<node-port>/metrics
我们会看到如下指标:
container_network_receive_bytes_total{container_label_io_kubernetes_container_name="POD",container_label_io_kubernetes_pod_namespace="kube-system",id="/kubepods.slice/kubepods-burstable.slice/kubepods-burstable-pod60538598_0b4c_49c0_9577_c6b600e287d6.slice/docker-5e54348343024541ec3f9dbe65649f77a701f7a8808c84f8fbdfeaa20f625b20.scope",image="gcr.io/pause:3.9",interface="califffbc9ee416",name="k8s_POD_nodelocaldns-8trx7_kube-system_60538598-0b4c-49c0-9577-c6b600e287d6_1"} 5.168659e+07 1762570436207
可以看到container、image、namespace字段都有了正确的默认值。
但是pod字段为空,不过我们可以通过name字段来推测它的值,它的组成模式k8s_POD_nodelocaldns-8trx7_kube-system_60538598-0b4c-49c0-9577-c6b600e287d6_1为k8s_$deployment_$pod_name_$namespace_$pod_uid。
那么此时,我们可以通过给添加metricRelabelings来提取pod字段(yaml已包含):
- metricRelabelings:- action: replaceregex: 'k8s_[^_]+_([^_]+)_.*'replacement: $1sourceLabels:- nametargetLabel: pod
观察prometheus是否采集到了cadvisor的指标:

如果已经采集到了,那么此时我们还有一件事要做,就是找到kubelet的ServiceMonitor对象,删除默认的采集规则
使用kubectl get servicemonitor -n monitoring kubelet -o yaml来获取kubelet的ServiceMonitor对象。
删除路径为/metrics/cadvisor的采集规则,也就是如下这部分。
- bearerTokenFile: /var/run/secrets/kubernetes.io/serviceaccount/tokenhonorLabels: trueinterval: 1mmetricRelabelings:- action: keepregex: >-container_cpu_usage_seconds_total|container_memory_usage_bytes|container_memory_cache|container_network_.+_bytes_total|container_memory_working_set_bytes|container_cpu_cfs_.*periods_total|container_processes.*|container_threads.*sourceLabels:- __name__path: /metrics/cadvisorport: https-metricsrelabelings:- sourceLabels:- __metrics_path__targetLabel: metrics_path- action: labeldropregex: (service|endpoint)scheme: httpstlsConfig:insecureSkipVerify: true
校验指标
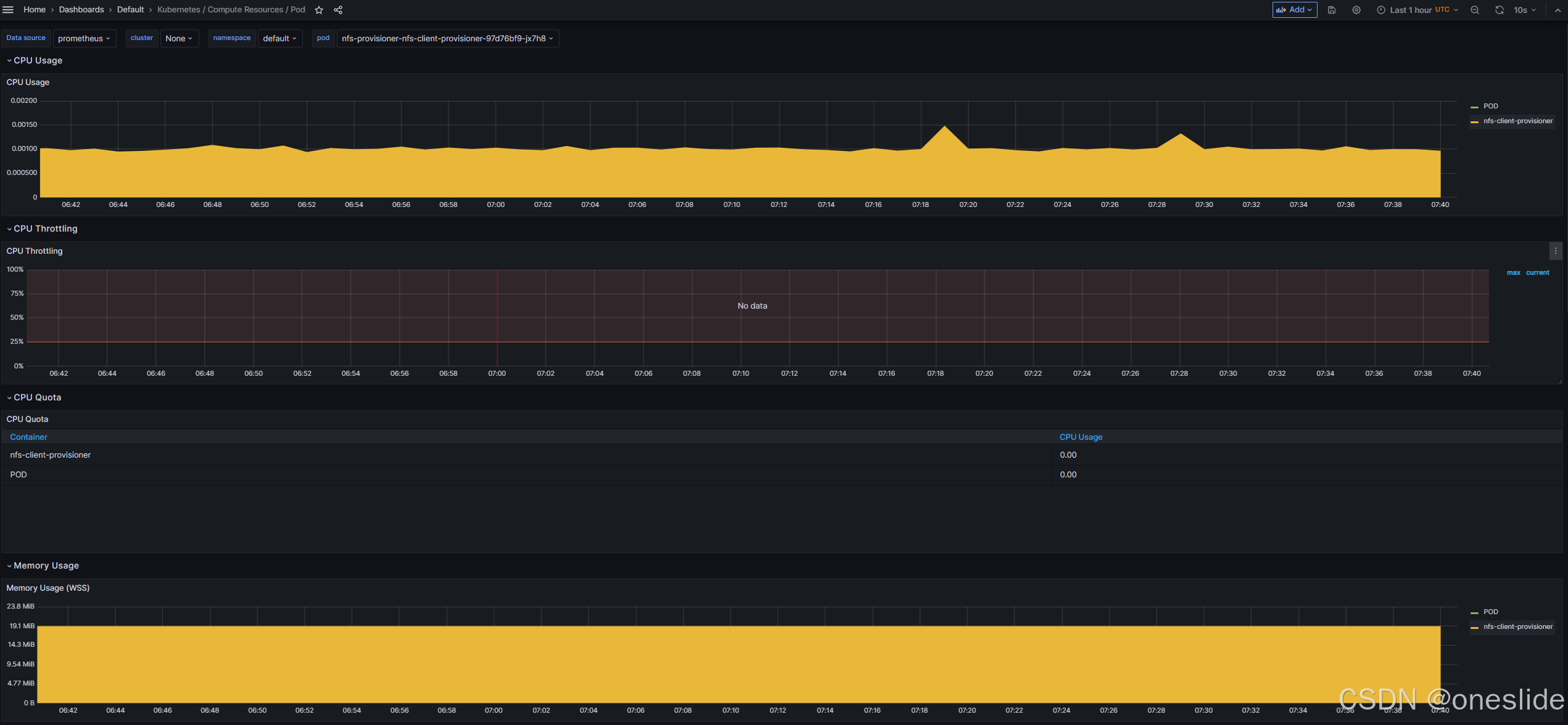
Okay,所有准备工作已经完成,现在我们可以进入prometheus的web界面,查看是否采集到了cadvisor的指标。

container_memory_working_set_bytes{container="nfs-client-provisioner", endpoint="cadvisor", id="/kubepods.slice/kubepods-besteffort.slice/kubepods-besteffort-pod3db91060_4f1e_41b0_becc_6f4a69e86319.slice/docker-f1bc1a1d88993cc65eb09ae5b2a7f47cf596c21c7f9990d6523ba1fa997c28ab.scope", image="sha256:932b0bface75b80e713245d7c2ce8c44b7e127c075bd2d27281a16677c8efef3", instance="10.233.82.36:8080", job="kubelet", metrics_path="/metrics/cadvisor", name="k8s_nfs-client-provisioner_nfs-provisioner-nfs-client-provisioner-97d76bf9-jx7h8_default_3db91060-4f1e-41b0-becc-6f4a69e86319_1", namespace="default", node="node01", pod="nfs-provisioner-nfs-client-provisioner-97d76bf9-jx7h8", service="cadvisor"}
如图所示:我们发现prometheus之前采集的指标中为空的label,比如image、container、pod、namespace等都有了正确的值。
查看面板:
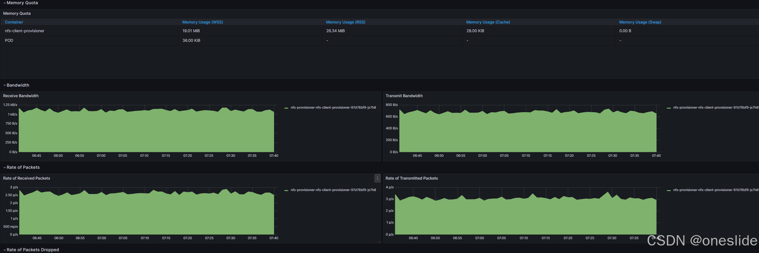
CPU & 内存指标显示正常:

网络流量指标显示正常:

