文章目录
- 注意:以下均来自于
echarts
官网示例,在示例基础上修改的,如需要看效果,自行复制代码,到示例里运行。

option = {legend: {},xAxis: {type: 'category',data: ['Mon', 'Tue', 'Wed', 'Thu', 'Fri', 'Sat', 'Sun']},yAxis: {type: 'value'},series: [{name:"图例",data: [120, 200, 150, 80, 70, 110, 130],type: 'bar'}]
};
- 比如期望使用多个图例更直观的来控制数据的展示情况,但使用
legend: {},
的话只能展示一个图例,并不能满足需求
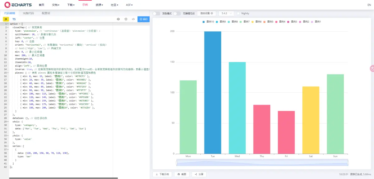
#1 使用视觉映射实现

option = {visualMap:{ type: 'piecewise', splitNumber: 10, left: "center", top: 0, orient: "horizontal", min: 0, max: 200, itemHeight:10,itemWidth:10,align:'left', inverse: true, pieces: [ { min: 0, max: 19, label: "图例1", color: '#E7BCF3' },{ min: 20, max: 39, label: "图例2", color: '#E690D1' },{ min: 40, max: 69, label: "图例3", color: '#E062AE' },{ min: 60, max: 89, label: "图例4", color: '#FB7293' },{ min: 80, max: 99, label: "图例5", color: '#FF9F7F' },{ min: 100, max: 119, label: "图例6", color: '#FFDB5C' },{ min: 120, max: 149, label: "图例7", color: '#9FE6B8' },{ min: 140, max: 159, label: "图例8", color: '#67E0E3' },{ min: 160, max: 179, label: "图例9", color: '#32C5E9' },{ min: 180, max: 200, label: "图例10", color: '#37A2DA' },] }, dataZoom: {}, xAxis: {type: 'category',data: ['Mon', 'Tue', 'Wed', 'Thu', 'Fri', 'Sat', 'Sun']},yAxis: {type: 'value'},series: [{data: [120, 200, 150, 80, 70, 110, 130],type: 'bar'}]
};