当前位置: 首页 > news >正文

开源安全管理平台wazuh-文件完整性监控FIM

文章目录

  • 一、环境准备
  • 二、wazuh配置
    • 1、window机器安装wazuh并配置
      • 1)安装wazuh-agent
      • 2) 配置window端点的wazuh-agent
    • 2、ubuntu主机的wazuh-agent配置
  • 三、效果验证
    • 1、windows端点文件完整性监控
      • 1)文件增、删、改
      • 2)可视化告警监控
    • 2、ubuntu主机文件完整性监控
      • 1)文件增、删、改
      • 2)可视化告警监控

Wazuh是一个功能强大的开源安全平台,它集成了安全信息与事件管理(SIEM)和扩展检测与响应(XDR)的能力,旨在为本地、虚拟化、容器化及云环境中的工作负载提供统一的威胁预防、检测和响应解决方案。
文件完整性监控(File integrity monitoring FIM)有助于审计敏感文件和满足合规性要求。Wazuh内置了一个FIM模块,用于监控文件系统变化,以检测文件的创建、修改和删除。
本文通过POC来验证Wazuh的FIM功能,使用Wazuh FIM模块来检测Ubuntu和Windows端点上监控目录的变化。Wazuh FIM模块通过使用who-data审计获取有关更改用户和进程的信息来丰富告警数据。

一、环境准备

POC环境如下图所示:
POC环境拓扑图

主机描述
安全管理平台wazuh-server
(192.168.0.40)
All in one安装wazuh,监控wazuh-agent上报的告警信息进行文件完整性监控(FIM)
被监控Windows 11机器
(192.168.0.16)
安装wazuh-agent,通过Wazuh FIM模块在此端点监控一个目录,以检测文件创建、更改和删除。
被监控Ubuntu主机
(192.168.0.41)
安装wazuh-agent,通过Wazuh FIM模块在此端点监控一个目录,以检测文件创建、更改和删除。

二、wazuh配置

1、window机器安装wazuh并配置

1)安装wazuh-agent

在wazuh的管理端找到部署agent界面,选择window的agent安装包
wazuh部署agent界面

wazuh会自动生成部署agent的脚本
自动生成部署agent的脚本

在window11(192.168.0.16)机器上以管理员权限运行powershell,在powershell中运行agent安装脚本

Invoke-WebRequest -Uri https://packages.wazuh.com/4.x/windows/wazuh-agent-4.13.0-1.msi -OutFile $env:tmp\wazuh-agent; msiexec.exe /i $env:tmp\wazuh-agent /q WAZUH_MANAGER='192.168.0.40' WAZUH_AGENT_NAME='Lenovo-L13-agent' 

运行agent安装脚本

运行NET START Wazuh启动wazuh-agent,过一会就可以在wazuh服务端的dashboard中看到window 11的wazuh-agent注册上来了。
注册agent

2) 配置window端点的wazuh-agent

按照以下步骤配置Wazuh代理以监控以下目录的文件系统更改。如监控C:\Users\xiejava\Desktop的文件更改。
在受监控的Windows端点上编辑C:\Program Files (x86)\ossec-agent\ossec.conf配置文件。在<syscheck>块内添加监控目录。配置Wazuh监控C:\Users\xiejava\Desktop目录。

<directories check_all="yes" report_changes="yes" realtime="yes">C:\Users\xiejava\Desktop</directories>

配置FIM监控

使用具有管理员权限的PowerShell重新启动Wazuh代理以使配置更改生效。

Restart-Service -Name wazuh

2、ubuntu主机的wazuh-agent配置

由于ubuntu主机(192.168.0.41)已经安装了wazuh-agent,只需要对wazuh-agent进行配置就可以了。
执行以下步骤以配置Wazuh代理以监控/root目录中的文件系统更改。
编辑Wazuh代理的/var/ossec/etc/ossec.conf配置文件。在<syscheck>块中添加监控的目录。配置Wazuh监控/root目录。

<directories check_all="yes" report_changes="yes" realtime="yes">/root</directories>

配置ubuntu端点的FIM监控

重新启动Wazuh代理以使配置生效

sudo systemctl restart wazuh-agent

三、效果验证

1、windows端点文件完整性监控

1)文件增、删、改

在window 11(192.168.0.16)的机器的桌面上新建一个.txt文件,然后重命名为test-win11.txt,再修改test-win11.txt的内容。

2)可视化告警监控

在wazuh的dashboard中可以看到window 11机器的完整性监控告警。
win11的FIM告警

在详情中可以看到window11机器c:\users\xiejava\desktop\下文件变更的详情。
win11的FIM告警详情

2、ubuntu主机文件完整性监控

1)文件增、删、改

在ubuntu(192.168.0.41)的机器的/root新建一个test.txt文件,然后重命名为test-ubuntu.txt,再修改test-ubuntu.txt的内容。

2)可视化告警监控

在wazuh的dashboard中可以看到ubuntu(192.168.0.41)主机的文件完整性监控告警。
ubuntu端点的FIM告警事件

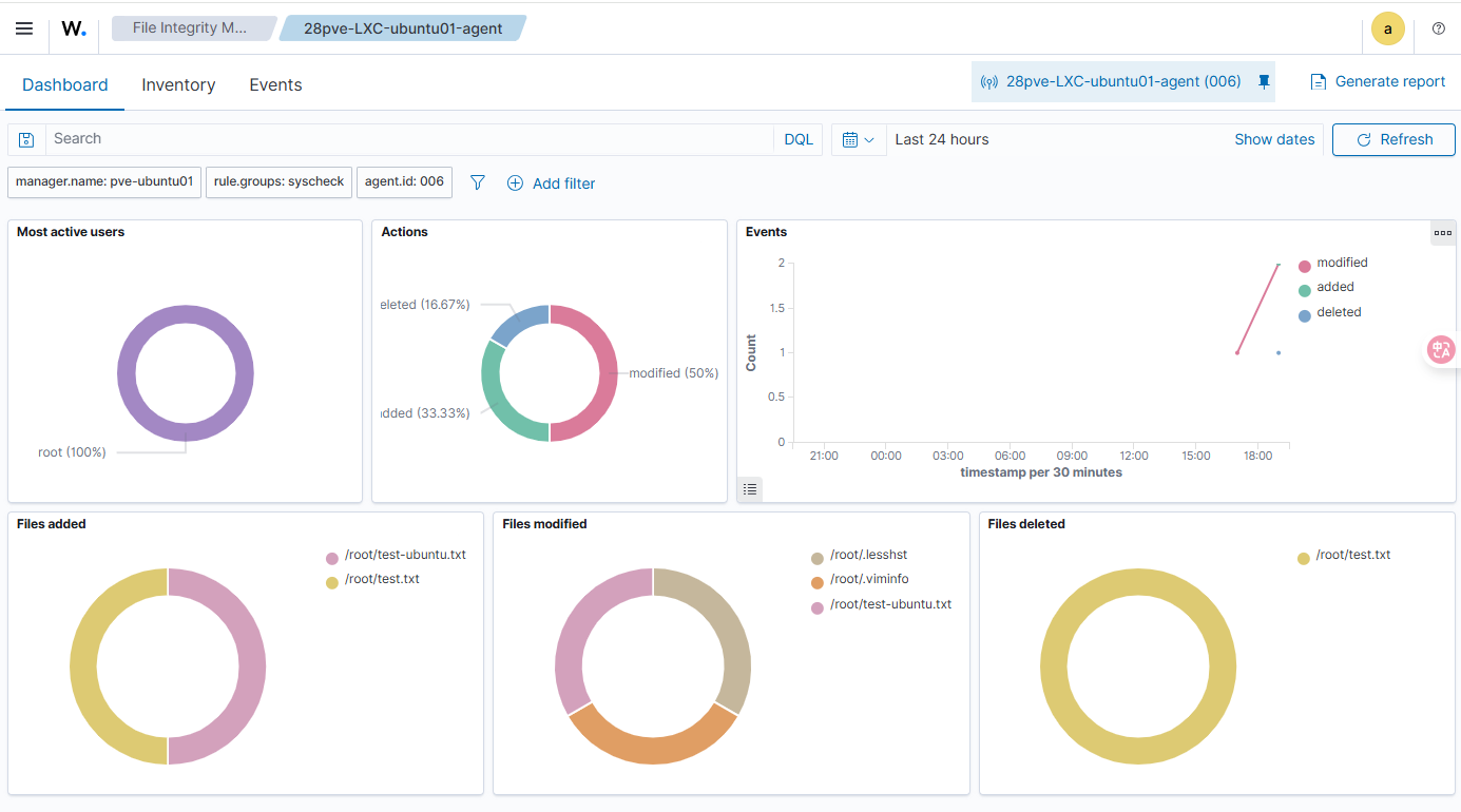
在Dashboard中可以看到FIM的统计信息包括对文件的新增、删除、修改等。
ubuntu端点的FIMDashboard

在Events中可以看到文件被修改触发的事件
ubuntu端点的FIM告警列表

可以查看具体的事件详情
ubuntu端点的FIM告警详情

至此,我们通过POC实例来验证了Wazuh的文件完整性监控FIM功能,使用Wazuh FIM模块来检测Ubuntu和Windows端点上监控目录的变化。


作者博客:http://xiejava.ishareread.com/

http://www.dtcms.com/a/456693.html

相关文章:

  • 网站建设选超速云建站黄页88成立时间
  • 南通做网站ntwsd开发公司总工年终总结
  • VS Code文件监视排除设置详解
  • 3D坐标旋转公式
  • 《Git 从入门到进阶》教学大纲
  • linux网络服务+linux数据库5
  • 德山经济开发区建设局网站wordpress的数据库在哪里
  • P3808 AC 自动机(简单版)
  • C++----bitmap位图的使用
  • 单链表的应用02---算法中的暴力美学(第八讲)
  • 【RAG】优化query查询效果的几种处理
  • transformer详解(位置编码+attention+残差连接+全连接网络)
  • 已注册域名怎么做网站呢免费网站免费网站平台
  • 如何解决 pip install -r requirements.txt 约束文件 constraints.txt 仅允许固定版本(未锁定报错)问题
  • 【Camera】准备的一些Camera面试题——相机预览、拍照流程(经验尚欠,待补充)
  • CICD工具选型指南,GitLab cicd vs Arbess哪一款更好用?
  • 尉Lucene.Net 分词器选择指南:盘古分词 vs 结巴分词h
  • gitlab runner 安装
  • MySQL的OR条件查询不走索引及解决方案
  • 1688 店铺商品全量采集与智能分析:从接口调用到供应链数据挖掘
  • 淘宝商品详情采集方式,json数据返回
  • 【论文精度-1】 组合优化中的机器学习:方法论之旅(Yoshua Bengio, 2021)
  • 南京维露斯网站建设微信营销软件app
  • 从帧边界识别到数据编码:嵌入式通信协议与数据序列化方案深度对比
  • Quick SwiftObjective-C测试框架入门教程
  • GRM tools三大插件使用教程
  • C62-结构体的指针
  • 腾讯云 建网站企业网站seo公司
  • Java-143 深入浅出 MongoDB NoSQL:MongoDB、Redis、HBase、Neo4j应用场景与对比
  • 线程1——javaEE 附面题