当前位置: 首页 > news >正文

大数据毕业设计选题推荐-基于大数据的人体生理指标管理数据可视化分析系统-Hadoop-Spark-数据可视化-BigData

作者主页:IT毕设梦工厂✨
个人简介:曾从事计算机专业培训教学,擅长Java、Python、PHP、.NET、Node.js、GO、微信小程序、安卓Android等项目实战。接项目定制开发、代码讲解、答辩教学、文档编写、降重等。
☑文末获取源码☑
精彩专栏推荐⬇⬇⬇
Java项目
Python项目
安卓项目
微信小程序项目

文章目录

  • 一、前言
  • 二、开发环境
  • 三、系统界面展示
  • 四、部分代码设计
  • 五、系统视频
  • 结语

一、前言

系统介绍
基于大数据的人体生理指标管理数据可视化分析系统是一个集成了Hadoop+Spark大数据处理框架的智能健康分析平台。系统采用Python/Java语言开发,后端基于Django/Spring Boot框架构建,前端运用Vue+ElementUI+Echarts技术栈实现交互式数据可视化界面。系统通过HDFS分布式存储海量生理指标数据,利用Spark SQL进行高效数据处理和分析,结合Pandas、NumPy等科学计算库实现复杂的统计分析算法。平台提供基础生理指标分析、健康状况评估、生活方式关联分析、综合健康评估等核心功能模块,支持性别差异分析、年龄段趋势分析、BMI与生理指标关联分析、血压血糖分布特征分析等多维度数据挖掘。系统通过MySQL数据库存储结构化数据,运用Echarts图表库构建包含柱状图、饼图、雷达图、散点图等多样化的数据可视化大屏,为用户提供直观的健康数据洞察和风险预警服务,实现了从数据采集、存储、处理到可视化展示的完整数据分析流程。

选题背景
随着现代生活节奏的加快和环境因素的复杂化,人们对于健康管理的需求日益增长,传统的单一指标监测已无法满足精准健康评估的要求。医疗健康领域产生的数据量呈现爆炸式增长,包括各类生理指标检测数据、健康体检数据、生活习惯调查数据等,这些海量异构数据蕴含着丰富的健康规律和风险模式。然而,现有的健康管理系统多数停留在简单的数据记录和基础统计层面,缺乏深层次的数据挖掘和关联分析能力,无法有效挖掘多维生理指标之间的潜在关联关系。同时,传统的数据处理方式在面对大规模健康数据时存在处理效率低下、分析维度单一、可视化效果不佳等问题,难以为用户提供全面准确的健康状况评估和个性化的健康指导建议,这就迫切需要一个能够整合大数据技术、具备强大数据处理能力和直观可视化展示的智能健康分析平台。

选题意义
本系统的开发具有重要的实际应用价值和技术创新意义。从实际应用角度来看,系统能够帮助个人用户更好地了解自身健康状况,通过多维度生理指标的综合分析,识别潜在的健康风险因素,为个人健康管理提供科学依据和指导方向。对于医疗机构而言,系统提供的大数据分析能力可以辅助医生进行更精准的健康评估,提高诊断效率和准确性,同时为医疗决策提供数据支撑。从技术层面来说,系统将大数据处理技术与健康管理领域深度融合,探索了Hadoop+Spark在医疗健康数据处理中的应用模式,为相关技术在该领域的推广应用提供了实践案例。系统构建的多维度健康评估模型和可视化分析方法,为健康大数据的深度挖掘和应用提供了新的思路和方法。虽然作为毕业设计项目,系统在功能完善度和数据规模上还有提升空间,但其展现的技术整合能力和应用创新思路,对于推动健康信息化建设和智慧医疗发展具有一定的参考价值和借鉴意义。

二、开发环境

  • 大数据框架:Hadoop+Spark(本次没用Hive,支持定制)
  • 开发语言:Python+Java(两个版本都支持)
  • 后端框架:Django+Spring Boot(Spring+SpringMVC+Mybatis)(两个版本都支持)
  • 前端:Vue+ElementUI+Echarts+HTML+CSS+JavaScript+jQuery
  • 详细技术点:Hadoop、HDFS、Spark、Spark SQL、Pandas、NumPy
  • 数据库:MySQL

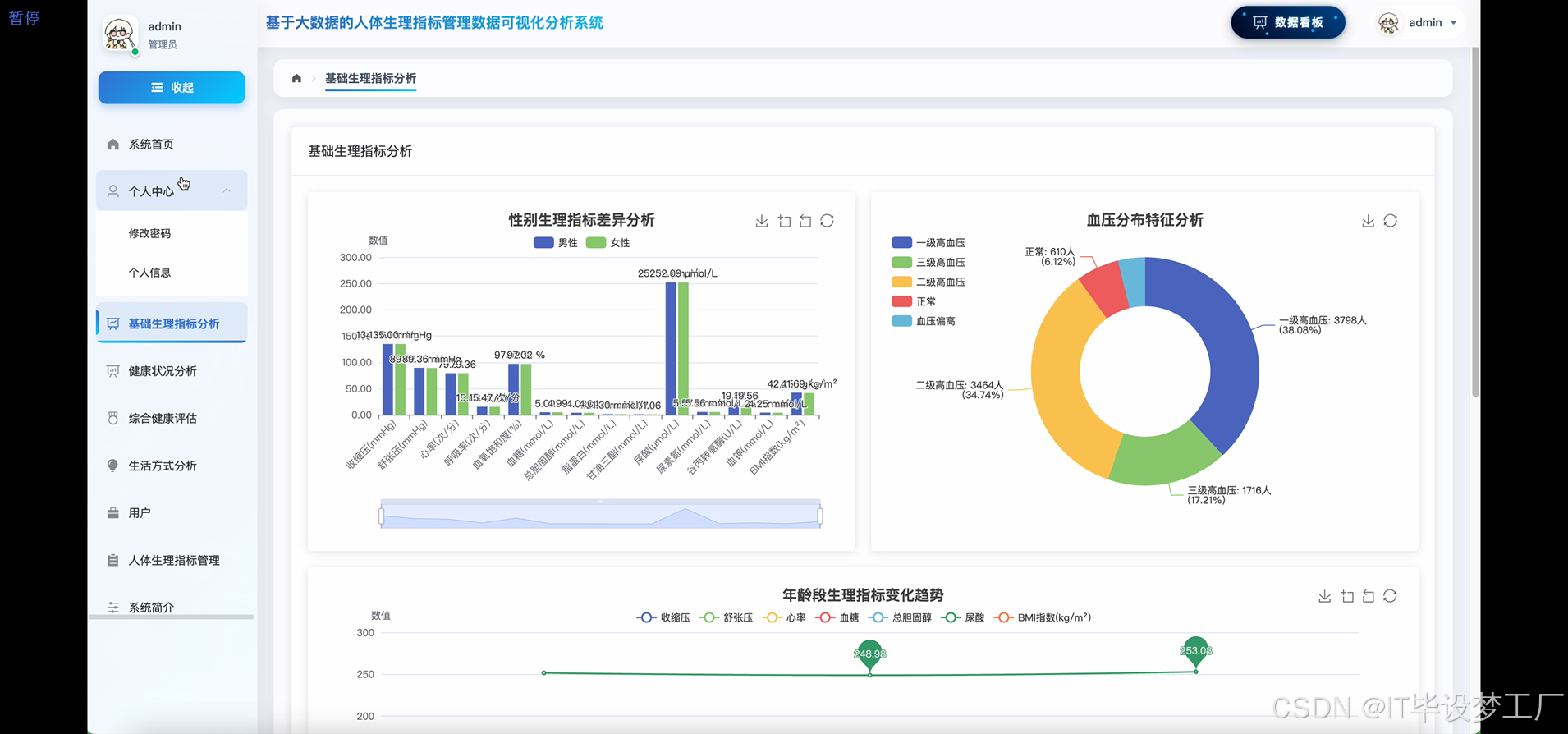
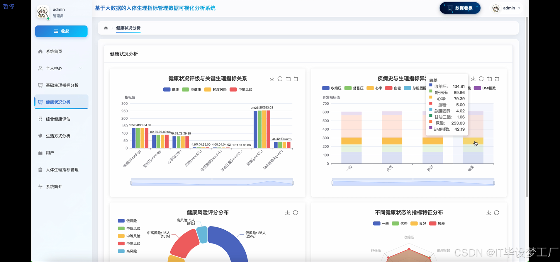
三、系统界面展示

  • 基于大数据的人体生理指标管理数据可视化分析系统界面展示:
    在这里插入图片描述
    在这里插入图片描述
    在这里插入图片描述
    在这里插入图片描述
    在这里插入图片描述
    在这里插入图片描述
    在这里插入图片描述
    在这里插入图片描述
    在这里插入图片描述
    在这里插入图片描述

四、部分代码设计

  • 项目实战-代码参考:
from pyspark.sql import SparkSession
import pandas as pd
import numpy as np
from django.http import JsonResponse
from django.views.decorators.csrf import csrf_exempt
import json
from pyspark.sql.functions import avg, count, stddev, when, col, desc
from pyspark.sql.types import StructType, StructField, StringType, IntegerType, DoubleType
spark = SparkSession.builder.appName("HealthAnalysisSystem").config("spark.sql.adaptive.enabled", "true").config("spark.sql.adaptive.coalescePartitions.enabled", "true").getOrCreate()
def gender_physiological_analysis():df = spark.read.csv("hdfs://localhost:9000/health_data/physiological_indicators.csv", header=True, inferSchema=True)gender_stats = df.groupBy("性别").agg(avg("收缩压").alias("avg_systolic"),avg("舒张压").alias("avg_diastolic"),avg("心率").alias("avg_heartrate"),avg("血糖").alias("avg_glucose"),avg("总胆固醇").alias("avg_cholesterol"),stddev("收缩压").alias("std_systolic"),stddev("舒张压").alias("std_diastolic"),stddev("心率").alias("std_heartrate"),count("*").alias("total_count"))male_data = gender_stats.filter(col("性别") == "男").collect()[0]female_data = gender_stats.filter(col("性别") == "女").collect()[0]blood_pressure_analysis = df.groupBy("性别").agg(count(when(col("收缩压") > 140, True)).alias("hypertension_count"),count(when((col("收缩压") >= 120) & (col("收缩压") <= 139), True)).alias("prehypertension_count"),count(when(col("收缩压") < 120, True)).alias("normal_pressure_count"))bp_male = blood_pressure_analysis.filter(col("性别") == "男").collect()[0]bp_female = blood_pressure_analysis.filter(col("性别") == "女").collect()[0]glucose_analysis = df.groupBy("性别").agg(count(when(col("血糖") > 7.0, True)).alias("diabetes_risk"),count(when((col("血糖") >= 6.1) & (col("血糖") <= 7.0), True)).alias("prediabetes_risk"),count(when(col("血糖") < 6.1, True)).alias("normal_glucose"))result_data = {"male_stats": {"avg_systolic": round(male_data["avg_systolic"], 2),"avg_diastolic": round(male_data["avg_diastolic"], 2),"avg_heartrate": round(male_data["avg_heartrate"], 2),"avg_glucose": round(male_data["avg_glucose"], 2),"std_systolic": round(male_data["std_systolic"], 2),"hypertension_rate": round(bp_male["hypertension_count"] / male_data["total_count"] * 100, 2)},"female_stats": {"avg_systolic": round(female_data["avg_systolic"], 2),"avg_diastolic": round(female_data["avg_diastolic"], 2),"avg_heartrate": round(female_data["avg_heartrate"], 2),"avg_glucose": round(female_data["avg_glucose"], 2),"std_systolic": round(female_data["std_systolic"], 2),"hypertension_rate": round(bp_female["hypertension_count"] / female_data["total_count"] * 100, 2)}}return result_data
def health_status_correlation_analysis():df = spark.read.csv("hdfs://localhost:9000/health_data/physiological_indicators.csv", header=True, inferSchema=True)health_grouped = df.groupBy("健康状况").agg(avg("收缩压").alias("avg_systolic"),avg("舒张压").alias("avg_diastolic"),avg("血糖").alias("avg_glucose"),avg("总胆固醇").alias("avg_cholesterol"),avg("甘油三酯").alias("avg_triglycerides"),avg("尿酸").alias("avg_uric_acid"),count("*").alias("count")).orderBy(desc("count"))health_stats = health_grouped.collect()disease_correlation = df.filter(col("疾病史").isNotNull()).groupBy("疾病史", "健康状况").agg(avg("收缩压").alias("disease_avg_systolic"),avg("血糖").alias("disease_avg_glucose"),count("*").alias("disease_count"))risk_score_calculation = df.withColumn("risk_score",when(col("收缩压") > 140, 3).otherwise(when(col("收缩压") > 120, 2).otherwise(1)) +when(col("血糖") > 7.0, 3).otherwise(when(col("血糖") > 6.1, 2).otherwise(1)) +when(col("总胆固醇") > 6.2, 2).otherwise(1))risk_distribution = risk_score_calculation.groupBy("健康状况").agg(avg("risk_score").alias("avg_risk_score"),count(when(col("risk_score") >= 7, True)).alias("high_risk_count"),count(when((col("risk_score") >= 4) & (col("risk_score") < 7), True)).alias("medium_risk_count"),count(when(col("risk_score") < 4, True)).alias("low_risk_count"))abnormal_indicators = df.groupBy("健康状况").agg(count(when((col("收缩压") > 140) | (col("血糖") > 7.0) | (col("总胆固醇") > 6.2), True)).alias("abnormal_count"),count("*").alias("total_count")).withColumn("abnormal_rate", col("abnormal_count") / col("total_count") * 100)health_correlation_result = {"health_status_stats": [{"status": row["健康状况"],"avg_systolic": round(row["avg_systolic"], 2),"avg_glucose": round(row["avg_glucose"], 2),"avg_cholesterol": round(row["avg_cholesterol"], 2),"count": row["count"]} for row in health_stats],"risk_distribution": risk_distribution.collect(),"abnormal_rates": abnormal_indicators.collect()}return health_correlation_result
def lifestyle_health_impact_analysis():df = spark.read.csv("hdfs://localhost:9000/health_data/physiological_indicators.csv", header=True, inferSchema=True)smoking_analysis = df.groupBy("吸烟状况").agg(avg("收缩压").alias("smoking_avg_systolic"),avg("心率").alias("smoking_avg_heartrate"),avg("血氧饱和度").alias("smoking_avg_oxygen"),count("*").alias("smoking_count"),count(when(col("收缩压") > 140, True)).alias("smoking_hypertension"))drinking_analysis = df.groupBy("饮酒状况").agg(avg("谷丙转氨酶").alias("drinking_avg_alt"),avg("尿素氮").alias("drinking_avg_bun"),count("*").alias("drinking_count"),count(when(col("谷丙转氨酶") > 40, True)).alias("liver_abnormal"))lifestyle_combination = df.groupBy("吸烟状况", "饮酒状况", "健康状况").agg(count("*").alias("combination_count"))lifestyle_health_correlation = lifestyle_combination.groupBy("吸烟状况", "饮酒状况").agg(count(when(col("健康状况") == "一般", True)).alias("general_health"),count(when(col("健康状况") == "优秀", True)).alias("excellent_health"),count(when(col("健康状况") == "良好", True)).alias("good_health"),count(when(col("健康状况") == "较差", True)).alias("poor_health"))allergy_impact = df.filter(col("过敏史").isNotNull()).groupBy("过敏史").agg(avg("收缩压").alias("allergy_avg_systolic"),avg("心率").alias("allergy_avg_heartrate"),count("*").alias("allergy_count"))high_risk_combinations = df.filter((col("吸烟状况") == "是") & (col("饮酒状况") == "是")).agg(avg("收缩压").alias("high_risk_systolic"),avg("血糖").alias("high_risk_glucose"),count(when((col("收缩压") > 140) | (col("血糖") > 7.0), True)).alias("high_risk_abnormal"),count("*").alias("high_risk_total"))lifestyle_analysis_result = {"smoking_impact": [{"smoking_status": row["吸烟状况"],"avg_systolic": round(row["smoking_avg_systolic"], 2),"avg_heartrate": round(row["smoking_avg_heartrate"], 2),"hypertension_rate": round(row["smoking_hypertension"] / row["smoking_count"] * 100, 2)} for row in smoking_analysis.collect()],"drinking_impact": [{"drinking_status": row["饮酒状况"],"avg_alt": round(row["drinking_avg_alt"], 2),"liver_abnormal_rate": round(row["liver_abnormal"] / row["drinking_count"] * 100, 2)} for row in drinking_analysis.collect()],"high_risk_analysis": high_risk_combinations.collect()[0] if high_risk_combinations.collect() else None}return lifestyle_analysis_result

五、系统视频

  • 基于大数据的人体生理指标管理数据可视化分析系统-项目视频:

结语

大数据毕业设计选题推荐-基于大数据的人体生理指标管理数据可视化分析系统-Hadoop-Spark-数据可视化-BigData
想看其他类型的计算机毕业设计作品也可以和我说~谢谢大家!
有技术这一块问题大家可以评论区交流或者私我~
大家可以帮忙点赞、收藏、关注、评论啦~
源码获取:⬇⬇⬇

精彩专栏推荐⬇⬇⬇
Java项目
Python项目
安卓项目
微信小程序项目

http://www.dtcms.com/a/452873.html

相关文章:

  • Auricore亮相杭州RWA峰会,以黄金RWA重塑Web3新生态
  • 于飞网站开发免费推广软件工具
  • ChainVault闪耀杭州RWA峰会,黄金RWA重塑Web3新生态
  • [论文阅读] AI+软件工程(迁移)| 从JDK8到21:FreshBrew如何为AI代码迁移画上“可信句号”
  • 电信大数据实战:MySQL与Hadoop高效同步
  • 郑州经济技术开发区协同办公系统seo比较好的公司
  • FFmpeg开发笔记(十二):ffmpeg音频处理、采集麦克风音频录音为WAV
  • 金融大模型应用现状及未来趋势研究:国内外对比分析
  • AI 在金融、医疗、教育、制造业等领域都有广泛且深入的应用,以下是这些领域的一些落地案例
  • TensorFlow2 Python深度学习 - TensorFlow2框架入门 - 变量(Variable)的定义与操作
  • AI行业应用:金融、医疗、教育、制造业领域的落地实践
  • 【Git 子模块冲突解析】
  • 软件设计师——09 数据库技术基础
  • Guava Cache 高性能本地缓存库详解与使用案例
  • 开源安全管理平台wazuh-阻止恶意IP访问
  • 蒲城做网站网站定制开发成本
  • 嵌入式开发入门:从 FreeRTOS 任务到通信协议(详细教程)
  • 数据结构(长期更新)第2讲:顺序表(一)
  • 《Flask 的“微”哲学:从轻量内核到请求上下文的深度剖析》
  • 在 Elasticsearch 中改进 Agentic AI 工具的实验
  • Solid Explorer(双窗格文件管理器) 解锁完整版
  • 做外贸自己的公司网站wordpress头像设置方法
  • Java学习之旅第二季-9:包
  • 大数据毕业设计选题推荐-基于大数据的人类健康生活方式数据分析与可视化系统-大数据-Spark-Hadoop-Bigdata
  • 图像处理实践:自定义直方图变换函数的优化与问题解决
  • 人力资源管理的思维方式学习笔记7-final
  • JavaEE初阶——线程安全(多线程)
  • [工作流节点16] 更新他表记录的自动化方案:跨表数据联动的关键实现
  • 南京金融网站建设wordpress热门文章调用
  • 针对 OpenMMLab 视频理解(分类)的 MMAction2 的环境配置