当前位置: 首页 > news >正文

Prometheus监控K8S集群-ExternalName-endpoints-ElasticStack采集K8S集群日志实战

🌟prometheus-operator部署监控K8S集群

下载源代码

wget https://github.com/prometheus-operator/kube-prometheus/archive/refs/tags/v0.11.0.tar.gz

解压目录

[root@master231 ~]# tar xf kube-prometheus-0.11.0.tar.gz  -C /zhu/manifests/add-ons/
[root@master231 ~]# cd /zhu/manifests/add-ons/kube-prometheus-0.11.0/
[root@master231 kube-prometheus-0.11.0]# 

导入镜像

alertmanager-v0.24.0.tar.gz
blackbox-exporter-v0.21.0.tar.gz
configmap-reload-v0.5.0.tar.gz
grafana-v8.5.5.tar.gz
kube-rbac-proxy-v0.12.0.tar.gz
kube-state-metrics-v2.5.0.tar.gz
node-exporter-v1.3.1.tar.gz
prometheus-adapter-v0.9.1.tar.gz
prometheus-config-reloader-v0.57.0.tar.gz
prometheus-operator-v0.57.0.tar.gz
prometheus-v2.36.1.tar.gz

安装Prometheus-Operator

[root@master231 kube-prometheus-0.11.0]# kubectl apply --server-side -f manifests/setup
kubectl wait \--for condition=Established \--all CustomResourceDefinition \--namespace=monitoring
[root@master231 kube-prometheus-0.11.0]# kubectl apply -f manifests/

检查Prometheus是否部署成功

[root@master231 kube-prometheus-0.11.0]# kubectl get pods -n monitoring -o wide

修改Grafana的svc

[root@master231 kube-prometheus-0.11.0]# cat manifests/grafana-service.yaml
apiVersion: v1
kind: Service
metadata:...name: grafananamespace: monitoring
spec:type: LoadBalancer...
[root@master231 kube-prometheus-0.11.0]# 
[root@master231 kube-prometheus-0.11.0]# kubectl apply -f  manifests/grafana-service.yaml 
service/grafana configured
[root@master231 kube-prometheus-0.11.0]# 

访问Grafana的WebUI

http://10.0.0.151:3000/默认的用户名和密码: admin/admin

🌟使用traefik暴露Prometheus的WebUI到K8S集群外部

检查traefik组件是否部署

[root@master231 ingressroutes]# helm list -n traefik 
[root@master231 ingressroutes]# kubectl get svc,pods -n traefik 

编写资源清单

[root@master231 ingressroutes]# cat 19-ingressRoute-prometheus.yaml
apiVersion: traefik.io/v1alpha1
kind: IngressRoute
metadata:name: ingressroute-prometheusnamespace: monitoring
spec:entryPoints:- webroutes:- match: Host(`prom.zhubaolin.com`) && PathPrefix(`/`)kind: Ruleservices:- name: prometheus-k8sport: 9090[root@master231 ingressroutes]# kubectl apply -f 19-ingressRoute-prometheus.yaml
ingressroute.traefik.io/ingressroute-prometheus created
[root@master231 ingressroutes]# 

浏览器访问测试

http://prom.zhubaolin.com/targets?search=

其他方案

hostNetwork
hostPort
port-forward
NodePort
LoadBalancer 
Ingress
IngressRoute

🌟Prometheus监控云原生应用etcd案例

测试ectd metrics接口

查看etcd证书存储路径

[root@master231 ~]# egrep "\--key-file|--cert-file|--trusted-ca-file" /etc/kubernetes/manifests/etcd.yaml- --cert-file=/etc/kubernetes/pki/etcd/server.crt- --key-file=/etc/kubernetes/pki/etcd/server.key- --trusted-ca-file=/etc/kubernetes/pki/etcd/ca.crt

测试etcd证书访问的metrics接口

[root@master231 ~]# curl -s --cert /etc/kubernetes/pki/etcd/server.crt  --key /etc/kubernetes/pki/etcd/server.key https://10.0.0.231:2379/metrics -k | tail

创建etcd证书的secrets并挂载到Prometheus server

查找需要挂载etcd的证书文件路径

[root@master231 ~]# egrep "\--key-file|--cert-file|--trusted-ca-file" /etc/kubernetes/manifests/etcd.yaml  - --cert-file=/etc/kubernetes/pki/etcd/server.crt- --key-file=/etc/kubernetes/pki/etcd/server.key- --trusted-ca-file=/etc/kubernetes/pki/etcd/ca.crt

根据etcd的实际存储路径创建secrets

[root@master231 ~]# kubectl create secret generic etcd-tls --from-file=/etc/kubernetes/pki/etcd/server.crt --from-file=/etc/kubernetes/pki/etcd/server.key  --from-file=/etc/kubernetes/pki/etcd/ca.crt -n monitoring
secret/etcd-tls created
[root@master231 ~]# 
[root@master231 ~]# kubectl -n monitoring get secrets etcd-tls 
NAME       TYPE     DATA   AGE
etcd-tls   Opaque   3      12s
[root@master231 ~]# 

修改Prometheus的资源,修改后会自动重启

[root@master231 ~]# kubectl -n monitoring edit prometheus k8s
...
spec:secrets:- etcd-tls...  [root@master231 ~]# kubectl -n monitoring get pods -l app.kubernetes.io/component=prometheus -o wide

查看证书是否挂载成功

[root@master231 yinzhengjie]# kubectl -n monitoring exec prometheus-k8s-0 -c prometheus -- ls -l /etc/prometheus/secrets/etcd-tls[root@master231 yinzhengjie]# kubectl -n monitoring exec prometheus-k8s-1 -c prometheus -- ls -l /etc/prometheus/secrets/etcd-tls

编写资源清单

[root@master231 servicemonitors]# cat 01-smon-svc-etcd.yaml
apiVersion: v1
kind: Service
metadata:name: etcd-k8snamespace: kube-systemlabels:apps: etcd
spec:selector:component: etcdports:- name: https-metricsport: 2379targetPort: 2379type: ClusterIP---apiVersion: monitoring.coreos.com/v1
kind: ServiceMonitor
metadata:name: smon-etcdnamespace: monitoring
spec:# 指定job的标签,可以不设置。jobLabel: kubeadm-etcd-k8s# 指定监控后端目标的策略endpoints:# 监控数据抓取的时间间隔- interval: 3s# 指定metrics端口,这个port对应Services.spec.ports.nameport: https-metrics# Metrics接口路径path: /metrics# Metrics接口的协议scheme: https# 指定用于连接etcd的证书文件tlsConfig:# 指定etcd的CA的证书文件caFile:  /etc/prometheus/secrets/etcd-tls/ca.crt# 指定etcd的证书文件certFile: /etc/prometheus/secrets/etcd-tls/server.crt# 指定etcd的私钥文件keyFile: /etc/prometheus/secrets/etcd-tls/server.key# 关闭证书校验,毕竟咱们是自建的证书,而非官方授权的证书文件。insecureSkipVerify: true# 监控目标Service所在的命名空间namespaceSelector:matchNames:- kube-system# 监控目标Service目标的标签。selector:# 注意,这个标签要和etcd的service的标签保持一致哟matchLabels:apps: etcd
[root@master231 servicemonitors]# 
[root@master231 servicemonitors]# 
[root@master231 servicemonitors]# kubectl apply -f 01-smon-svc-etcd.yaml
service/etcd-k8s created
servicemonitor.monitoring.coreos.com/smon-etcd created
[root@master231 servicemonitors]# 

Prometheus查看数据

etcd_cluster_version

Grafana导入模板

3070

🌟Prometheus监控非云原生应用MySQL

编写资源清单

[root@master231 servicemonitors]# cat > 02-smon-mysqld.yaml <<EOF
apiVersion: apps/v1
kind: Deployment
metadata:name: mysql80-deployment
spec:replicas: 1selector:matchLabels:apps: mysql80template:metadata:labels:apps: mysql80spec:containers:- name:  mysqlimage: harbor250.zhubl.xyz/zhubl-db/mysql:8.0.36-oracleports:- containerPort: 3306env:- name: MYSQL_ROOT_PASSWORDvalue: zhubaolin- name: MYSQL_USERvalue: zhu- name: MYSQL_PASSWORDvalue: "zhu"---apiVersion: v1
kind: Service
metadata:name: mysql80-service
spec:selector:apps: mysql80ports:- protocol: TCPport: 3306targetPort: 3306---apiVersion: v1
kind: ConfigMap
metadata:name: my.cnf
data:.my.cnf: |-[client]user = zhupassword = zhu[client.servers]user = zhupassword = zhu---apiVersion: apps/v1
kind: Deployment
metadata:name: mysql-exporter-deployment
spec:replicas: 1selector:matchLabels:apps: mysql-exportertemplate:metadata:labels:apps: mysql-exporterspec:volumes:- name: dataconfigMap:name: my.cnfitems:- key: .my.cnfpath: .my.cnfcontainers:- name:  mysql-exporterimage: registry.cn-hangzhou.aliyuncs.com/yinzhengjie-k8s/mysqld-exporter:v0.15.1command:- mysqld_exporter- --config.my-cnf=/root/my.cnf- --mysqld.address=mysql80-service.default.svc.zhubl.xyz:3306securityContext:runAsUser: 0ports:- containerPort: 9104#env:#- name: DATA_SOURCE_NAME#  value: mysql_exporter:zhubaolin@(mysql80-service.default.svc.zhubl.xyz:3306)volumeMounts:- name: datamountPath: /root/my.cnfsubPath: .my.cnf---apiVersion: v1
kind: Service
metadata:name: mysql-exporter-servicelabels:apps: mysqld
spec:selector:apps: mysql-exporterports:- protocol: TCPport: 9104targetPort: 9104name: mysql80---apiVersion: monitoring.coreos.com/v1
kind: ServiceMonitor
metadata:name: mysql-smon
spec:jobLabel: kubeadm-mysql-k8sendpoints:- interval: 3s# 这里的端口可以写svc的端口号,也可以写svc的名称。# 但我推荐写svc端口名称,这样svc就算修改了端口号,只要不修改svc端口的名称,那么我们此处就不用再次修改。# port: 9104port: mysql80path: /metricsscheme: httpnamespaceSelector:matchNames:- defaultselector:matchLabels:apps: mysqld
EOF[root@master231 servicemonitors]# kubectl apply -f 02-smon-mysqld.yaml 
[root@master231 servicemonitors]# 
[root@master231 servicemonitors]# kubectl get pods -o wide -l "apps in (mysql80,mysql-exporter)"

Prometheus访问测试

mysql_up[30s]

Grafana导入模板

7362
14057
17320

🌟smon监控redis实战

  • 在k8s集群部署redis服务
  • 使用smon资源监控Redis服务
  • 使用Grafana出图展示

导入redis-exporter镜像并推送到harbor仓库

docker load -i redis_exporter-v1.74.0-alpine.tar.gzdocker tag oliver006/redis_exporter:v1.74.0-alpine harbor250.zhubl.xyz/redis/redis_exporter:v1.74.0-alpinedocker push harbor250.zhubl.xyz/redis/redis_exporter:v1.74.0-alpine

使用Smon监控redis服务

[root@master231 servicemonitors]# cat 03-smon-redis.yaml
apiVersion: apps/v1
kind: Deployment
metadata:name: deploy-redis
spec:replicas: 1selector:matchLabels:apps: redistemplate:metadata:labels:apps: redisspec:containers:- image: harbor250.zhubl.xyz/redis/redis:6.0.5name: dbports:- containerPort: 6379---apiVersion: v1
kind: Service
metadata:name: svc-redis
spec:ports:- port: 6379selector:apps: redis---apiVersion: apps/v1
kind: Deployment
metadata:name: redis-exporter-deployment
spec:replicas: 1selector:matchLabels:apps: redis-exportertemplate:metadata:labels:apps: redis-exporterspec:containers:- name:  redis-exporterimage: harbor250.zhubl.xyz/redis/redis_exporter:v1.74.0-alpineenv:- name: REDIS_ADDRvalue: redis://svc-redis.default.svc:6379 - name: REDIS_EXPORTER_WEB_TELEMETRY_PATHvalue: /metrics- name: REDIS_EXPORTER_WEB_LISTEN_ADDRESSvalue: :9121#command:#- redis_exporter#args:#- -redis.addr redis://svc-redis.default.svc:6379 #- -web.telemetry-path /metrics #- -web.listen-address :9121ports:- containerPort: 9121---apiVersion: v1
kind: Service
metadata:name: redis-exporter-servicelabels:apps: redis
spec:selector:apps: redis-exporterports:- protocol: TCPport: 9121targetPort: 9121name: redis-exporter---apiVersion: monitoring.coreos.com/v1
kind: ServiceMonitor
metadata:name: redis-smon
spec:endpoints:- interval: 3sport: redis-exporterpath: /metricsscheme: httpnamespaceSelector:matchNames:- defaultselector:matchLabels:apps: redis[root@master231 servicemonitors]# kubectl apply -f  03-smon-redis.yaml 
deployment.apps/deploy-redis created
service/svc-redis created
deployment.apps/redis-exporter-deployment created
service/redis-exporter-service created
servicemonitor.monitoring.coreos.com/redis-smon created
[root@master231 servicemonitors]# 
[root@master231 servicemonitors]# kubectl get pods -l "apps in (redis,redis-exporter)" -o wide

访问Prometheus的WebUI

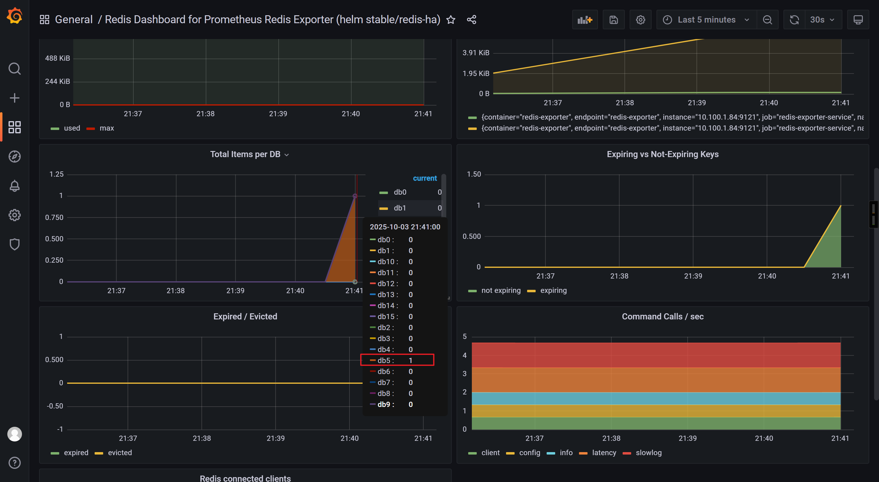
http://prom.zhubl.xyz/targets?search=测试key:  redis_db_keys

导入Grafana的ID

11835
14091

测试验证准确性

[root@master231 servicemonitors]# kubectl exec -it deploy-redis-5db97d7958-pv8vx -- redis-cli -n 5 --raw
127.0.0.1:6379[5]> KEYS *127.0.0.1:6379[5]> set zhu xixi
OK

写入后再次观察Grafana的数据是否准确。

🌟Alertmanager的配置文件使用自定义模板和配置文件定义

参考目录

[root@master231 kube-prometheus-0.11.0]# pwd
/zhu/manifests/add-ons/kube-prometheus-0.11.0

参考文件

[root@master231 kube-prometheus-0.11.0]# ll manifests/alertmanager-secret.yaml 
-rw-rw-r-- 1 root root 1443 Jun 17  2022 manifests/alertmanager-secret.yaml

Alertmanager引用cm资源

局部参考

[root@master231 kube-prometheus-0.11.0]# cat manifests/alertmanager-alertmanager.yaml 
apiVersion: monitoring.coreos.com/v1
kind: Alertmanager
metadata:...name: mainnamespace: monitoring
spec:volumes:- name: dataconfigMap:name: cm-alertmanageritems:- key: zhu.tmplpath: zhu.tmplvolumeMounts:- name: datamountPath: /zhu/softwares/alertmanager/tmplimage: quay.io/prometheus/alertmanager:v0.24.0...

Prometheus的配置文件

[root@master231 kube-prometheus-0.11.0]# ll  manifests/prometheus-prometheus.yaml
-rw-rw-r-- 1 root root 1238 Jun 17  2022 manifests/prometheus-prometheus.yaml

🌟Prometheus监控自定义程序

编写资源清单

[root@master231 servicemonitors]# cat 04-smon-golang-login.yaml 
apiVersion: apps/v1
kind: Deployment
metadata:name: deploy-login
spec:replicas: 1selector:matchLabels:apps: logintemplate:metadata:labels:apps: loginspec:containers:- name: c1image: registry.cn-hangzhou.aliyuncs.com/yinzhengjie-k8s/apps:loginresources:requests:memory: 100Micpu: 100mlimits:cpu: 200mmemory: 200Miports:- containerPort: 8080name: login-api---apiVersion: v1
kind: Service
metadata:name: svc-loginlabels:apps: login
spec:ports:- port: 8080targetPort: login-apiname: loginselector:apps: logintype: ClusterIP---apiVersion: monitoring.coreos.com/v1
kind: ServiceMonitor
metadata:name: smon-login
spec:endpoints:- interval: 3sport: "login"namespaceSelector:matchNames:- defaultselector:matchLabels:apps: login

测试验证

[root@master231 servicemonitors]# kubectl apply  -f 04-smon-golang-login.yaml 
deployment.apps/deploy-login created
service/svc-login created
servicemonitor.monitoring.coreos.com/smon-login created
[root@master231 servicemonitors]# 
[root@master231 servicemonitors]# 
[root@master231 servicemonitors]# kubectl get svc svc-login
NAME        TYPE        CLUSTER-IP      EXTERNAL-IP   PORT(S)    AGE
svc-login   ClusterIP   10.200.42.196   <none>        8080/TCP   6m41s
[root@master231 servicemonitors]# 
[root@master231 servicemonitors]# curl 10.200.35.71:8080/login
https://www.zhubl.xyz/zhubaolin
[root@master231 servicemonitors]# 
[root@master231 servicemonitors]# for i in `seq 10`; do curl 10.200.35.71:8080/login;done
https://www.zhubl.xyz/zhubaolin
https://www.zhubl.xyz/zhubaolin
https://www.zhubl.xyz/zhubaolin
https://www.zhubl.xyz/zhubaolin
https://www.zhubl.xyz/zhubaolin
https://www.zhubl.xyz/zhubaolin
https://www.zhubl.xyz/zhubaolin
https://www.zhubl.xyz/zhubaolin
https://www.zhubl.xyz/zhubaolin
https://www.zhubl.xyz/zhubaolin
[root@master231 servicemonitors]# 
[root@master231 servicemonitors]# curl -s 10.200.35.71:8080/metrics | grep application_login_api
# HELP application_login_api Count the number of visits to the /login interface
# TYPE application_login_api counter
yinzhengjie_application_login_api 11
[root@master231 servicemonitors]# 

Grafana出图展示

相关的查询语句:

application_login_api

apps请求总数。

increase(application_login_api[1m])

每分钟请求数量曲线QPS。

irate(application_login_api[1m])

每分钟请求量变化率曲线

🌟ExternalName类型

ExternalName简介

ExternalName的主要作用就是将K8S集群外部的服务映射到K8S集群内部。

ExternalName是没有CLUSTER-IP地址。

创建svc

[root@master231 servicemonitors]# cat 05-svc-ExternalName.yaml 
apiVersion: v1
kind: Service
metadata:name: svc-blog
spec:type: ExternalNameexternalName: baidu.com
[root@master231 servicemonitors]# 
[root@master231 servicemonitors]# kubectl apply -f 05-svc-ExternalName.yaml 
service/svc-blog created
[root@master231 servicemonitors]# kubectl get svc svc-blog 
NAME       TYPE           CLUSTER-IP   EXTERNAL-IP   PORT(S)   AGE
svc-blog   ExternalName   <none>       baidu.com     <none>    10s
[root@master231 servicemonitors]# 

测试验证

[root@master231 services]# kubectl get svc  -n kube-system  kube-dns 
NAME       TYPE        CLUSTER-IP    EXTERNAL-IP   PORT(S)                  AGE
kube-dns   ClusterIP   10.200.0.10   <none>        53/UDP,53/TCP,9153/TCP   14d
[root@master231 services]# 
[root@master231 services]# kubectl run test-dns -it --rm --image=registry.cn-hangzhou.aliyuncs.com/yinzhengjie-k8s/apps:v1 -- sh
If you don't see a command prompt, try pressing enter.
/ # 
/ # cat /etc/resolv.conf 
nameserver 10.200.0.10/ # nslookup -type=a svc-blog/ # ping svc-blog -c 3Session ended, resume using 'kubectl attach test-dns -c test-dns -i -t' command when the pod is running
pod "test-dns" deleted

温馨提示: 如果服务在K8S集群外部,且服务不在公网,而是在公司内部,则需要我们修改coreDNS的A记录。

🌟endpoints端点映射MySQL

什么是endpoints

所谓的endpoints简称为ep,除了ExternalName外的其他svc类型,每个svc都会关联一个ep资源。

当删除Service资源时,会自动删除与Service同名称的endpoints资源。

如果想要映射k8s集群外部的服务,可以先定义一个ep资源,而后再创建一个同名称的svc资源即可。

验证svc关联相应的ep资源

查看svc和ep的关联性

[root@master231 servicemonitors]#  kubectl get svc
[root@master231 servicemonitors]#  
[root@master231 servicemonitors]# kubectl get ep
[root@master231 servicemonitors]# kubectl get svc | wc -l
8
[root@master231 servicemonitors]# kubectl get ep | wc -l
7
[root@master231 servicemonitors]# 

删除svc时会自动删除同名称的ep资源

[root@master231 endpoints]# kubectl describe svc svc-login  | grep Endpoints
Endpoints:         10.100.2.156:8080
[root@master231 endpoints]# 
[root@master231 endpoints]# kubectl describe ep svc-login 
Name:         svc-login
Namespace:    default
Labels:       apps=login
Annotations:  endpoints.kubernetes.io/last-change-trigger-time: 2025-10-03T04:21:37Z
Subsets:Addresses:          10.100.2.156NotReadyAddresses:  <none>Ports:Name   Port  Protocol----   ----  --------login  8080  TCPEvents:  <none>
[root@master231 endpoints]# 
[root@master231 endpoints]# kubectl get svc,ep svc-login
NAME                TYPE        CLUSTER-IP       EXTERNAL-IP   PORT(S)    AGE
service/svc-login   ClusterIP   10.200.205.119   <none>        8080/TCP   153mNAME                  ENDPOINTS           AGE
endpoints/svc-login   10.100.2.156:8080   153m
[root@master231 endpoints]# 
[root@master231 endpoints]# kubectl delete ep svc-login 
endpoints "svc-login" deleted
[root@master231 endpoints]# 
[root@master231 endpoints]# kubectl get svc,ep svc-login
NAME                TYPE        CLUSTER-IP       EXTERNAL-IP   PORT(S)    AGE
service/svc-login   ClusterIP   10.200.205.119   <none>        8080/TCP   153mNAME                  ENDPOINTS           AGE
endpoints/svc-login   10.100.2.156:8080   5s
[root@master231 endpoints]# 
[root@master231 endpoints]# kubectl delete svc svc-login 
service "svc-login" deleted
[root@master231 endpoints]# 
[root@master231 endpoints]# kubectl get svc,ep svc-login
Error from server (NotFound): services "svc-login" not found
Error from server (NotFound): endpoints "svc-login" not found
[root@master231 endpoints]# 

endpoint实战

在K8S集群外部部署MySQL数据库

[root@harbor250 ~]# docker run --network host -d --name mysql-server -e MYSQL_ALLOW_EMPTY_PASSWORD="yes" -e MYSQL_DATABASE=wordpress -e MYSQL_USER=wordpress -e MYSQL_PASSWORD=wordpress harbor250.zhubl.xyz/zhubl-db/mysql:8.0.36-oracle[root@harbor250 ~]# docker exec -it mysql-server mysql wordpressmysql> SHOW TABLES;
Empty set (0.00 sec)mysql> SELECT DATABASE();
+------------+
| DATABASE() |
+------------+
| wordpress  |
+------------+
1 row in set (0.00 sec)mysql> 

k8s集群内部部署wordpress

[root@master231 endpoints]# cat 01-deploy-svc-ep-wordpress.yaml
apiVersion: v1
kind: Endpoints
metadata:name: svc-db
subsets:
- addresses:- ip: 10.0.0.250ports:- port: 3306---
apiVersion: v1
kind: Service
metadata:name: svc-db
spec:type: ClusterIPports:- protocol: TCPport: 3306---apiVersion: apps/v1
kind: Deployment
metadata:name: deploy-wp
spec:replicas: 1selector:matchLabels:apps: wptemplate:metadata:labels:apps: wpspec:volumes:- name: datanfs: server: 10.0.0.231path: /zhu/data/nfs-server/casedemo/wordpress/wpcontainers:- name: wpimage: harbor250.zhubl.xyz/zhubl-wordpress/wordpress:6.7.1-php8.1-apacheenv:- name: WORDPRESS_DB_HOSTvalue: "svc-db"- name: WORDPRESS_DB_NAMEvalue: "wordpress"- name: WORDPRESS_DB_USERvalue: wordpress- name: WORDPRESS_DB_PASSWORDvalue: wordpressvolumeMounts:- name: datamountPath: /var/www/html---apiVersion: v1
kind: Service
metadata:name: svc-wp
spec:type: LoadBalancerselector:apps: wpports:- protocol: TCPport: 80targetPort: 80nodePort: 30090

访问测试

http://10.0.0.231:30090/
http://10.0.0.152/

初始化wordpress

验证下数据库是否有数据

[root@harbor250 ~]# docker exec -it mysql-server mysql -e "SHOW TABLES FROM wordpress"

🌟EFK架构分析k8s集群日志

k8s日志采集方案

边车模式(sidecar):

可以在原有的容器基础上添加一个新的容器,新的容器称为边车容器,该容器可以负责日志采集,监控,流量代理等功能。

优点: 不需要修改原有的架构,就可以实现新的功能。

缺点:

  • 1.相对来说比较消耗资源;
  • 2.获取K8S集群的Pod元数据信息相对麻烦,需要开发相关的功能;

守护进程(ds)

每个工作节点仅有一个pod。

优点: 相对边车模式更加节省资源。

缺点: 需要学习K8S的RBAC认证体系。

产品内置

说白了缺啥功能直接让开发实现即可。

优点: 运维人员省事,无需安装任何组件。

缺点: 推动较慢,因为大多数开发都是业务开发。要么就需要单独的运维开发人员来解决。

🌟ElasticStack对接K8S集群

ES集群环境准备

[root@elk91 ~]# curl -k -u elastic:123456 https://10.0.0.91:9200/_cat/nodes
10.0.0.92 81 50 1 0.19 0.14 0.12 cdfhilmrstw - elk92
10.0.0.91 83 66 4 0.04 0.13 0.17 cdfhilmrstw - elk91
10.0.0.93 78 53 1 0.34 0.18 0.15 cdfhilmrstw * elk93
[root@elk91 ~]# 

验证kibana环境

http://10.0.0.91:5601/

启动zookeeper集群

[root@elk91 ~]# zkServer.sh start
ZooKeeper JMX enabled by default
Using config: /usr/local/apache-zookeeper-3.8.4-bin/bin/../conf/zoo.cfg
Starting zookeeper ... STARTED
[root@elk91 ~]# 
[root@elk91 ~]# zkServer.sh status
ZooKeeper JMX enabled by default
Using config: /usr/local/apache-zookeeper-3.8.4-bin/bin/../conf/zoo.cfg
Client port found: 2181. Client address: localhost. Client SSL: false.
Mode: leader
[root@elk91 ~]# [root@elk92 ~]# zkServer.sh start
ZooKeeper JMX enabled by default
Using config: /usr/local/apache-zookeeper-3.8.4-bin/bin/../conf/zoo.cfg
Starting zookeeper ... STARTED
[root@elk92 ~]# 
[root@elk92 ~]# zkServer.sh status
ZooKeeper JMX enabled by default
Using config: /usr/local/apache-zookeeper-3.8.4-bin/bin/../conf/zoo.cfg
Client port found: 2181. Client address: localhost. Client SSL: false.
Mode: follower
[root@elk92 ~]# [root@elk93 ~]# zkServer.sh start
ZooKeeper JMX enabled by default
Using config: /usr/local/apache-zookeeper-3.8.4-bin/bin/../conf/zoo.cfg
Starting zookeeper ... STARTED
[root@elk93 ~]# 
[root@elk93 ~]# zkServer.sh status
ZooKeeper JMX enabled by default
Using config: /usr/local/apache-zookeeper-3.8.4-bin/bin/../conf/zoo.cfg
Client port found: 2181. Client address: localhost. Client SSL: false.
Mode: follower
[root@elk93 ~]# 

启动kafka集群

[root@elk91 ~]# kafka-server-start.sh -daemon $KAFKA_HOME/config/server.properties
[root@elk91 ~]# 
[root@elk91 ~]# ss -ntl |grep 9092
LISTEN 0      50     [::ffff:10.0.0.91]:9092             *:*          
[root@elk91 ~]# [root@elk92 ~]# kafka-server-start.sh -daemon $KAFKA_HOME/config/server.properties
[root@elk92 ~]# 
[root@elk92 ~]# ss -ntl | grep 9092
LISTEN 0      50     [::ffff:10.0.0.92]:9092             *:*          
[root@elk92 ~]# [root@elk93 ~]# kafka-server-start.sh -daemon $KAFKA_HOME/config/server.properties
[root@elk93 ~]# 
[root@elk93 ~]# ss -ntl | grep 9092
LISTEN 0      50     [::ffff:10.0.0.93]:9092             *:*          
[root@elk93 ~]# 

检查zookeeper的信息

[root@elk93 ~]# zkCli.sh -server 10.0.0.91:2181,10.0.0.92:2181,10.0.0.93:2181
Connecting to 10.0.0.91:2181,10.0.0.92:2181,10.0.0.93:2181
...WATCHER::WatchedEvent state:SyncConnected type:None path:null
[zk: 10.0.0.91:2181,10.0.0.92:2181,10.0.0.93:2181(CONNECTED) 0] ls /kafka391/brokers/ids
[91, 92, 93]
[zk: 10.0.0.91:2181,10.0.0.92:2181,10.0.0.93:2181(CONNECTED) 1] 

编写资源清单将Pod日志数据写入kafka集群

[root@master231 elasticstack]# cat  01-sidecar-cm-ep-filebeat.yaml
apiVersion: v1
kind: Endpoints
metadata:name: svc-kafka
subsets:
- addresses:- ip: 10.0.0.91- ip: 10.0.0.92- ip: 10.0.0.93ports:- port: 9092---
apiVersion: v1
kind: Service
metadata:name: svc-kafka
spec:type: ClusterIPports:- protocol: TCPport: 9092---apiVersion: v1
kind: ConfigMap
metadata: name: cm-filebeat
data:main: |filebeat.config.modules:path: ${path.config}/modules.d/*.ymlreload.enabled: trueoutput.kafka:hosts: - svc-kafka:9092topic: "linux99-k8s-external-kafka"nginx.yml: |- module: nginxaccess:enabled: truevar.paths: ["/data/access.log"]error:enabled: falsevar.paths: ["/data/error.log"]ingress_controller:enabled: false---apiVersion: apps/v1
kind: Deployment
metadata:name: deploy-xiuxian
spec:replicas: 3selector:matchLabels:apps: elasticstackversion: v3template:metadata:labels:apps: elasticstackversion: v3spec:volumes:- name: dthostPath:path: /etc/localtime- name: dataemptyDir: {}- name: mainconfigMap:name: cm-filebeatitems:- key: mainpath: modules-to-es.yaml- key: nginx.ymlpath: nginx.ymlcontainers:- name: c1image: registry.cn-hangzhou.aliyuncs.com/yinzhengjie-k8s/apps:v1volumeMounts:- name: datamountPath: /var/log/nginx- name: dtmountPath: /etc/localtime- name: c2image: harbor250.zhubl.xyz/elasticstack/filebeat:7.17.25volumeMounts:- name: dtmountPath: /etc/localtime- name: datamountPath: /data- name: mainmountPath: /config/modules-to-es.yamlsubPath: modules-to-es.yaml- name: mainmountPath: /usr/share/filebeat/modules.d/nginx.ymlsubPath: nginx.ymlcommand:- /bin/bash- -c- "filebeat -e -c /config/modules-to-es.yaml --path.data /tmp/xixi"
[root@master231 elasticstack]# 
[root@master231 elasticstack]# kubectl apply -f  01-ds-cm-ep-filebeat.yaml 
endpoints/svc-kafka created
service/svc-kafka created
configmap/cm-filebeat created
deployment.apps/deploy-xiuxian created
[root@master231 elasticstack]# 
[root@master231 elasticstack]# kubectl get pods -o wide -l version=v3 
NAME                              READY   STATUS    RESTARTS   AGE   IP             NODE        NOMINATED NODE   READINESS GATES
deploy-xiuxian-59c585c878-hd9lm   2/2     Running   0          8s    10.100.2.163   worker233   <none>           <none>
deploy-xiuxian-59c585c878-pdnc6   2/2     Running   0          8s    10.100.2.162   worker233   <none>           <none>
deploy-xiuxian-59c585c878-wp9r7   2/2     Running   0          8s    10.100.1.19    worker232   <none>           <none>
[root@master231 elasticstack]# 

访问业务的Pod日志

[root@master231 services]# curl  10.100.2.163 
<!DOCTYPE html>
<html><head><meta charset="utf-8"/><title>yinzhengjie apps v1</title><style>div img {width: 900px;height: 600px;margin: 0;}</style></head><body><h1 style="color: green">凡人修仙传 v1 </h1><div><img src="1.jpg"><div></body></html>
[root@master231 services]# 
[root@master231 services]# curl  10.100.2.163/zhubaolin.html
<html>
<head><title>404 Not Found</title></head>
<body>
<center><h1>404 Not Found</h1></center>
<hr><center>nginx/1.20.1</center>
</body>
</html>
[root@master231 services]# 

验证数据

[root@elk92 ~]# kafka-topics.sh --bootstrap-server 10.0.0.93:9092 --list | grep kafka
linux99-k8s-external-kafka
[root@elk92 ~]# 
[root@elk92 ~]# kafka-console-consumer.sh --bootstrap-server 10.0.0.93:9092 --topic linux99-k8s-external-kafka --from-beginning  
{"@timestamp":"2025-10-03T08:31:46.489Z","@metadata":{"beat":"filebeat","type":"_doc","version":"7.17.25","pipeline":"filebeat-7.17.25-nginx-access-pipeline"},"event":{"dataset":"nginx.access","module":"nginx","timezone":"+00:00"},"agent":{"hostname":"deploy-xiuxian-59c585c878-hd9lm","ephemeral_id":"427bd79b-a24f-4eaf-bea4-e9b3630cba8e","id":"cfe013d3-a60a-4dd6-a766-5b5a4f13711c","name":"deploy-xiuxian-59c585c878-hd9lm","type":"filebeat","version":"7.17.25"},"fileset":{"name":"access"},"ecs":{"version":"1.12.0"},"host":{"name":"deploy-xiuxian-59c585c878-hd9lm"},"message":"10.100.0.0 - - [03/Oct/2025:08:31:37 +0000] \"GET / HTTP/1.1\" 200 357 \"-\" \"curl/7.81.0\" \"-\"","log":{"offset":0,"file":{"path":"/data/access.log"}},"service":{"type":"nginx"},"input":{"type":"log"}}
{"@timestamp":"2025-10-03T08:33:41.495Z","@metadata":{"beat":"filebeat","type":"_doc","version":"7.17.25","pipeline":"filebeat-7.17.25-nginx-access-pipeline"},"host":{"name":"deploy-xiuxian-59c585c878-hd9lm"},"agent":{"name":"deploy-xiuxian-59c585c878-hd9lm","type":"filebeat","version":"7.17.25","hostname":"deploy-xiuxian-59c585c878-hd9lm","ephemeral_id":"427bd79b-a24f-4eaf-bea4-e9b3630cba8e","id":"cfe013d3-a60a-4dd6-a766-5b5a4f13711c"},"log":{"file":{"path":"/data/access.log"},"offset":91},"message":"10.100.0.0 - - [03/Oct/2025:08:33:38 +0000] \"GET /zhubl.html HTTP/1.1\" 404 153 \"-\" \"curl/7.81.0\" \"-\"","service":{"type":"nginx"},"ecs":{"version":"1.12.0"},"input":{"type":"log"},"event":{"dataset":"nginx.access","module":"nginx","timezone":"+00:00"},"fileset":{"name":"access"}}

logstash采集并分析数据后写入ES集群

[root@elk93 ~]# cat /etc/logstash/conf.d/11-kafka_k8s-to-es.conf 
input { kafka {bootstrap_servers => "10.0.0.91:9092,10.0.0.92:9092,10.0.0.93:9092"group_id => "k8s-006"topics => ["k8s-external-kafka"]auto_offset_reset => "earliest"}
}  filter {json {source => "message"}mutate {remove_field => [ "tags","input","agent","@version","ecs" , "log", "host"]}grok {match => {"message" => "%{HTTPD_COMMONLOG}"}}geoip {source => "clientip"database => "/root/GeoLite2-City_20250311/GeoLite2-City.mmdb"default_database_type => "City"}date {match => [ "timestamp", "dd/MMM/yyyy:HH:mm:ss Z" ]}useragent {source => "message"target => "useragent"}}output { # stdout { #   codec => rubydebug # } elasticsearch {hosts => ["https://10.0.0.91:9200","https://10.0.0.92:9200","https://10.0.0.93:9200"]index => "logstash-kafka-k8s-%{+YYYY.MM.dd}"api_key => "a-g-qZkB4BpGEtwMU0Mu:Wy9ivXwfQgKbUSPLY-YUhg"ssl => truessl_certificate_verification => false}
}[root@elk93 ~]# logstash -rf /etc/logstash/conf.d/11-kafka_k8s-to-es.conf 

kibana出图展示

🌟基于ds模式采集k8s的Pod日志

删除上一步环境

[root@master231 elasticstack]# kubectl delete -f 01-sidecar-cm-ep-filebeat.yaml
endpoints "svc-kafka" deleted
service "svc-kafka" deleted
configmap "cm-filebeat" deleted
deployment.apps "deploy-xiuxian" deleted

编写资源清单

[root@master231 elasticstack]# cat 02-ds-cm-ep-filebeat.yaml 
apiVersion: v1
kind: Endpoints
metadata:name: svc-kafka
subsets:
- addresses:- ip: 10.0.0.91- ip: 10.0.0.92- ip: 10.0.0.93ports:- port: 9092---
apiVersion: v1
kind: Service
metadata:name: svc-kafka
spec:type: ClusterIPports:- protocol: TCPport: 9092---
apiVersion: apps/v1
kind: Deployment
metadata:name: deploy-xiuxian
spec:replicas: 3selector:matchLabels:apps: elasticstack-xiuxiantemplate:metadata:labels:apps: elasticstack-xiuxianspec:volumes:- name: dthostPath:path: /etc/localtimecontainers:- name: c1image: registry.cn-hangzhou.aliyuncs.com/yinzhengjie-k8s/apps:v1volumeMounts:- name: dtmountPath: /etc/localtime---apiVersion: v1
kind: ServiceAccount
metadata:name: filebeat---apiVersion: rbac.authorization.k8s.io/v1
kind: ClusterRoleBinding
metadata:name: filebeat
subjects:
- kind: ServiceAccountname: filebeatnamespace: default
roleRef:kind: ClusterRolename: filebeatapiGroup: rbac.authorization.k8s.io---apiVersion: rbac.authorization.k8s.io/v1
kind: ClusterRole
metadata:name: filebeatlabels:k8s-app: filebeat
rules:
- apiGroups: [""]resources:- namespaces- pods- nodesverbs:- get- watch- list---apiVersion: v1
kind: ConfigMap
metadata:name: filebeat-config
data:filebeat.yml: |-filebeat.config:inputs:path: ${path.config}/inputs.d/*.ymlreload.enabled: truemodules:path: ${path.config}/modules.d/*.ymlreload.enabled: trueoutput.kafka:hosts: - svc-kafka:9092topic: "k8s-external-kafka-ds"---apiVersion: v1
kind: ConfigMap
metadata:name: filebeat-inputs
data:kubernetes.yml: |-- type: dockercontainers.ids:- "*"processors:- add_kubernetes_metadata:in_cluster: true---apiVersion: apps/v1 
kind: DaemonSet
metadata:name: filebeat
spec:selector:matchLabels:k8s-app: filebeattemplate:metadata:labels:k8s-app: filebeatspec:tolerations:- key: node-role.kubernetes.io/mastereffect: NoScheduleoperator: ExistsserviceAccountName: filebeatterminationGracePeriodSeconds: 30containers:- name: filebeatimage: harbor250.zhubl.xyz/elasticstack/filebeat:7.17.25args: ["-c", "/etc/filebeat.yml","-e",]securityContext:runAsUser: 0resources:limits:memory: 200Mirequests:cpu: 100mmemory: 100MivolumeMounts:- name: configmountPath: /etc/filebeat.ymlreadOnly: truesubPath: filebeat.yml- name: inputsmountPath: /usr/share/filebeat/inputs.dreadOnly: true- name: varlibdockercontainersmountPath: /var/lib/docker/containersreadOnly: truevolumes:- name: configconfigMap:defaultMode: 0600name: filebeat-config- name: varlibdockercontainershostPath:path: /var/lib/docker/containers- name: inputsconfigMap:defaultMode: 0600name: filebeat-inputs[root@master231 elasticstack]# 

创建资源

[root@master231 elasticstack]# kubectl get pods -o wide -l k8s-app=filebeat
NAME             READY   STATUS    RESTARTS   AGE   IP             NODE        NOMINATED NODE   READINESS GATES
filebeat-8dnxs   1/1     Running   0          56s   10.100.0.4     master231   <none>           <none>
filebeat-mdcd2   1/1     Running   0          56s   10.100.2.166   worker233   <none>           <none>
filebeat-z4jdr   1/1     Running   0          56s   10.100.1.21    worker232   <none>           <none>
[root@master231 elasticstack]# 
[root@master231 elasticstack]# 
[root@master231 elasticstack]# kubectl get pods -o wide -l  apps=elasticstack-xiuxian
NAME                              READY   STATUS    RESTARTS   AGE   IP             NODE        NOMINATED NODE   READINESS GATES
deploy-xiuxian-74d9748b99-2rp8v   1/1     Running   0          83s   10.100.1.20    worker232   <none>           <none>
deploy-xiuxian-74d9748b99-mdpnf   1/1     Running   0          83s   10.100.2.165   worker233   <none>           <none>
deploy-xiuxian-74d9748b99-psnk7   1/1     Running   0          83s   10.100.2.164   worker233   <none>           <none>
[root@master231 elasticstack]# 
[root@master231 elasticstack]# 

kafka验证测试

[root@elk92 ~]# kafka-topics.sh --bootstrap-server 10.0.0.93:9092 --list | grep ds
linux99-k8s-external-kafka-ds
[root@elk92 ~]# 
[root@elk92 ~]# kafka-console-consumer.sh --bootstrap-server 10.0.0.93:9092 --topic linux99-k8s-external-kafka-ds --from-beginning  

logstash写入数据到ES集群

[root@elk93 ~]# cat /etc/logstash/conf.d/12-kafka_k8s_ds-to-es.conf
input { kafka {bootstrap_servers => "10.0.0.91:9092,10.0.0.92:9092,10.0.0.93:9092"group_id => "k8s-001"topics => ["linux99-k8s-external-kafka-ds"]auto_offset_reset => "earliest"}
}  filter {json {source => "message"}mutate {remove_field => [ "tags","input","agent","@version","ecs" , "log", "host"]}grok {match => {"message" => "%{HTTPD_COMMONLOG}"}}geoip {source => "clientip"database => "/root/GeoLite2-City_20250311/GeoLite2-City.mmdb"default_database_type => "City"}date {match => [ "timestamp", "dd/MMM/yyyy:HH:mm:ss Z" ]}useragent {source => "message"target => "linux99-useragent"}}output { # stdout { #   codec => rubydebug # } elasticsearch {hosts => ["https://10.0.0.91:9200","https://10.0.0.92:9200","https://10.0.0.93:9200"]index => "logstash-kafka-k8s-ds-%{+YYYY.MM.dd}"api_key => "a-g-qZkB4BpGEtwMU0Mu:Wy9ivXwfQgKbUSPLY-YUhg"ssl => truessl_certificate_verification => false}
}
[root@elk93 ~]# 
[root@elk93 ~]# logstash -rf /etc/logstash/conf.d/12-kafka_k8s_ds-to-es.conf

kibana查询数据并测试验证

访问测试

[root@master231 elasticstack]# curl 10.100.1.20
<!DOCTYPE html>
<html><head><meta charset="utf-8"/><title>yinzhengjie apps v1</title><style>div img {width: 900px;height: 600px;margin: 0;}</style></head><body><h1 style="color: green">凡人修仙传 v1 </h1><div><img src="1.jpg"><div></body></html>
[root@master231 elasticstack]# 
[root@master231 elasticstack]# curl 10.100.1.20/zhu.html
<html>
<head><title>404 Not Found</title></head>
<body>
<center><h1>404 Not Found</h1></center>
<hr><center>nginx/1.20.1</center>
</body>
</html>
[root@master231 elasticstack]# 

kibana基于KQL查询

kubernetes.pod.name : "deploy-xiuxian-74d9748b99-2rp8v"
http://www.dtcms.com/a/442083.html

相关文章:

  • 解读DeepSeek-V3.2-Exp:基于MLA架构的Lightning Index如何重塑长上下文效率
  • 视频网站开发公司有哪些公司国家新闻出版
  • GitHub 热榜项目 - 日榜(2025-10-04)
  • datawhale RAG技术全栈指南 202509 第6次作业
  • 电影网站建设成本百怎么做网站
  • e语言可以做网站吗西安网站建设 翼驰
  • Redis 热点数据与冷数据解析
  • 【计算机视觉】车牌分割定位识别
  • wordpress做网站容易吗用lls建设一个网站
  • 从 3.6 亿订单表到毫秒级查询:分库分表指南
  • 网站怎样设计网页做黄金期货的网站
  • 无线网卡——WIFI7无法在Ubuntu22.04系统中使用
  • Ubuntu20.04下的Pytorch2.7.1安装
  • MySQL:C语言链接
  • 合肥市门户网站中国纪检监察报社长
  • 黑马点评秒杀优化和场景补充
  • 嵌入式硬件——基于IMX6ULL的UART(通用异步收发传输器)
  • Spark Shuffle:分布式计算的数据重分布艺术
  • 网站能看出建设时间吗网页设计工资统计
  • Postgres数据库truncate表无有效备份恢复---惜分飞
  • 【邪修玩法】如何在WPF中开放 RESTful API 服务
  • 开源 C++ QT QML 开发(二)工程结构
  • 2025生成式AI部署避坑指南:芯片卡脖子与依赖链爆炸的实战解决方案
  • 互联网新热土视角下开源AI大模型与S2B2C商城小程序的县域市场渗透策略研究
  • 外文网站制作佛山做企业网站
  • 线上网站建设需求西安做网站 怎样备案
  • 《数据密集型应用系统设计2》--OLTP/OLAP/全文搜索的数据存储与查询
  • 【ROS2学习笔记】RViz 三维可视化
  • 如何实现理想中的人形机器人
  • 【深度学习|学习笔记】神经网络中有哪些损失函数?(一)