将uni-app前端项目发布到微信小程序体验版
1、修改后端接口调用地址
const REQUEST_CONST = {BASE_URL:'https://11.22.33.44:9090',
}
export default REQUEST_CONST
2、登录微信小程序平台,获取AppID

3、配置微信小程序AppID
在项目根目录下找到manifest.json文件,配置微信小程序相关的参数

4、微信开发者工具开放服务端口
找到设置-->通用设置-->安全-->服务端口

5、HBuilderX 配置微信开发者路径
找到工具-->设置-->运行配置-->微信开发者路径

6、发行到微信小程序
选中项目,点击发行->微信小程序,会自动打开微信开发者工具



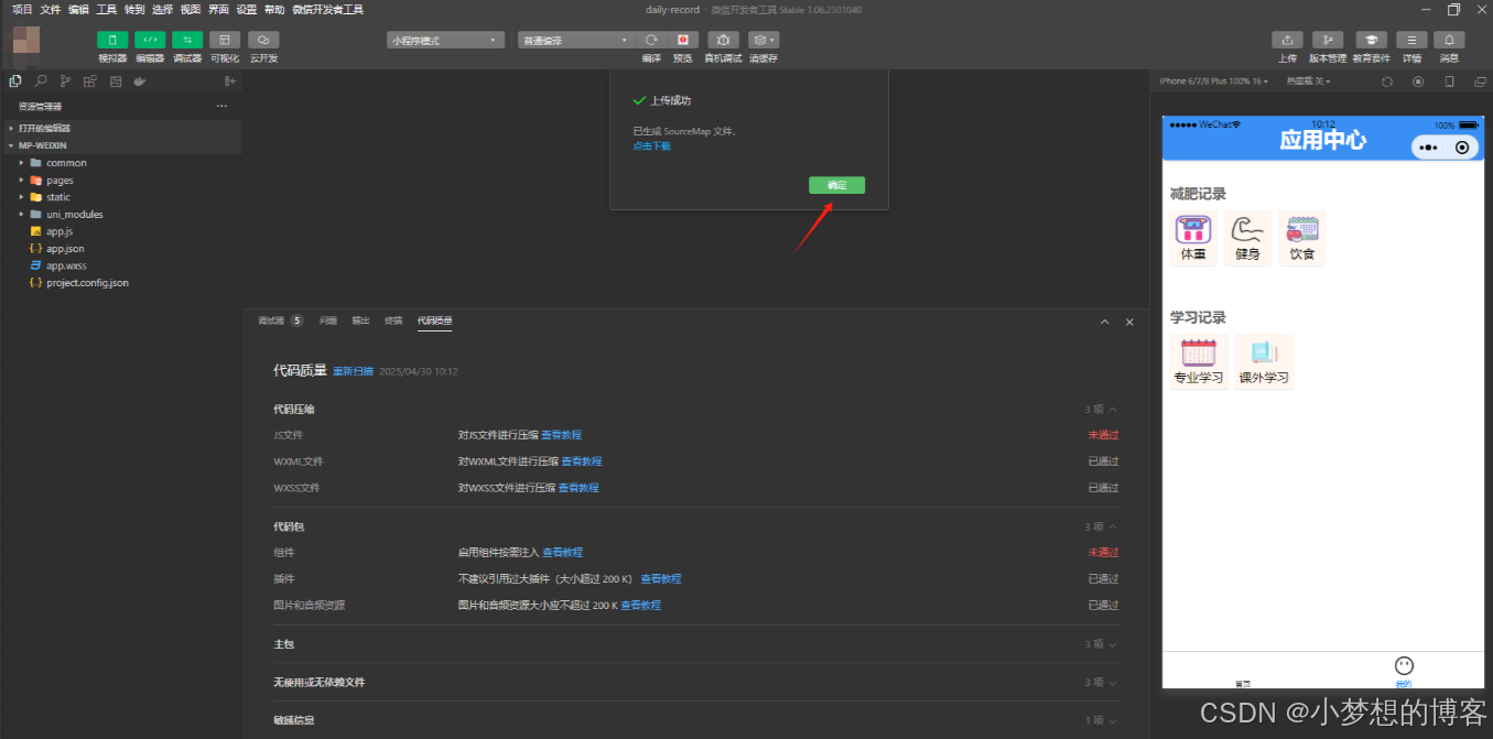
7、上传代码到微信公众平台
微信开发者工具-->上传


8、微信小程序平台配置合法域名(只支持https)
注意:此处不支持http路径,支持https路径,所以后端项目需要配置SSL/TLS证书。


9、微信小程序平台设置体验版
将上传的代码,设置为体验版



