在Linux系统中图形化显示GPU显存利用率的软件
在 Linux 系统中,有多种软件可以图形化显示 GPU 显存利用率,以下是一些常用的工具:
- Mission Center:是一款基于 GTK4 和 libadwaita 构建的系统监控工具,使用 Rust 语言开发,专为 Linux 桌面环境打造。它可以监控 NVIDIA、AMD 等多种 GPU 的使用情况,包括 GPU 利用率、显存占用、功耗、温度等信息。用户可通过 Flatpak、Snap 等方式安装,如使用 Flatpak 安装,命令为
flatpak install flathub io.missioncenter.MissionCenter。

nvtop:是一个类似于 htop 的图形化终端工具,能够以动态界面的形式展示 GPU 的性能指标,包括温度、显存使用率、GPU 使用率等,支持 NVIDIA、AMD、Intel 等多种 GPU 厂商。不同 Linux 发行版安装命令不同,Debian 和 Ubuntu 系统可使用sudo apt install nvtop进行安装。

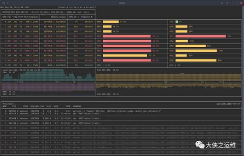
nvitop:是一个交互式 NVIDIA 设备和过程监控工具,具有丰富多彩且信息丰富的界面,可不断更新设备和进程的状态,能显示 GPU 显存利用率、进程信息等,还提供了条形图和历史图表等可视化方式。可使用pip install nvitop命令进行安装。
1. 确认是否安装了pip3(推荐,因为当前主流是 Python3)
首先尝试用pip3命令(Python3 对应的包管理工具):
pip3 --version
2. 若pip3也未安装,先安装pip3
根据你的 Linux 发行版,使用对应的包管理器安装:
Ubuntu/Debian 系统:
sudo apt update
sudo apt install python3-pip
CentOS/RHEL 系统:
sudo yum install python3-pip # CentOS 7及以下
# 或
sudo dnf install python3-pip # CentOS 8及以上/RHEL 8+
Fedora 系统:
sudo dnf install python3-pip
3. 安装完成后再次尝试
安装pip3后,重新执行安装命令:
sudo pip3 install nvitop
补充说明:
- Linux 系统中,
pip通常对应 Python2,pip3对应 Python3。由于 Python2 已停止维护,现代系统更推荐使用pip3。 - 安装完成后,可通过
nvitop命令验证是否安装成功。




