智慧随访管理系统源码,基于Java+Spring Boot+Vue的随访系统源码,支持二次开发,支持患者信息管理、多类型随访、三级回访机制、问卷模板
智慧随访管理系统源码,一款基于Java+Spring Boot+Vue的B/S架构医院随访管理系统源码,采用前后端分离技术(Ant-Design+MySQL5),具有自主版权和落地案例。
系统主要包含随访管理和系统管理两大模块:随访管理包括三级随访体系(出院/门诊随访)、智慧云库(表单配置)、满意度调查系统;系统管理提供用户权限、字典参数等基础配置及代码生成工具。该系统支持二次开发,为医疗机构提供包括随访路径制定、健康宣教、满意度调查等全流程管理功能。


系统主要功能:
1、随访管理
门诊患者、在院患者、出院患者,进行随访,随访人员在随访的整个过程内容记录摘要包括录音以及患者及家属对医护人员的意见及建议;医护人员服务态度、医院就诊环境、服务标示等方面进行督察,提出整改措施。
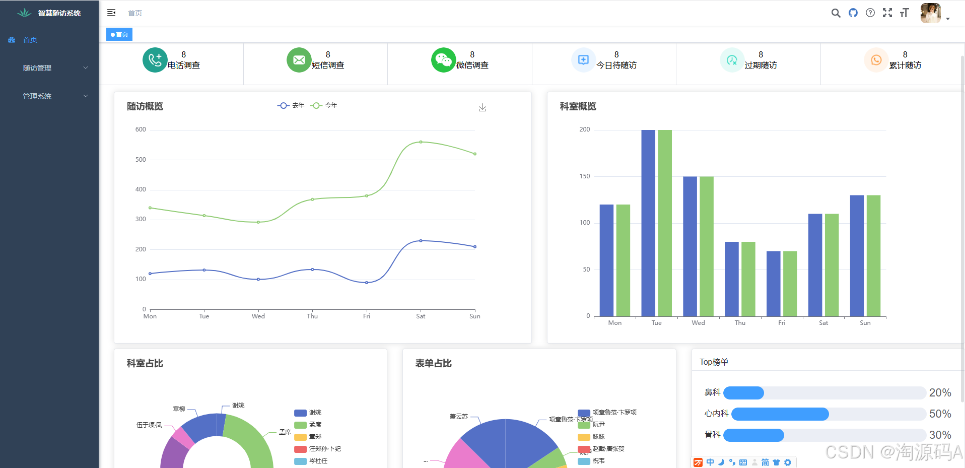
2、今天随访任务
一级随访人员可快捷调取随访患者进行随访。今天随访任务以及已过期随访任务,能清晰的看到门诊患者,在院患者,出院患者的随访人数。系统可根据医院随访规则自动生成随访任务并进行智能提示,方便随访人员快速找到随访患者和随访任务,大大提高随访效率。
3、已过期随访任务
自动提示已过期随访任务,提醒随访人员及时进行处理。.

4、随访方案
系统根据AI算法,根据患者病情和治疗需要而定,病情复杂和病危患者门诊或出院后及在院,对患者制定方案时间方便于随访时选择该制定的方案。
5、随访任务
生成患者在没随访之前对该患者的删除或者修改,在患者一级随访时被中断了重新生成患者记录分配到随访中心。
6、满意度调查问卷
医院可根据自身特色和需求自定义相应的问卷问题,不同的调查问卷、医护人员、院方态度的信息,供患者自行进行满意度评价,以测评病人对医院的服务和医护人员是否满意。

7、满意度二维码
生成二维码让患者匿名填写满意度问卷。
8、系统设置
对用户权限设置,用户管理设置,以及系统参数设置,系统用户操作时记录重要日志,数据操作日志。主要用于管理人员维护。
9、用户数据维护
主要对于用户管理分配权限设置以及对his医务人员的导入进随访系统。
10、随访统计
能够对全院的综合数据报告数据分析统计,随访率,领导清晰的查看到院内整体的数据。
11、满意度统计
针对于调查问卷的统计,掌握满意度现状能够知道患者对医院的一个整体统计。
