当前位置: 首页 > news >正文

JAiRouter v1.0.0 正式发布:企业级 AI 服务网关的开源解决方案

写在前面

从 2025 年 9 月 6 日第一次把 .git 推到 GitHub,到今天 10 月 16 日——短短 40 天 ⏳,一个人 🧑‍💻 包揽架构 🏗️、编码 ⌨️、布道 📣,把 13 个模块、356 文件、3.6 万行“能跑就行”的草稿,熬成可灰度的 1.0.0 🚀。
167 次提交 📊,绿点排成单人栈 trace;+48 757 / −12 333 行增删,没有 merge 花活 ,没有 squash 造假,每一次 push 都留在历史里供人检阅 👀。
平均 24 h 4.2 次提交 ⚡,每 5.7 h 就有一行新代码被合入 ➕。
这不是 KPI 工程 📈,而是把“让 AI 网关真正好用”的执念 🎯,写进了每一次 git log 📝。

JAiRouter

JAiRouter 是一个基于 Spring Boot 的模型服务路由和负载均衡网关,用于统一管理和路由各种 AI 模型服务(如
Chat、Embedding、Rerank、TTS 等),支持多种负载均衡策略、限流、熔断、健康检查、动态配置更新等功能。

🧭 功能概览(Web 控制台)

模块分类功能菜单功能描述
🔍 概览仪表板实时展示系统状态、服务健康度、请求趋势、异常统计等关键信息,支持图表可视化与动态刷新。
⚙️ 配置管理服务管理支持动态配置 AI 服务类型、适配器、负载均衡策略,支持服务级限流与熔断规则配置。
实例管理提供实例的新增、编辑、删除、状态管理,支持实例级限流、熔断、健康检查与权重配置。
版本管理支持配置版本的全生命周期管理:创建、应用、回滚、删除,支持元数据记录与版本对比。
配置合并提供多版本配置的智能合并、冲突检测、合并预览与操作日志,支持自动合并与手动干预。
🔐 安全管理API 密钥管理支持 API Key 的创建、启用/禁用、权限分配、使用统计与过期提醒,支持敏感字段脱敏。
JWT 令牌管理提供 JWT 令牌的生命周期管理:查询、撤销、刷新、黑名单机制,支持 Redis 与文件持久化。
审计日志完整记录用户登录、配置变更、令牌操作、密钥管理等关键事件,支持事件类型筛选与追踪。
👤 系统管理账户管理支持管理员账户的创建、权限分配、状态管理与操作日志追踪。
📊 追踪管理追踪概览实时展示追踪数据的健康状态、采样率、服务统计与趋势图表。
追踪搜索支持多条件组合查询追踪记录,支持按服务、时间、状态、标签等维度筛选。
性能分析提供服务级性能指标分析:延迟分布、错误率、吞吐量、瓶颈诊断与优化建议。
追踪管理支持采样策略配置(全局/服务级)、性能配置、导出器配置,支持追踪数据实时刷新。

🚀 核心亮点

  • 全功能 Web 控制台:从零构建,覆盖配置、安全、追踪、审计等完整管理链路。
  • 前后端分离架构:基于 Vue3 + Element Plus,响应式设计,交互友好。
  • 配置版本控制:支持配置的多版本管理与回滚,保障变更可追溯。
  • 追踪与性能监控:集成分布式追踪与性能分析,助力系统可观测性。
  • 企业级安全机制:支持 JWT + API Key 双认证体系,内置审计与脱敏机制。
  • 高可用与扩展性:支持 Redis 高可用部署,配置与令牌支持多级存储策略。

🧩 适用场景

  • 企业内部 AI 服务网关统一管理
  • 多模型服务路由与负载均衡
  • API 安全认证与访问控制
  • 分布式系统追踪与性能分析
  • 配置变更审计与版本回滚

📚 在线文档

完整的项目文档已迁移至 GitHub Pages,可在线访问:

  • 中文文档
  • English Documentation

文档内容包括:

  • 快速开始指南
  • 详细配置说明
  • API 参考
  • 部署指南
  • 监控配置
  • 开发指南
  • 故障排查

🚀 快速开始

# 拉取最新镜像
docker pull sodlinken/jairouter:latest# 运行容器
docker run -d \--name jairouter-dev \-p 8080:8080 \-e SPRING_PROFILES_ACTIVE=dev \-e JWT_SECRET="your-very-strong-jwt-secret-key-at-least-32-characters-long" \-e JAVA_OPTS="-Xms256m -Xmx512m -agentlib:jdwp=transport=dt_socket,server=y,suspend=n" \sodlinken/jairouter:dev
  1. 访问服务
curl http://localhost:8080/admin/login

请添加图片描述

用户名:admin
密码:UqfpTm2Zw7ff2BNnZb8AQo8t

登录成功后,即可进入 Web 界面进行服务配置、管理、追踪与性能分析等操作。

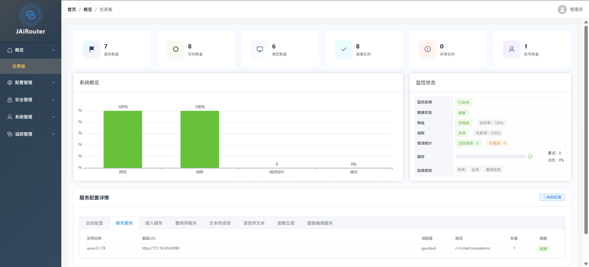
仪表盘

请添加图片描述

实例配置

请添加图片描述

配置合并

在这里插入图片描述

安全审计

在这里插入图片描述

API-KEY

请添加图片描述

JWT

在这里插入图片描述

📖 完整文档与部署指南:点击查看
🐙 开源地址:GitHub - JAiRouter


💬 欢迎反馈与共建,让我们一起让 JAiRouter 变得更好!

http://www.dtcms.com/a/491795.html

相关文章:

  • HDR Scattering and Tone Mapping
  • 做我的世界皮肤壁纸的网站工业设计软件上市公司
  • 网站备案模板自己做的网站可以发布吗
  • vue-easy-tree树状结构
  • 重庆网站设计公司小白测评做网站
  • 可以发布广告的网站农村网站建设补助
  • 哪个网站做的简历最好专业网站设计力荐亿企邦
  • 轻量云服务器Lighthouse × 1Panel Halo 开启创意新玩法,建站与服务部署全攻略
  • 亦庄附近的网站建设公司关键词排名怎么查
  • 做网站建设的利润南宁做企业网站
  • 群体稳定性指标PSI:机器学习模型稳定性评估的核心工具
  • **标题:发散创新:探索自愈系统的设计与实现**引言:随着计算机技术的飞速发展,软件系统的可靠性和稳定性问题愈发受到关注。本文将
  • 常驻服务问答
  • 龙岩建网站公司手机网站建设公司
  • Flink性能调优基石:资源配置与内存优化实践
  • h5页面制作流程抖音seo搜索优化
  • 自己动手做网站公司网页网站建设ppt模板
  • 图片渐变透明,图片透明渐变,图片怎么渐变透明,颜色渐变透明,颜色透明渐变,怎么让图片渐变透明,图片边缘渐变透明,图片渐变半透明
  • 数据产品(3)-数据中台
  • STM32理论 —— 存储、中断
  • 如何选择做网站软件制作
  • 营销型网站建设广州搭建 网站 模版
  • 在NumPy中合并两个一维数组的多种方法
  • 如何求「加减 value 任意次后的最大 MEX」同余类求解
  • 『 数据库 』MySQL复习 - MySQL表CRUD操作全解析
  • 规范门户网站建设虚拟主机可以干什么
  • 完整博客教程:使用Lamini和Hugging Face进行大语言模型微调
  • HandlerThread是什么?为什么它会存在?
  • LeetCode 面试经典 150_栈_有效的括号(52_20_C++_简单)(栈+哈希表)
  • Wine 10.15 发布!Linux 跑 Windows 应用更丝滑了