当前位置: 首页 > news >正文

【实战篇】低代码报表开发——平台运营日报表的开发实录

前言

myBuilder的推广有段时间了,想开发个报表看看平台运营的情况。采用myBuilder强大的报表、数据交换模块功能,直接开干。

1. 报表指标思考与概要设计

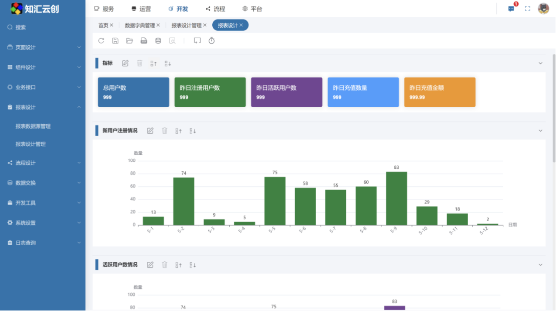
首先是报表模块的概要设计,先构思一下,我希望报表能查看新用户注册、活跃用户情况,充值情况。

2. 报表设计

然后,设计报表的显示效果,根据思维导图设置图表组件,顶部用指标组件显示。

3. 报表数据表设计

根据报表界面的显示内容,设计数据库表结构并加载到myBuilder的数据字典,字段如下:

4. 报表数据ETL

设计好物理表后,就开始报表数据准备阶段了。

首先,要编写一个接口生成每天的报表数据。

然后,配置定时任务,每天凌晨生成昨天的报表数据。

最后是报表数据的初始化,把最新30天的数据刷出来。

5. 报表数据源开发与页面联调

报表数据准备好了,编写脚本提供报表显示数据。

6. 挂载菜单,查看报表

最后挂载菜单,查看报表效果

本篇小结

本篇主要通过截图分享,介绍了用myBuilder开发一个实际报表案例,从设计到开发,全过程的思路+截图讲解。myBuilder能当做报表中间件系统使用的,有需要的下载体验一下。

http://www.dtcms.com/a/193257.html

相关文章:

  • Spring 框架 JDBC 模板技术详解
  • SQL实战:06交叉日期打折问题求解
  • 解密企业级大模型智能体Agentic AI 关键技术:MCP、A2A、Reasoning LLMs- MCP内幕解析
  • 观QFramework框架底层逻辑有感
  • 经典卷积神经网络
  • Secs/Gem第四讲(基于secs4net项目的ChatGpt介绍)
  • 开源免费iOS或macOS安装虚拟机运行window/Linux系统
  • Qt中控件的Viewport作用
  • 服务器连接多客户端
  • 文章复现|(1)整合scRNA-seq 和空间转录组学揭示了子宫内膜癌中 MDK-NCL 依赖性免疫抑制环境
  • 数据结构中双栈的实现方法分享
  • PH热榜 | 2025-05-15
  • 解码生命语言:深度学习模型TranslationAI揭示RNA翻译新规则
  • Quic如何实现udp可靠传输
  • 缓存的相关内容
  • 该如何了解联排半孔的使用规范?
  • FPGA: UltraScale+ bitslip实现(ISERDESE3)
  • 2025年长三角+山东省赛+ 认证杯二阶段资料助攻说明
  • 快速搭建一个electron-vite项目
  • 套路化编程:C# winform ListView 自定义排序
  • 学习笔记:黑马程序员JavaWeb开发教程(2025.4.4)
  • MySQL DBA数据运维管理经验分享:新手入门快速提升效率的新工具与技巧
  • NuGet程序包还原失败
  • 智能包装机控制终端技术方案:基于EFISH-SCB-RK3588/SAIL-RK3588的全场景国产化替代解析
  • Docker 安装 MySQL8
  • 【iOS】源码阅读(四)——isa与类关联的原理
  • Vue 学习随笔系列二十三 -- el-date-picker 组件
  • Inventor 转 STP 全攻略:软件操作与迪威模型在线转换推荐
  • 从零开始创建一个 Next.js 项目并实现一个 TodoList 示例
  • sap migo 保存增强点