243-基于Django与VUE的笔记本电脑数据可视化分析系统
🎓 毕设高分秘籍!Python+Django+Vue 打造笔记本电脑数据可视化神器💻
🔥 核心亮点抢先看 🔥
✅ 全栈技术王炸组合 💥
后端用 Django 搭建超稳框架,轻松处理数据逻辑与接口开发;前端靠 Vue 实现丝滑交互,页面流畅到飞起✨;搭配 MySQL 数据库,海量笔记本电脑数据存储管理超安心🔐!
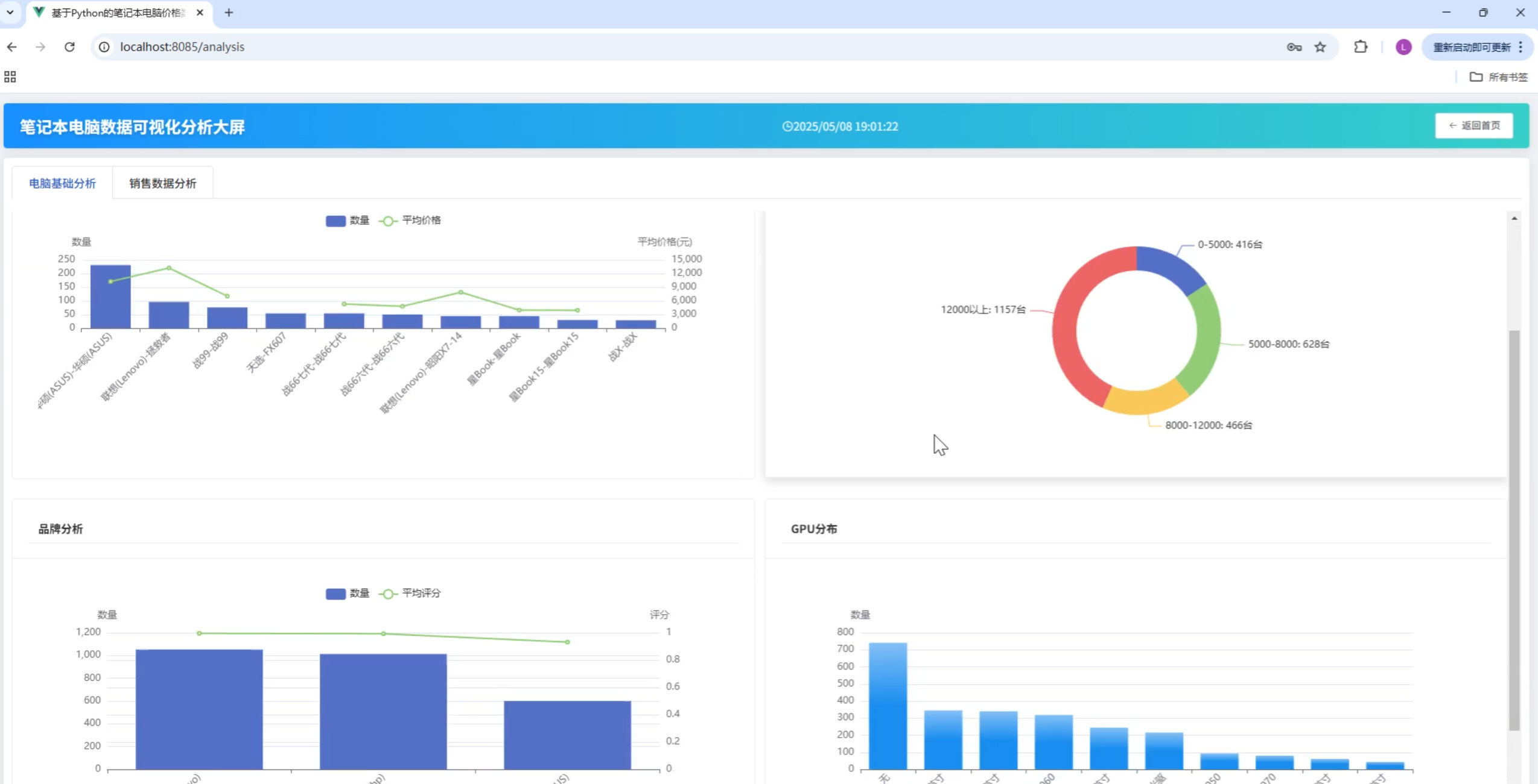
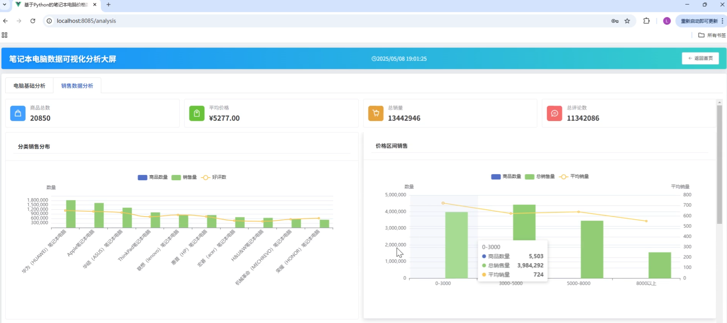
✅ 可视化分析天花板 📊
柱状图对比性能参数🆚,折线图展示价格走势📈,饼图剖析品牌市场占比🥧!还能交互式筛选,想查游戏本、轻薄本还是商务本?动动手指,数据秒呈现🎯
💡 适合谁?
计算机、数据分析专业同学,想打造亮眼毕设作品,让导师眼前一亮🌟!
🚀 速戳视频,解锁笔记本电脑数据的秘密,助你毕设脱颖而出! 🌟











