Cordys CRM正式开源,AI驱动客户关系管理加速演进
2025年11月6日,中国领先的开源软件公司飞致云宣布,其旗下新一代的开源AI CRM系统Cordys CRM正式代码开源。
Cordys CRM(github.com/1Panel-dev/CordysCRM)是新一代的开源AI CRM系统,是集信息化、数字化、智能化于一体的客户关系管理系统。Cordys(/ˈkɔːrdɪs/)一词由“Cord”(连接之绳)与“System”(系统)融合而成,寓意为“关系的纽带系统”,它诠释了CRM的本质:连接客户,缔造长期价值。

CRM(Customer Relationship Management,客户关系管理)是企业的核心业务系统,也是企业级软件的最大品类之一。在AI时代,CRM更是AI应用落地的关键场景,AI技术已经成为驱动CRM系统进化的关键力量。
与此同时,开源成为AI时代软件产品发展的必选项。在企业级开源软件领域,飞致云拥有超过十年的软件研发与市场运营积累。Cordys CRM基于飞致云长期的开源软件设计经验与思考打造,与飞致云旗下多款开源产品进行深度集成与协同,致力为企业用户提供具有时代特征、且能够持续交付业务价值的AI CRM系统。

▲图1 飞致云开源产品组合
作为一款在AI时代孕育并诞生的开源CRM系统,Cordys CRM为用户提供现代化的产品使用体验,支持私有化部署,能够满足企业用户业务数据与应用安全可控的实际需求。
销售管理方面,Cordys CRM能够实现从线索到回款(L2C)的全流程精细化管理,覆盖线索获取、智能分配、客户与联系人管理、商机跟进、合同签约及回款执行等环节,帮助企业构建端到端的销售运营闭环。
与传统CRM系统有所区别的是,Cordys CRM自诞生起就融入了AI(人工智能)和BI(商业智能)的技术能力。在AI能力对接方面,Cordys CRM对外开放MCP Server,能够有效整合MaxKB开源企业级智能体平台(github.com/1Panel-dev/MaxKB)强大的智能体开发能力,帮助企业用户快速构建各类销售智能体;在BI能力对接方面,Cordys CRM可以无缝整合DataEase开源BI工具(github.com/dataease/dataease/)和SQLBot开源智能问数系统(github.com/dataease/SQLBot),实现销售数据的可视化呈现、自助分析,以及基于自然语言的智能查询与归因分析。

▲图2 Cordys CRM产品概览

▲图3 Cordys CRM主页面

▲图4 基于MaxKB实现的各类销售智能体

▲图5 基于SQLBot实现AI对话式分析

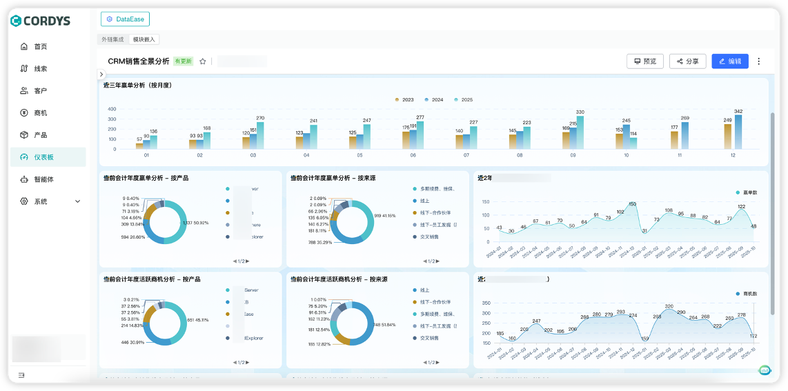
▲图6 基于DataEase实现数据可视化分析
Cordys CRM于2025年8月27日启动公测,上线仅25天,全网累计下载量即突破10万次,是飞致云历史上最快速突破10万次下载量的产品。目前,Cordys CRM已在飞致云内部成功部署并稳定运行,正式替代使用长达七年的Salesforce CRM,全面支撑公司核心业务运转。
Cordys CRM正式开源后,我们将持续收集社区反馈,坚持按月迭代,不断向用户交付切实的业务价值。
