当前位置: 首页 > news >正文

kanass入门到实战(11) - Kanass如何有效集成sward文档

Tiklab旗下的kanass(项目管理工具)、sward(知识库管理工具)可以有效互相集成,本文将详细介绍如何在Kanass中集成sward文档。

1、kanass的安装与配置

1.1 安装

  • 下载

点此下载

  • 安装

以centos为例,将Linux下的centos安装包下载,并使用rpm命令安装kanass。

sudo rpm -ivh tiklab-kanass-1.2.9.rmp

  • 启动

安装成功后,会自动在opt目录下创建出tiklab-kanass目录,进入tiklab-kanass/bin目录下,使用./kanass start命令启动kanass

cd opt/tiklab-kanass/bin

./kanass start

  • 登录

浏览器输入http://ip:9500,默认用户名/密码:admin/123456。

登录

首页

1.2 配置

通过修改application.yaml配置文件,可以进行自定义配置,如修改端口、配置DB等。centos环境的yaml文件地址:/opt/tiklab-kanass/conf目录下

  • 端口配置

应用端口默认为9500,可以修改为其他端口

#web config
server:
  port: 9500

  • 数据库配置

kanass默认使用内嵌DB,如需使用外部Mysql DB则可通过修改以下内容进行自定义。

jdbc:
  driverClassName: org.postgresql.Driver
  url: jdbc:postgresql://localhost:9501/tiklab_kanass?stringtype=unspecified
  username: postgres
  password: darth2020

例:链接外部mysql时,可修改为

字段

内容

driverClassName

com.mysql.cj.jdbc.Driver

url

jdbc:mysql://ip:3306/sqlname?characterEncoding=utf8&useSSL=false

username

有权限连接mysqlDB的用户

password

有权限连接mysqlDB用户的密码

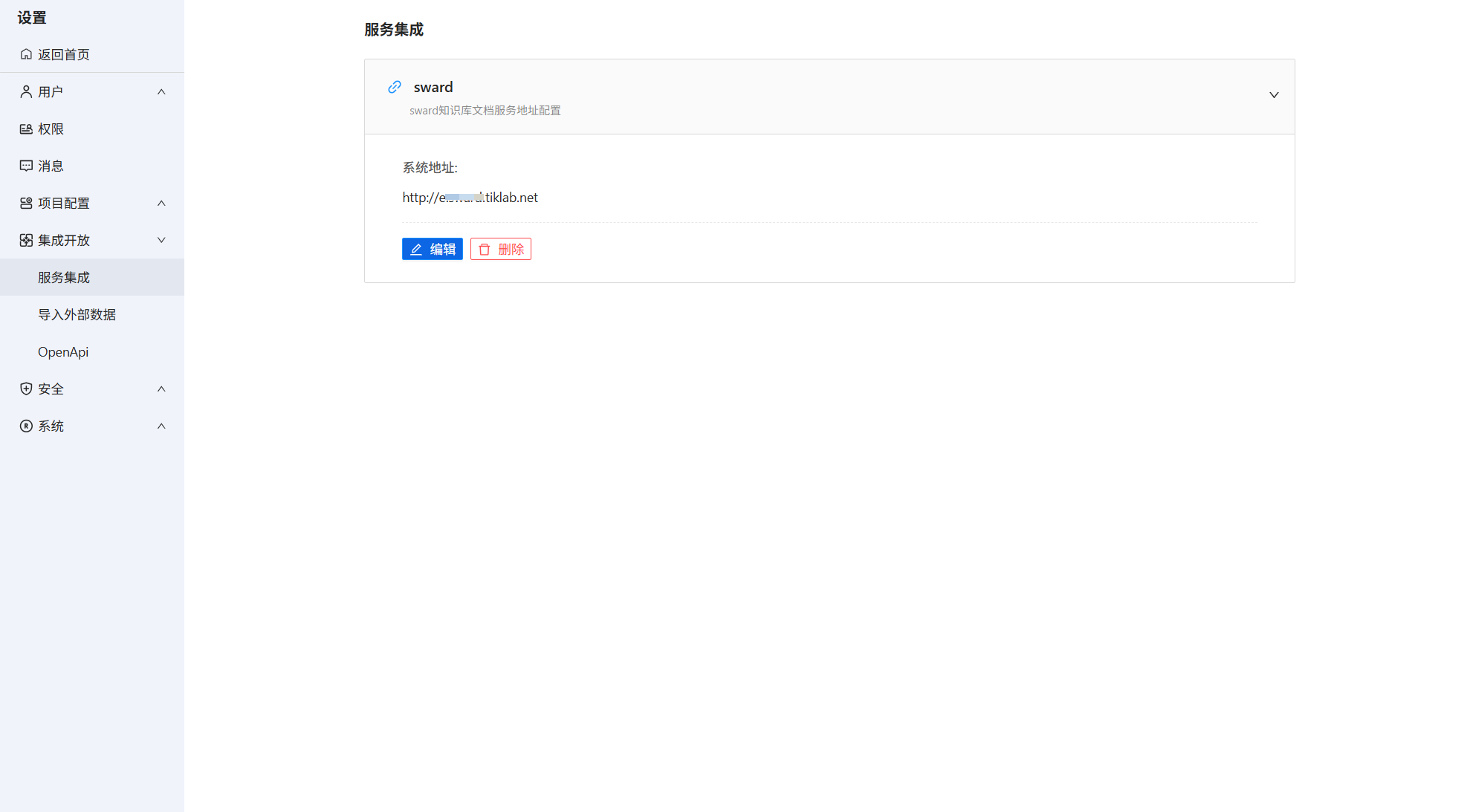
  • 集成配置

登录kanass->系统设置->集成开放->服务集成,在sward下点击编辑,输入对应的系统地址。

服务集成

2、事项集成文档

事项在集成文档之前,需要先将项目关联知识库。支持同时关联多个知识库。关联成功后,项目中的事项便可集成知识库中的文档

2.1 关联文档

  • 项目关联知识库

以kanass系统内置项目为例,进入项目->项目设置->服务集成,点击“关联知识库”,勾选知识库后确定。

项目关联知识库

  • 事项关联文档

进入需求详情页面,点击文档->添加文档。页面自动展示出上一步所选知识库的文档列表,可以通过文档名称、文档作者、所属知识库进行筛选,点击文档列表中的文档进行关联。事项支持关联多个文档。

事项关联文档

  • 知识库关联文档

不仅具体事项可以关联文档,项目也可以关联文档。进入项目->文档->关联文档,此页面也可以通过文档名称、文档作者、所属知识库进行筛选,点击文档列表中的“+”进行关联。

同时此页面也会显示所有与事项关联的文档。

项目关联文档

2.2 查看文档

在任意关联文档的页面,点击文档名称,页面跳转到sward,登录后既可查看文档。

http://www.dtcms.com/a/457556.html

相关文章:

  • 尚硅谷SpringBoot3零基础教程,课程介绍,笔记01
  • 51网站统计德州网站建设的公司
  • C++23 高级编程 Professional C++, Sixth Edition(一)
  • Verilog和FPGA的自学笔记3——仿真文件Testbench的编写
  • 记录gitee的使用
  • 动态业务流程的案例管理标准(CMMN)
  • 广东门户网站建设哪个网站有适合小学生做的题
  • .NET周刊【9月第4期 2025-09-28】
  • 一级a做爰片365网站天门建设局官方网站
  • 电子商城网站制作广东网站营销seo费用
  • HarmonyOS应用开发 - 无受限权限保存资源到媒体库
  • 网上书店电子商务网站建设企业网站模板下载psd格式
  • 京东手机项目:手机受欢迎的影响因素分析
  • linux zgrep命令介绍
  • 成都著名网站建设公司php 抓取 wordpress 文字内容
  • 高性能Go协程库ants实战指南(二)
  • [Android] 【最新更新】电子书/小说下载APP 遇见云书V3.2.0
  • golang面经——map模块和sync.Map模块
  • 【Pandas】pandas Index objects DatetimeIndex.dayofyear
  • 10BASE-T1S存在问题,还不能胜过CAN
  • 网站后台seo设置网站建设的安全性
  • 手机网站制作代理搜索引擎及门户网站介绍总结
  • MySQL、Nignx和Docker在Linux上的安装详解
  • Rust中的特征Trait
  • 《SaaS应用技术攻坚:从定制化到运维的六大核心实践拆解》
  • java-JDK8 日期时间类
  • 网站开发前途电影网站建设基本流程
  • 建网站怎么年赚网页设计网站页面搜索的代码
  • Echarts单轴坐标系散点图
  • t检验(t-test):统计学中的显著性检验方法