一次Java Full GC 的排查
问题发现
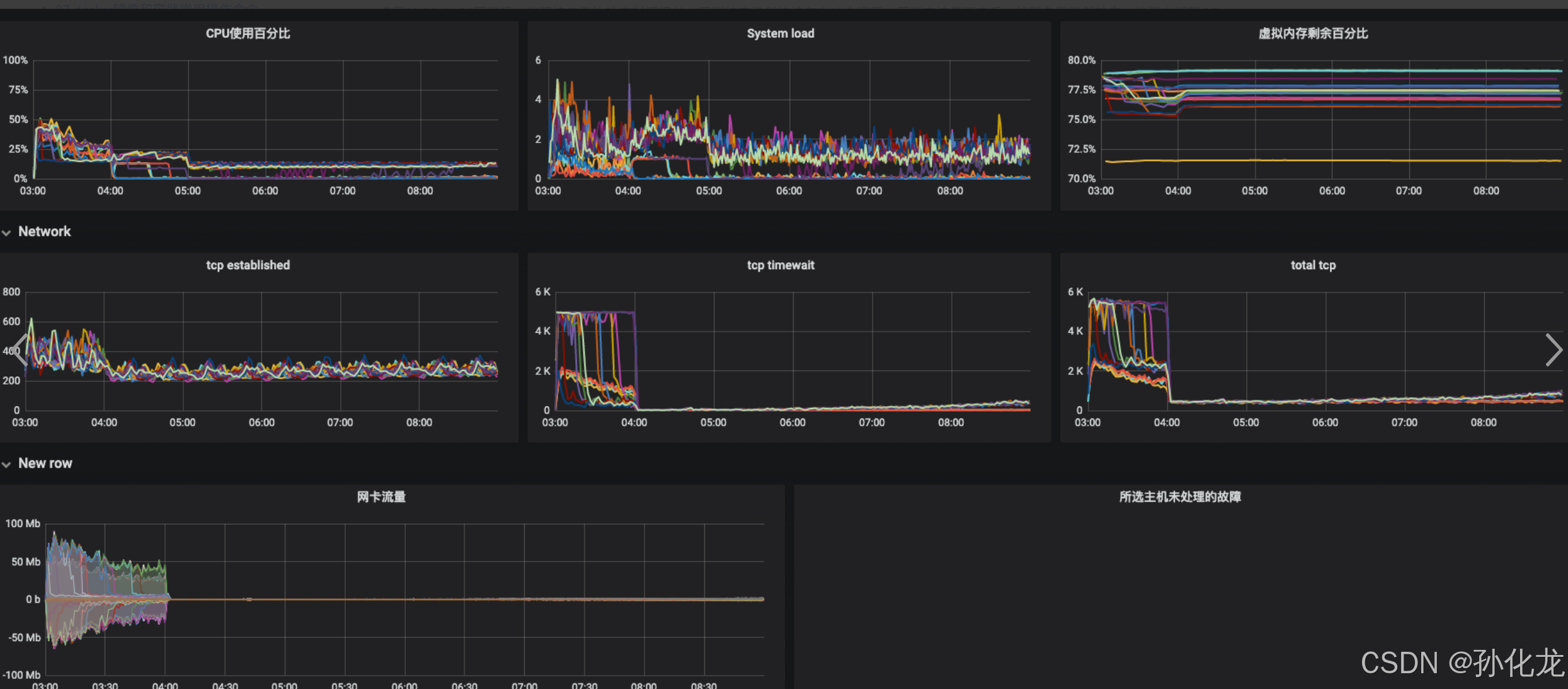
凌晨03:00-04:00压测后,发现接口平均响应时间很长,压测结束仍然持续存在这个问题。压测完流量下来后,机器负载仍然较高。推测在频繁GC。

检查JVM
检查JVM监控,发现GC时间超长。分析JVM发现存在大量GC线程占用大量CPU资源。堆内存几乎跑满,仍在不停GC,但堆内存使用却降不下来。

分析dump
生成dump后,发现存在几个异常的对象SpringValue,WeakReference,LinkedListMultimap,其实例个数都达到500多万,占用内存越650M,且只增不减。
分析重复字符串,发现存在大量重复的Apollo的key。


分析源码
查阅后发现这几个异常对象为Apollo动态更新相关逻辑的依赖。Apollo会将所有带有@Value注解的对象关系构造为SpringValue对象,注册到LinkedListMultimap中,而SpringValue对象存在与带有@Value注解对象的弱引用。
接下来的问题就是为什么会有这么多SpringValue对象。
public class SpringValueRegistry {private static final long CLEAN_INTERVAL_IN_SECONDS = 5L;private final Map<BeanFactory, Multimap<String, SpringValue>> registry = Maps.newConcurrentMap();private final AtomicBoolean initialized = new AtomicBoolean(false);private final Object LOCK = new Object();public SpringValueRegistry() {}public void register(BeanFactory beanFactory, String key, SpringValue springValue) {if (!this.registry.containsKey(beanFactory)) {synchronized(this.LOCK) {if (!this.registry.containsKey(beanFactory)) {this.registry.put(beanFactory, Multimaps.synchronizedListMultimap(LinkedListMultimap.create()));}}}((Multimap)this.registry.get(beanFactory)).put(key, springValue);if (this.initialized.compareAndSet(false, true)) {this.initialize();}}
} |
public class SpringValue {private MethodParameter methodParameter;private Field field;private WeakReference<Object> beanRef;private String beanName;private String key;private String placeholder;private Class<?> targetType;private Type genericType;private boolean isJson;
} |
问题定位
通过前面统计重复字符串得到的key,找到相关代码。
该类因业务逻辑被设定为多例,且该类中存在@Value注解的属性,正好与大量重复的字符段对应。
每次进来一个线程,都会创建一个FinalOrderBuilder对象,因对象中存在@Value注解的属性,会被Apollo构造为包含SpringValue注册到LinkedListMultimap中,此map为全局单例对象,不会被回收。
@Component("finalOrderBuilder")
@Scope(ConfigurableBeanFactory.SCOPE_PROTOTYPE)
public class FinalOrderBuilder extends AbstractOrderOutputBuilder<FinalOrderVO> {private static final Logger LOGGER = LoggerFactory.getLogger(FinalOrderBuilder.class);@Value("${ck_config.special_province_ids}")private String special_province_ids;@Value("${ck_config.is_open_gift_package}")private String is_open_gift_package;@Value("${ck_config.shopping.cart.url}")private String shoppingCartUrl;@Value("${ck_config.min.cust.cash.password.limit}")private String minCustCashPasswordLimit;@Value("${ck_config.min.gift.card.password.limit}")private String minGiftCardPasswordLimit;@Value("${ck_config.min.redpacket.password.limit}")private String minRedPacketPasswordLimit;@Value("${ck_config.is.show.map.api}")private boolean isShowMapApi;@Value("${ck_config.is.support.baidu.map}")private int isSupportBaiDuMap;@Value("${ck_config.is.show.pickup.limit}")private boolean isShowPickUpLimit;@Value("${ck_config.is.show.shipment.festiva.tip}")private boolean isShowShipmentFestivaTip;@Value("${ck_config.send.sms.vip.type}")private String sendSmsVipType;@Value("${ck_config.split.combine.type.split}")private String splitCombineTypeSplit;@Value("${ck_config.split.combine.type.combine}")private String splitCombineTypeCombine;@Value("${ck_config.MATCH_PURCHASE_SWITCH:ON}")private String matchPurchaseSwitch; |
解决方法
在使用Apollo时,应避免多例实例中使用@Value注解。
将@Value注解的属性抽取到单例bean中,FinalOrderBuilder通过注入该bean获取这些属性。
其他参考文章:Java Full GC (Ergonomics) 的排查-CSDN博客
