利用n8n、DeepSeek、AI Agent、子工作流生成统计图
1.成果展示
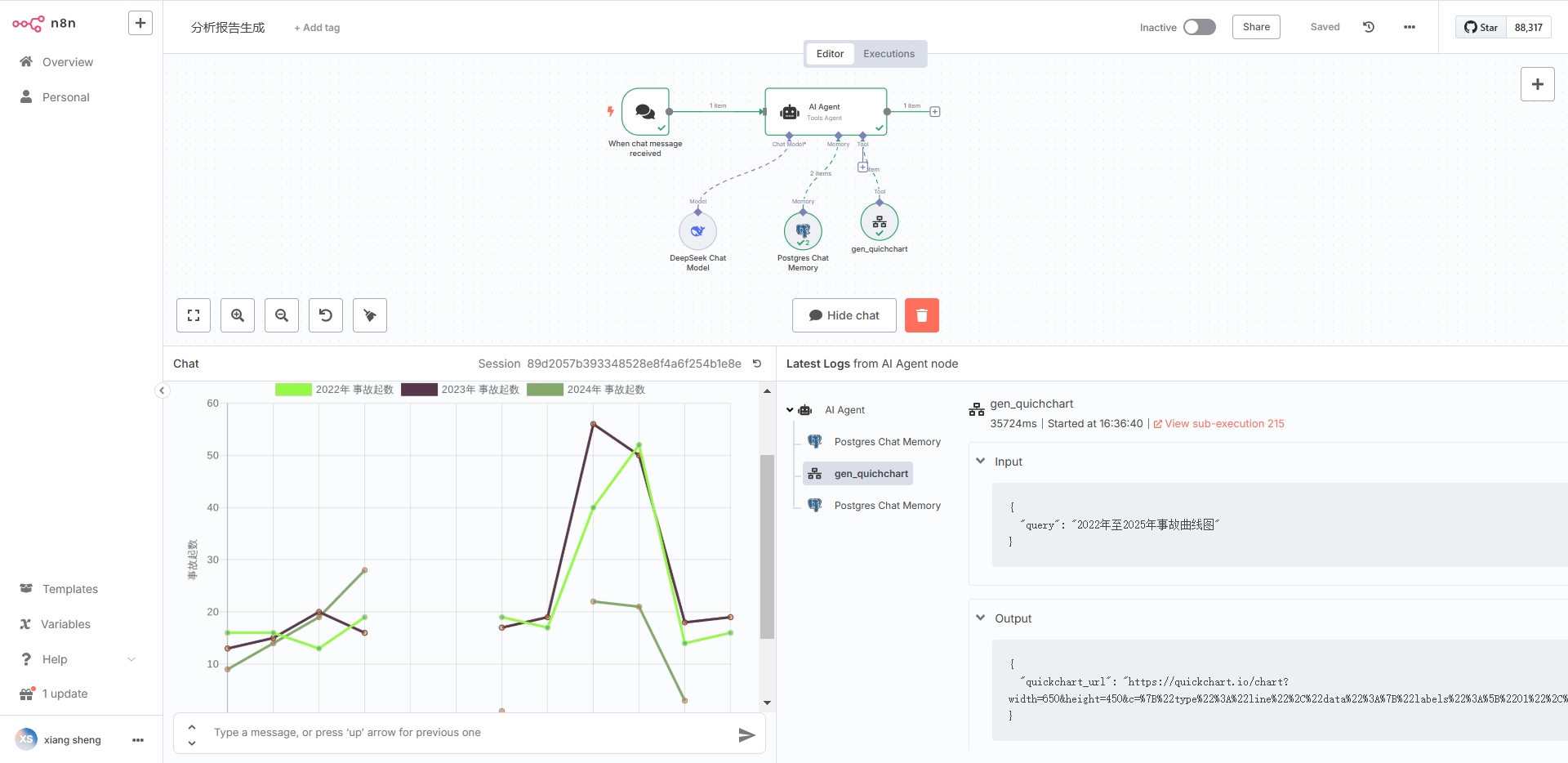
1.1n8n的主工作流

1.2n8n的子工作流

1.3显示效果

2.实操过程
2.1When chat message received节点
默认设置。
2.2AI Agent节点

注意图中的红框:
1.通过{{ $json.chatInput }} 接收When chat message received节点的输入;
2.增加合适的系统提示词。
2.3DeepSeek Chat Model节点
注:连上互联网的deepseek模型,这里就不详细说明。
2.4Call n8n Workflow Tool节点

注:注意红框里面的内容,特别是 Description的内容。
2.5子工作流—— When Executed by Another Workflow节点

注:红框内容,需要和2.4的Workflow Inputs 对应
2.6 Basic LLM Chain节点
利用大模型,提取用户输入内容中的开始、结束日期
注:注意红色框内容。
2.7code节点
解析 JSON 字符串为对象

2.8postgresql节点
两种方式接收code传入的参数

2.9其他节点
参考《生成多条曲线图》,我在这就不详细描述。

