达梦DEM监控工具部署
文章目录
- 1关于DEM
- 2环境准备
- 2.1硬件环境
- 2.2软件环境
- 3生产环境部署DEM需要单独部署单机数据库
- 4Tomcat部署
- 4.1解压安装
- 4.2启动和关闭tomcat
- 5DEM部署
- 5.1DEM后台数据库配置
- 5.2配置Tomcat
- 5.3DEM应用配置
- 5.4配置日志级别
- 5.5部署dmagent
- 5.6注册dmagent服务
- 6WEB界面管理配置
- 7数据库配置
- 8DEM系统管理
- 8.1用户管理
- 8.2角色管理
- 8.3巡检配置
1关于DEM
DEM企业管理器(Dameng Enterprise Manager,DEM)是一个Web的数据库监控系统,通过DEM可以实时监控数据库以及数据库服务资源情况,并提供了监控告警、集群部署、自动巡检、运维管理和性能分析等核心功能。DEM由于以下部分组成:
DEM服务器:指DEM应用服务器,负责处理客户端工具功能逻辑并存储dmagent收集到的数据到DEM存储数据库,同时向客户端展示监控数据。
DEM存储数据库:存储DEM的元数据和dmagent收集到的监控数据。
数据库实例:需要被管理监控的数据库实例。
数据库代理服务(dmagent):部署在远程机器上的代理,DEM通过dmagent访问远程主机,同时dmagent收集监控信息发送给DEM。
DEM架构图如下:

DEM工具主要提供如下功能:
客户端工具。用户能够通过DEM工具来进行DM数据库的对象管理、状态监控、SQL查询与调试。
监控与告警。本功能是DEM工具的核心功能。通过远程主机部署代理,能够实现对远程主机状态和远程主机上DM数据库实例状态的监控。DEM监控功能不仅仅局限于单个数据库实例,还能够对数据库集群(MPP、RAC、数据守护等)进行监控和管理。
系统管理。DEM工具提供了工具本身的系统配置与权限管理,方便不同用户同时使用工具,也可限制非admin用户的权限。
适用范围:该工具适用于监控DM7数据库和DM8数据库。
2环境准备
2.1硬件环境
DEM部署的时候建议部署在应用服务器上,或者协调一台新的服务器不要与数据库服务器部署在一起。DEM的后台数据库也不能用被监控的数据库,应单独部署一台单机DM数据库,可以部署在DEM那台服务器。因此,部署DEM的服务器硬件环境要求如下
(1)服务器:实体机或虚拟机;
(2)操作系统:Windows 或 Linux 操作系统均可;
(3)内存:建议提供 6G 以上内存;
(4)其他:由于DEM会从被监视的数据库中获取信息到后台数据库,因此,建议生产环境中DEM数据的存储目录应不小于100GB;其余的硬件要求与数据库单机部署一致。
本文是测试环境,配置如下:
操作系统 CPU 运行内存 数据库版本
CentOS Linux release 7.9.2009 x86_64
GenuineIntel 4G 8.1.4.80 企业版
2.2软件环境
需要准备以下软件和环境:
(1)DEM WAR包:联系DM销售获取,下载后为一个zip文件,本文使用的版本为:dem-38185-20250829-7.7.1.zip
(2)Tomcat:要求与部署的系统环境相匹配;本文使用的版本为:apache-tomcat-8.5.91.tar.gz
(3)达梦数据库:为DEM的后台数据库,需保证DEM所在机器能访问达梦数据库。本文的DM数据库版本:8.1.4.80 企业版
(4)Java 1.8环境:DEM 和dmagent所在机器需要配置JAVA环境,JAVA版本必须为JAVA 1.8。若系统中不带jdk环境可以在环境变量中指定数据库中的 jdk目录即可。
如可连接互联网或者更换了本地镜像源的话可以通过yum命令安装Java环境:
yum install java-1.8.0-openjdk-devel

3生产环境部署DEM需要单独部署单机数据库
在DEM服务器上部署一套达梦数据库作为元数据库;不要用生产环境的数据库!
单机数据库规范部署可查看单机部署博文。
4Tomcat部署
因为DEM是一个WEB应用需要部署在WEB应用服务器上才能运行,部署后便可通过浏览器访问到DEM应用。Tomcat是一个开源的、轻量级的Web应用服务器可以在Apache官网进行下载,下载时注意选择对应的操作系统的安装包。
4.1解压安装
下载Tomcat安装包后上传服务器,然后解压出来就完成安转了,具体步骤如下:
cd /soft
tar -zxvf apache-tomcat-8.5.91.tar.gz
# 将解压后生成的文件夹重命名,方便管理
mkdir /usr/local/apache
mv apache-tomcat-8.5.91 tomcat8801
# 移动文件夹到/usr/local/apache/
ls /usr/local/apache/
mv tomcat8801 /usr/local/apache/
配置Tomcat的端口号,比如配置为8801
cd /usr/local/apache/tomcat8801/conf/
vim server.xml
找到下面的位置,修改端口号为8801:(修改前先确认一下端口有无被占用)

如果本机已经部署过tomcat了,记得一定要更改响应端口号,每个tomcat响应端口号都不能相同,否则启动Tomcat会报错:

4.2启动和关闭tomcat
看能否正常启动和关闭Tomcat:
cd /usr/local/apache/tomcat8801/bin/
# 启动tomcat
sh startup.sh
# 关闭tomcat
sh shutdown.sh
5DEM部署
5.1DEM后台数据库配置
创建一个 DM 数据库作为 DEM 后台数据库,初始化参数不做要求,默认即可,数据库 dm.ini 参数配置进行优化,推荐配置如下:
MEMORY_POOL = 200
BUFFER = 1000
KEEP = 64
SORT_BUF_SIZE = 50
执行初始化脚本创建DEM需要的表,在创建的后台数据库中用SYSDBA(或管理员用户)执行SQL脚本dem_init.sql,脚本在申请的DEM安装包内:
unzip dem-38185-20250901-7.7.1.zip -d dem-38185-20250901-7.7.1

此SQL脚本编码为UTF-8,若使用disql执行SQL脚本,请先设置编码:
CHAR_CODE:
chown -R dmdba:dinstall /soft/dem-38185-20250901-7.7.1
chmod -R 755 /soft/dem-38185-20250901-7.7.1
su - dmdba
disql SYSDBA
12:04:18 SYSDBA@DSC:5236 SQL> set CHAR_CODE UTF8
12:04:18 SYSDBA@DSC:5236 SQL> `/soft/dem-38185-20250901-7.7.1/dem_init.sql
执行完成后会创建DEM模式和相关表:

5.2配置Tomcat
修改 tomcat 配置:
(1)在conf/server.xml配置文件中<Connector port=“8080” protocol=“HTTP/1. 1”… 位置处添加属性字段 maxPostSize=“-1”:
vi /usr/local/apache/tomcat8801/conf/server.xml

(2)在 bin/catalina.sh 配置文件中,根据数据库的安装路径,修改jvm启动参数:
vi /usr/local/apache/tomcat8801/bin/catalina.sh
# 在文件开头添加以下内容:Djava.library.path为DEM后台数据库安装路径
JAVA_OPTS="$JAVA_OPTS -server -Xms256m -Xmx1024m -Djava.library.path=/home/dmdba/dmdbms/bin "

5.3DEM应用配置
解压 dem.war 包。将 dem.war 包放置在 Tomcat 的 webapps 目录下,启动Tomcat,会自动解压war包生成DEM目录(这个就是DEM应用目录)。
cp dem.war /usr/local/apache/tomcat8801/webapps/

启动Tomcat:
cd /usr/local/apache/tomcat8801/bin/
sh startup.sh
启动后可以看到war包被解压了:

配置后台数据库连接:
vi /usr/local/apache/tomcat8801/webapps/dem/WEB-INF/db.xml
配置内容如下:
<?xml version="1.0" encoding="UTF-8"?>
<ConnectPool><Server>192.16.30.173</Server><Port>5236</Port><User>SYSDBA</User><Password>SYSDBA密码</Password><InitPoolSize>5</InitPoolSize><CorePoolSize>10</CorePoolSize><MaxPoolSize>500</MaxPoolSize><KeepAliveTime>60</KeepAliveTime><DbDriver></DbDriver><DbTestStatement>select 1</DbTestStatement><SSLDir>../sslDir/client_ssl/SYSDBA</SSLDir><SSLPassword></SSLPassword>
</ConnectPool>
重启Tomcat:

在浏览器访问WEB端:http://192.168.30.173:8801/dem/

192.168.30.173是部署DEM应用的服务器IP,8801是配置在Tomcat的端口号,dem是Tomcat的webapps目录下的解压的DEM目录。
DEM部署后默认账号为admin,密码为888888。首次登录后需要进行修改密码。

5.4配置日志级别
在tomcat的webapps/dem/WEB-INF目录下,log4j.xml文件控制着日志级别,还有日志目录,默认日志级别是ERROR,日志目录为webapps/dem/log
vi /usr/local/apache/tomcat8801/webapps/dem/WEB-INF/log4j.xml
修改配置后需要重启Tomcat。
5.5部署dmagent
部署 dmagent 之前,需要确定服务器配置 JAVA 1.8 及以上版本的运行环境,运行 java –version 查看 JAVA 版本,核对 dmagent 机器和 dem 运行机器的时间一致。
dmagent文件有两种获取方式:
(1)达梦数据库安装目录的 tool 下存有dmagent。

(2)登录部署好的 DEM,在资源包中下载dmagent压缩包。
直接使用数据库安装目录的dmagenr进行部署,编辑配置文件:
vi /home/dmdba/dmdbms/tool/dmagent/agent.ini
修改center_url和ip_list参数,不配置ip_list的话会无法查看到主机监控中的实时监控。

ip_list为部署dmagent本机的IP。
IP为部署DEM的服务器。
启动dmagent:
#使用数据库tool目录下的dmagent配置的:
su - dmdba
cd /home/dmdba/dmdbms/tool/dmagent/
./start.sh -d agent.ini

问题处理:

启动报错查看日志:
cd /home/dmdba/dmdbms/tool/dmagent/log
cat agent.log

DEM从V7.6.0版本后,为了提高安全性,agent默认移除了service.key文件,agent 启动需要本地的 service.key,默认dmagent没有该文件,所以启动dmagent失败。
问题解决:
通过手动生成和安装 service.key 命令如下:
cd /home/dmdba/dmdbms/tool/dmagent/
./start.sh INSTALL_SERVICE_KEY 999999

5.6注册dmagent服务
使用使用以下命令进行注册便可实现开机自启:
su - root
cd /home/dmdba/dmdbms/tool/dmagent/
--注册服务
./service.sh install

注册完成后会在/home/dmdba/dmdbms/tool/dmagent/service/下生成脚本:

后续就可以使用服务名进行启动和关闭dmagent服务了:
方式一:root用户:
cd /home/dmdba/dmdbms/tool/dmagent/
--启动服务
./service.sh start
--停止服务
./service.sh stop
--查看服务状态
./service.sh status

如果dmagent正在运行的话,会在/home/dmdba/dmdbms/tool/dmagent/service/目录下会生成DmAgentService.pid文件
方式二:用dmdba也可以启动dmagent服务
cd /home/dmdba/dmdbms/tool/dmagent/
--启动服务
./service.sh start
--停止服务
./service.sh stop
--查看服务状态
./service.sh status

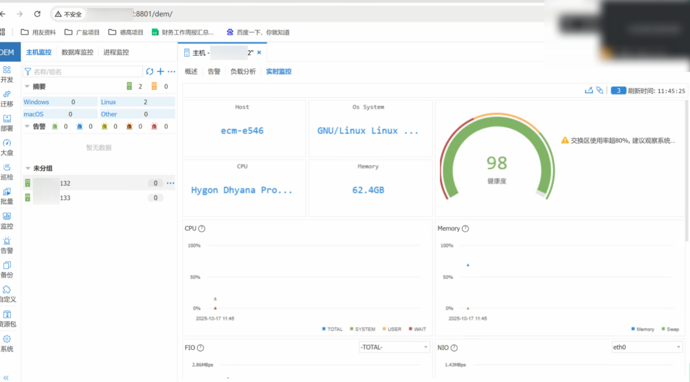
6WEB界面管理配置
配置好代理后就可以看到服务器了:

当dmagent开启monitor参数之后(默认开启),自动会将主机信息添加到 DEM主机监控界面,此时,若主机界面IP显示为红色,可以点击IP地址后面的“…”按钮,选择配置网络,进入内外网络确认界面,若无问题,点击保存按钮,并重新刷新主机信息,即可连接主机成功。
实时分析:

实时监控:

7数据库配置
依次选择:监控—>数据库监控—>添加。添加选项给出两个可选项:单实例和集群,选择集群之后,集群类型下拉框给出目前达梦拥有的所有集群类型。下面演示添加单机实例:



点击【负载分析】可以查看:表空间分析、SQL分析、会话分析、事务分析、运行日志分析、联机日志分析、归档分析等。
此外点击数据库列表右侧展开图标支持一键启停、配置变更、卸载数据库、巡检数据库、升级数据库(key或执行码)、导出堆栈或运行日志、变更使用权(公有、私有)订阅等功能。

设置表空间的查询频率,建议设置为1天查一次:


8DEM系统管理
8.1用户管理
创建DEM用户可依次点击:系统—>用户管理—>添加,添加dem系统用户,设置用户名、密码等信息:

创建用户的时候还可以设置权限:

8.2角色管理
创建DEM角色可依次点击:系统—>角色管理—>添加,添加DEM系统角色,设置角色具体权限,具体界面显示如下:


8.3巡检配置
DEM支持一键巡检,也可以配置为定期巡检任务,巡检后生成html格式的巡检数据库报告,下载后可在浏览器查看巡检报告:

执行频率默认为单次执行,如果要配置其他规则也可以选择和配置:


点击【添加数据库】:

测试连接成功后点击下一步:

点击【保存并执行】:

等待执行完成然后下载巡检报告:

如果巡检的时候在“段中碎片对象”任务卡住了,那么可能是dm.ini的KEEP配置的小于64或者SORT_BUF_SIZE配置的小于50。

DEM更多功能可查看
官方在线文档:
https://eco.dameng.com/document/dm/zh-cn/ops/tool-monitor.html#2.5%20工具使用
达梦社区地址:https://eco.dameng.com/
