当前位置: 首页 > news >正文

kanass入门到实战(15) - 如何管理项目集

kanass是一款国产开源免费、简洁易用的项目管理工具,包含项目管理、项目集管理、事项管理、版本管理、迭代管理、计划管理等相关模块。工具功能完善,用户界面友好,操作流畅。本文主要介绍项目集管理。

1、添加项目集

1.1 添加项目集

点击项目集->添加项目集,填写信息后点击提交,项目集添加成功,页面自动跳转到项目集列表页面。

添加项目集

属性

是否必填

描述

项目集名称

必填

使用中英文、数字、空格组合

可见范围

必填

公共的项目集:系统全部成员都可见;

私密的项目集:只有项目集成员可见;

计划日期

必填

设置当前项目集的开始与结束时间

1.2 查看项目集

项目集列表页面,主要显示:常用项目集、所有项目集、我收藏的、我创建的

项目集列表

区域

显示内容

常用项目集

显示当前登录用户经常查看的项目集,以查看时间排序

所有项目集

显示当前登录用户可以查看到的所有项目集

我收藏的

显示当前用户收藏的项目集

我创建的

显示当前用户创建的项目集

1.3 为项目集添加成员

  • 添加成员

点击项目集设置->成员->添加用户

  • 分配权限

点击用户列表中的角色修改->下拉框选择角色

修改角色

2、关联项目

2.1 关联项目

进入项目模块,点击关联项目,新窗口中会显示仍未关联的项目,点击即可关联。也可以通过项目类型或者项目名称进行搜索。

关联项目

2.2 创建项目

项目集中不仅可以关联已存在的项目,还可以创建新的项目。创建成功后,新项目自动关联此项目集

创建项目

2.3 项目列表

项目集中的项目列表,显示已经关联到当前项目集下的项目。主要包含:项目的主要信息、搜索项目、删除项目

项目列表

2.4 解除关联项目

点击项目列表的更多->删除,可以解除项目与项目集的关联关系,不会将项目从系统中删除

解除关联项目

3、项目集事项

项目集的事项页面,显示当前项目集所关联的所有项目下的事项。方便管理者可以在一个页面查看所有事项。

事项页面

3.1 事项筛选

项目集的事项页面,默认会显示所有已关联项目的事项,但可以通过一些筛选条件快速查找到需要的事项

  • 快捷筛选

系统默认提供一些快捷筛选,如我的待办、我负责的、我创建的。同时提供事项类型的快捷筛选,如需求、任务、缺陷。

  • 项目筛选

可以通过项目下拉框,选择具体项目事项

  • 状态筛选

可以通过事项的状态,筛选出需要想要查看的内容

3.2 添加事项

项目集中支持为已关联的项目添加事项,填写事项信息时,可以选择当前事项的所属项目。注:只能选择当前项目集所关联的项目。

添加事项

4、项目集统计

项目集统计页面,展示以项目集维度统计的内容。

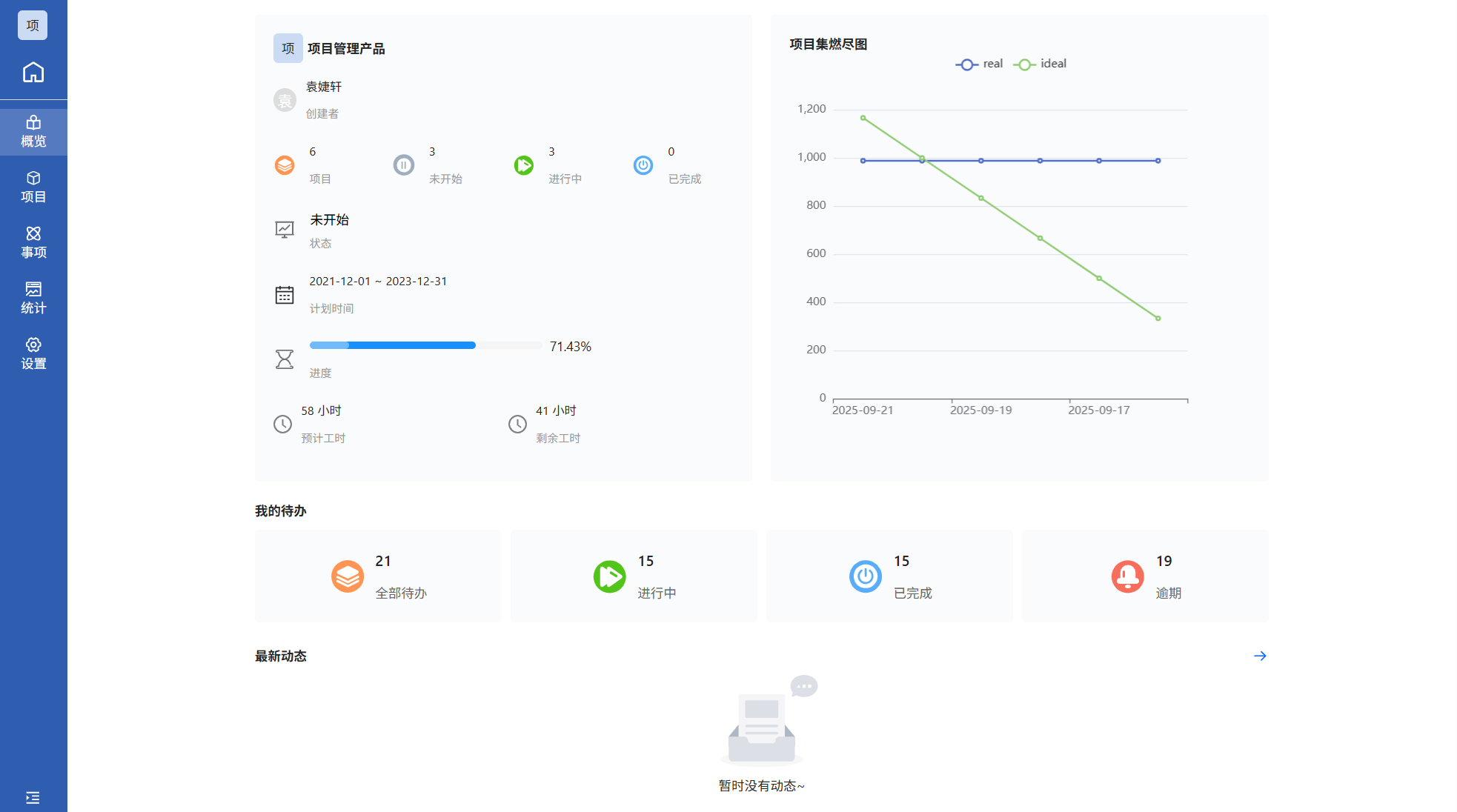
5、项目集概览

点击左侧导航栏中概览,页面会详细展示出当前版本的项目集信息、进行中项目、我的待办、最新动态

概况

  • 项目集信息

主要包含:项目集名字、项目集下的项目数量、项目集的计划时间

  • 我的待办

显示当前登录用户的待办事项、进行中事项、已完成事项、逾期事项。点击不同的tab会跳转到对应的筛选结果。

  • 项目集燃尽图

帮助团队预测项目集整体进度并及时识别风险。

  • 最近动态

显示当前项目集中,事项的添加或者事项状态改变的信息;点击向右箭头,可以按照项目搜索,查看项目的动态且动态记录无时间限制。

6、项目集设置

6.1 编辑项目集

进入项目集设置页面,在项目集信息页面中修改项目集

编辑项目集

6.2 删除项目集

删除项目集

  • 删除项目集,只是将项目集删除,同时解除与项目的关联关系,不会对项目产生影响。
  • 项目集删除后不可恢复
http://www.dtcms.com/a/471071.html

相关文章:

  • 修改el-popover的最小宽度不生效,如何解决
  • 网站图片用什么做的孝感建设局网站
  • 天津营销型网站建设网站推荐广告模板
  • Java 面试高频题:HashMap 与 ConcurrentHashMap 深度解析(含 JDK1.8 优化与线程安全原理)
  • 做特卖的网站有外贸人才网属于什么电子商务模式
  • Imatest-Dot Pattern
  • 查看网站dns做网站配什么绿色好看些
  • 广州网站建设 骏域网站建设个人小型网站建设
  • 记事本做网站格式羽毛球赛事在哪里看
  • 网络物理隔离机制有哪些
  • 国内知名网站建设伺阿里云 wordpress 安装
  • 抓取淘宝商品详情商品数据API接口调用说明文档|获取淘宝商品价格主图数据等
  • 绵阳网站建设多少钱wordpress不跳转
  • 手机网站模板代码电脑课做网站的作业
  • Linux中的进程管理------ps,job
  • 做网站建设的公司有哪些方面自己免费怎么制作网站吗
  • 内网穿透的多种使用场景:远程办公、IoT 设备管理全解析
  • 开源手机网站cms网页优化公司
  • QWidget实现文本选中与复制功能
  • 宁晋企业做网站专门做养老院的网站
  • 网站广告素材网站管理员怎么做联系方式
  • 演化搜索与群集智能:五种经典算法探秘
  • 2.2基本数据类型
  • 新手小白,想看懂任何交易平台的交易
  • seo的网站特征全网营销系统是不是传销
  • 灯饰外贸网站青岛软件开发公司排名
  • A Density Clustering-Based CFAR Algorithm for Ship Detection in SAR Images
  • 初识RL(Reinforcement Learning,强化学习)
  • 自己做网站需要学什么软件下载云主机有什么用
  • 网站名称可以更换吗网络营销方式如何体现其连接功能及顾客价值