适配华为昇腾 NPU 的交互式监控工具
适配华为昇腾 NPU 的交互式监控工具
在人工智能开发的过程中,我们常常希望能够实时了解计算设备的使用情况。对于使用华为昇腾 NPU 的团队来说,传统上只能通过命令行工具(如 npu-smi)来查询性能指标。但这些命令输出的信息分散且不易一目了然,有时需要执行多条命令才能获得完整视图。有没有想过,如果也有一款像 NVIDIA GPU 那样的可视化监控工具,该多方便?这正是 nputop 诞生的背景:作者受 NVIDIA 社区中流行的 nvitop 项目启发,将其理念移植到昇腾 NPU,最终开发出适合华为 Ascend 平台的交互式监控工具。
作为开源项目的 nputop(名字源自 NPU + top)旨在为昇腾生态填补监控空白。根据项目文档介绍,它可以实时展示每块 NPU 的利用率、显存占用、温度和功耗等信息,并提供交互式界面以便管理运行中的进程。简单来说,nputop 就像是面向昇腾 NPU 的“终端监控仪表盘”,让用户无需离开终端就能看到类似 GPU 面板的实时数据。
如果你觉得 nputop 有用,欢迎前往项目主页(GitHub – youyve/nputop)了解更多细节,并点击 ⭐ Star 支持这个开源项目,共同推动昇腾 NPU 生态的发展!🚀
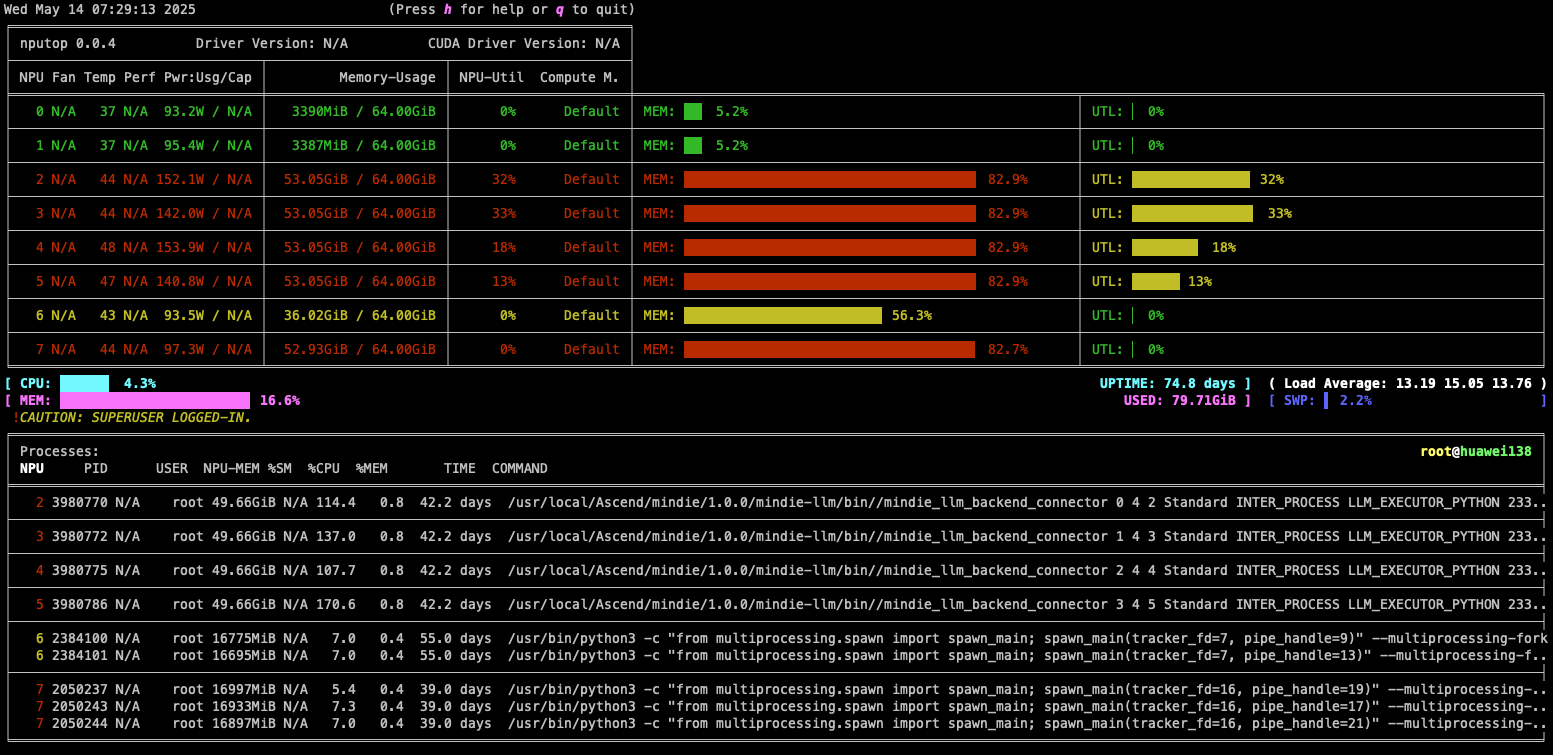
运行截图:



主要特点:
- 直观仪表盘:在终端中以可视化表格形式显示 NPU 核心利用率、显存、温度、功耗等数据;
- 进程管理:列出所有占用 NPU 的进程,支持选中进程并一键结束,提高资源管理效率;
- 多卡支持:如果有多块昇腾 NPU,可同时对它们进行监控和切换查看;
- 轻量易用:安装后在命令行中运行
nputop即可,无需复杂配置;
这些功能意味着,无论是在实验室调试模型、培训学生,还是在数据中心运维,nputop 都能为用户提供方便易用的监控方式。例如,AI 训练过程中,你可以通过 nputop 直观地判断某个进程是否占用过高算力,或者查看多卡负载是否均衡;在科研或教学环境下,学生可以通过交互式界面更好地理解 NPU 的工作状态。
谁会用到 nputop?
- 昇腾 NPU 开发者和研究人员:需要实时监控算力设备状态,优化模型性能;
- 高校师生:在学习深度学习的实验中,可通过该工具直观观测算力器件;
- AI 服务器运维:运维工程师部署多卡集群时,用来快速诊断资源使用情况;
- 任何关注 昇腾生态 的爱好者:想体验开源工具带来便利的开发者。
如何上手? 安装非常简单,只要确保系统中已安装 Python 3.7+ 和 Ascend 的 CANN 环境,然后执行:
pip install ascend-nputop
也可以通过源码进行安装:
git clone https://github.com/youyve/nputop.git
cd nputop
pip install -e .
安装完成后,终端直接运行
nputop
即可启动实时监控界面。
安装完成后,终端直接运行 nputop 即可启动实时监控界面。如果需要切换设备,还可以通过环境变量 ASCEND_RT_VISIBLE_DEVICES 指定。这样,你就可以在熟悉的命令行里享受可视化监控带来的便利。
总而言之,nputop 是一款为昇腾 NPU 量身定制的监控神器,它让原本分散的性能指标化繁为简,极大地提高了设备管理效率。🌟 如果你也在使用华为昇腾算力,不妨去试试这款工具,并关注它的后续发展。欢迎访问 GitHub – youyve/nputop 了解更多,并给项目点个 ⭐ Star!一起为昇腾 NPU 社区贡献力量,让开源软件更好地服务大家。🎉
