性能测试-负载测试平台 Artillery
在性能测试领域,JMeter 和 LoadRunner 是广为人知的工具,而 Artillery 作为一款现代化的负载测试工具,凭借简单易用、可编程、支持分布式测试等特点,在开发和测试人员中越来越受欢迎。本文将带你快速了解 Artillery 的核心特性、安装方法 以及如何高效编写负载测试脚本。
性能测试的核心目标,是验证系统在极端负载下的稳定性、响应速度与资源利用率。根据行业报告,随着云计算、物联网及人工智能技术的普及,企业对性能测试的需求已从传统的服务器扩展至移动端、分布式系统乃至云原生架构。然而,性能测试的复杂性也在增加,如何高效模拟大规模用户行为?如何快速生成可读性强的报告?如何灵活支持多协议与实时通信?这些问题催生了各类负载测试工具的迭代与创新。

本篇将介绍一款负载测试平台– Artillery,可进行分布式负载、可扩展、支持多种协议,并可以使用Playwright进行负载测试等特点。
简介
Artillery 是什么?
Artillery 是一款轻量级、可扩展的负载测试工具,基于 Node.js 构建,适用于HTTP、WebSocket、Socket.io 和 AWS Lambda 等多种场景。它可以帮助你: ✅ 模拟高并发用户请求,评估系统承载能力
✅ 检测 API 性能瓶颈,优化接口响应时间
✅ 支持 CI/CD 集成,实现自动化性能测试
Artillery是一个可扩展、灵活和易于使用的平台,包含生产级负载测试所需的一切。
Artillery 的优势
✅ 简洁配置:使用 YAML/JSON 配置文件,不需要复杂的 GUI
✅ 支持 JavaScript 脚本:可以使用 JS 自定义请求逻辑
✅ 分布式测试:可扩展到多个节点,适用于大规模负载测试
✅ 实时指标监控:内置统计和报告功能,便于快速分析性能
功能特点:
-
分布式负载测试:Artillery可通过运行在你自己的AWS或Azure账户中的无服务器负载生成器来扩展负载测试规模,无需设置或管理长期运行的基础设施。
-
对任何内容进行负载测试:对Web应用程序、HTTP API、GraphQL服务、WebSocket、Socket.IO、SOAP、gRPC、Kafka等进行负载测试。
-
使用Playwright进行负载测试:通过Playwright代码启动数千个无头浏览器,了解你的Web应用程序如何处理高负载,以及对核心网络指标(Core Web Vitals)的影响。
-
报告与协作:可视化测试结果、分享报告、分析性能趋势,并与团队协作。
-
丰富的集成:20多个用于监控、可观测性(包括OpenTelemetry)、持续集成/持续交付(CI/CD)以及集成开发环境(IDE,如 VS Code、WebStorm等)的集成和插件。
-
可扩展且成本效益高:Artillery在你自己的AWS或Azure账户中执行测试,这比在托管平台上运行测试便宜几个数量级,它是无服务器的,因此你只需为使用的资源付费,并且无需管理基础设施。
官方网址:https://www.artillery.io/
载测试是一种性能测试,旨在确定系统在不同负载条件下的行为,识别瓶颈并确保应用程序在高峰流量下保持性能。Artillery 是一个综合负载测试平台,根据 Artillery 官网 的描述,它是“完整的负载测试平台”,设计为可扩展、灵活且易于使用,适合生产级负载测试。
研究表明,Artillery 支持多种协议和技术,包括 HTTP、WebSocket、Socket.IO、gRPC 和 Kafka,适合测试各种后端系统,如 API 服务、电商后端和聊天系统。
从 Artillery GitHub 和 Artillery Cloud 文档 中,提取开源与云版本的对比:
| 特性 | 开源版本 | 云版本 (Artillery Cloud) |
|---|---|---|
| 部署方式 | 本地或用户基础设施,需 Node.js 运行时 | 云端托管,需 GitHub 账户登录 |
| 成本 | 免费,开源(MPL 2.0 许可证) | 需订阅,企业计划可定制,定价需咨询 |
| 功能 | 基本负载测试,YAML/JS 脚本,支持多种协议 | 增加仪表板、实时报告、团队协作、Playwright 支持 |
| 扩展性 | 依赖用户云账户(如 AWS、Azure),需自行管理 | 内置扩展,服务器负载生成器自动管理 |
| 使用场景 | 小型团队,预算有限,需自定义 | 大型团队,需高可用性,注重协作和报告 |
这种对比表明,开源版本适合预算有限的团队,而云版本更适合需要高级功能的大型团队。
以下是 Artillery 的详细功能,适合测试工程师使用:
- 分布式负载测试(20%)
- 使用服务器负载生成器运行在用户自己的 AWS 或 Azure 账户中,无需管理长期基础设施。
- 示例:Code Wizards 使用 Artillery 和 AWS 测试 Heroic Labs’ Nakama,达到 200 万并发玩家。
- 协议支持(15%)
- 支持 HTTP、WebSocket、Socket.IO、gRPC、Kafka 等,适合测试各种后端系统。
- 示例:测试电商 API 的性能,模拟高并发订单请求。
- Playwright 集成(20%)
- 启动数千个无头浏览器,测试 web 应用程序的性能,分析核心网络指标(如加载时间)。
- 示例:测试登录页面在高负载下的响应时间。
- 报告与协作(15%)
- 提供可视化报告,分享测试结果,分析性能趋势,团队协作。
- 云版本提供仪表板,方便外部利益相关者查看。
- 易用性与扩展性(10%)
- 使用 YAML 或 JavaScript 编写测试脚本,易于学习。
- 支持插件 API,允许扩展和定制,集成 CI/CD 和监控工具。
- 成本效率(10%)
- 开源版本免费,云版本按使用付费,无需管理基础设施,降低维护成本。
- 社区与支持(10%)
- 开源社区活跃,GitHub 仓库有大量示例和贡献。
- 云版本提供企业支持,适合大型组织。
快速上手
1、如何安装 Artillery?
Artillery 依赖于 Node.js,在安装之前,请确保你的环境中已安装 Node.js (>=14.x)。
然后使用 npm 进行安装:
系统要求:
Artillery在Windows、MacOS和Linux系统上运行,需要Node.js的最新LTS版本。
npm install -g artillery@latest
检查安装:
通过运行以下命令检查Artillery是否已安装。
npx artillery dino

或者直接输入命令artillery。

还可以通过运行以下命令来检查已安装的Artillery版本。
artillery version

Artillery CLI安装完成后,开始第一个请求示例:
http://asciiart.artillery.io:8080/dino
如图所示,接口返回的是一个恐龙图案。

首先要创建Artillery测试脚本。
脚本内容:
测试脚本由两部分组成:配置(config)和场景(scenarios):
-
配置部分定义了负载测试将如何运行,例如要测试的系统的URL、将生成多少负载、想要使用的任何插件等等。
-
场景部分则用于定义创建的虚拟用户将执行的操作。一个场景通常是一系列步骤,描述了应用程序中的用户会话。
config:
target: http://asciiart.artillery.io:8080 # 所有请求都将使用该基本URL
phases:
- duration: 60
arrivalRate: 5
rampTo: 10
name: Warm up the API # API 预热阶段 —— 此阶段将持续 60 秒。Artillery 开始时每秒创建 5 个新虚拟用户,到该阶段结束时逐渐增加到每秒 10 个新虚拟用户。
- duration: 60
arrivalRate: 10
rampTo: 50
name: Ramp up to peak load # 负载提升至峰值阶段 —— 此阶段同样持续 60 秒。Artillery 将继续把负载从每秒 10 个虚拟用户提升至每秒 50 个虚拟用户。
- duration: 300
arrivalRate: 50
name: Sustained peak load # 持续峰值负载阶段 —— 此阶段将持续 300 秒。在此阶段,Artillery 每秒将创建 50 个新虚拟用户。
plugins:
ensure: {}
apdex: {}
metrics-by-endpoint: {}
apdex:
threshold: 100
ensure:
thresholds:
- http.response_time.p99: 100
- http.response_time.p95: 75
scenarios:
- flow:
- loop:
- get:
url: '/dino'
- get:
url: '/pony'
- get:
url: '/armadillo'
count: 100
# 将这3个请求重复100次
保存脚本,例如文件为asciiart-load-test.yml。
然后运行负载测试:
artillery run asciiart-load-test.yml
测试结果实时打印出来。但是单从这些日志结果看不出来具体的性能走势,不易于分析与定位,接下来将要介绍Artillery Cloud的使用。

使用Artillery Cloud
Artillery Cloud是一款软件即服务(SaaS)平台,它提供了一个集中式的仪表盘,用于管理和分析负载测试结果。
功能特点:
-
实时监控负载测试运行情况。
-
查看负载测试运行生成的性能指标(响应时间、错误、自定义验证检查和自定义指标)。
-
为特定应用程序的指标创建自定义图表。
-
按项目或团队整理负载测试报告。
-
与外部利益相关者共享测试结果。
使用你的GitHub账户登录,创建Artillery Cloud账户。
https://app.artillery.io

创建API密钥。
要使Artillery CLI能够向Artillery Cloud发送数据,需要一个API密钥。
登录仪表板,转至“设置”→“API密钥”,然后创建新的API密钥。

Artillery CLI将数据发送到Artillery Cloud。
Artillery Cloud的使用是可选的,你必须告知命令行界面你何时希望将测试结果发送到云端仪表盘。
要将一次测试运行记录到仪表盘,在使用 `artillery run` 命令时带上 `--record` 和 `--key` 标志。例如,如果你当前使用以下命令运行负载测试:
要启用云仪表板报告,请添加--record并使用--key设置API键:
artillery run asciiart-load-test.yml --name "my-test-demo" --record --key $MY_ARTILLERY_CLOUD_KEY
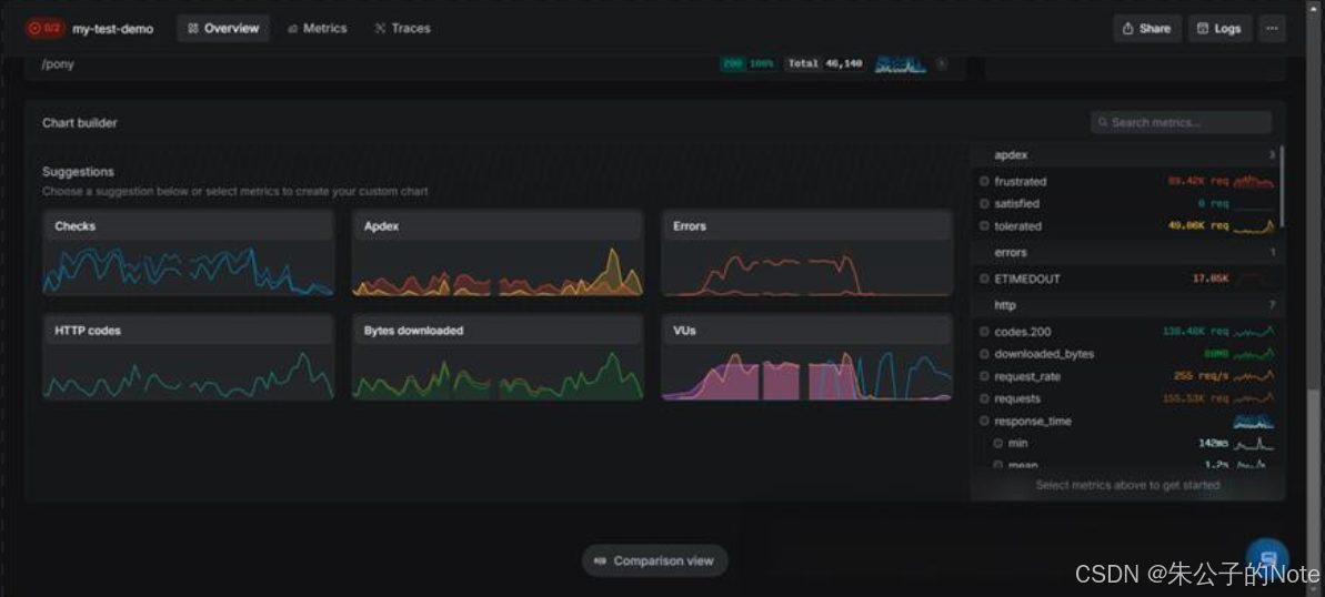
负载测试执行完成,Artillery Cloud根据不同的仪表盘,可以查看当前测试的不同指标信息,便于分析与定位。




总结
当前,CI/CD 模式普及,负载测试需求增加。短视频平台如抖音(抖音官网)和 API 文档工具如 Postman(Postman 官网)推动测试工程师使用 Artillery。研究表明,Artillery 在 2025 年市场份额为 0.61%,竞争对手包括 Apache JMeter(52.70%)和 Gatling(高性能分析)。
Artillery 是一款简单易用、功能强大的负载测试工具,特别适合API 性能测试和WebSocket 压测。相比传统的 JMeter,它更轻量,更适合现代 DevOps 流程。如果你正在寻找一款高效、易上手的负载测试工具,Artillery 绝对值得一试!🚀
Artillery 是一个强大的负载测试平台,适合模拟真实流量并测试性能。开源版本适合预算有限的团队,云版本提供高级功能,满足大型团队需求。这不仅是技术工具,更是提升软件可靠性的关键。
“用 Artillery 负载测试,您的应用从此无惧流量洪峰!”
