Skywalking运维之路(exporter状态监控)
Skywalking对主机,数据库等系统状态提供了全面的监控,这里来演示下如何进行接入,仅做参考!
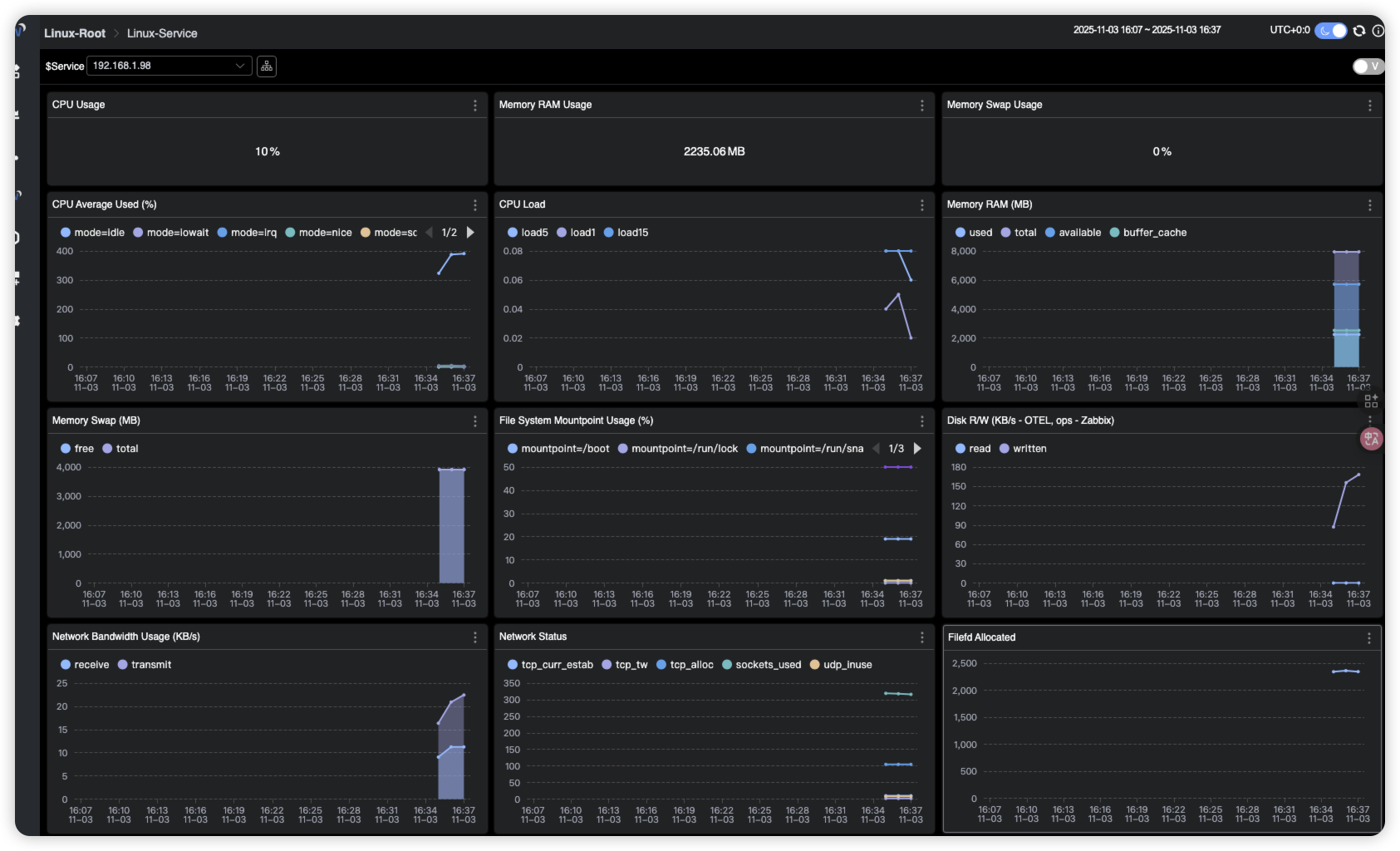
1. 监控主机状态
1.1 部署Prometheus node-exporter
# 请自行部署1.2 安装OpenTelemetry Collector
1.2.1 创建文件夹
root@ubuntu2204test99:~# mkdir -p OpenTelemetryCollector/config1.2.2 编写docker-compose
root@ubuntu2204test99:~/OpenTelemetryCollector# cat docker-compose.yml
services:otel-collector:image: otel/opentelemetry-collector-contrib:0.50.0command: [ "--config=/etc/otel-collector-config.yaml" ]volumes:#- ./config/otel-collector-config.yaml:/etc/otelcol-contrib/config.yaml- ./config/otel-collector-config.yaml:/etc/otel-collector-config.yamlports:#- 1888:1888 # pprof extension#- 28888:8888 # Prometheus metrics exposed by the Collector#- 28889:8889 # Prometheus exporter metrics#- 13133:13133 # health_check extension#- 4317:4317 # OTLP gRPC receiver#- 4318:4318 # OTLP http receiver- 55678:55678 # zpages extension1.2.3 修改配置文件
root@ubuntu2204test99:~# cat OpenTelemetryCollector/config/otel-collector-config.yaml
receivers:prometheus:config:scrape_configs:- job_name: "vm-monitoring" # make sure to use this in the vm.yaml to filter only VM metricsscrape_interval: 10sstatic_configs:- targets: ["192.168.1.98:9100"]processors:batch:exporters:otlp:endpoint: "192.168.1.99:11800" # The OAP Server address# The config format of OTEL version prior to 0.34.0, eg. 0.29.0, should be:# insecure: truetls:insecure: true#insecure: true# Exports data to the consolelogging:loglevel: debugservice:pipelines:metrics:receivers: [prometheus]processors: [batch]exporters: [otlp, logging]

2. 监控mysql状态
2.1 部署mysql-exporter
# 请自行部署2.2 修改OpenTelemetry配置
root@ubuntu2204test99:~# cat OpenTelemetryCollector/config/otel-collector-config.yaml
receivers:prometheus:config:scrape_configs:- job_name: "vm-monitoring" # make sure to use this in the vm.yaml to filter only VM metricsscrape_interval: 10sstatic_configs:- targets: ["192.168.1.98:9100"]# 监控Mysql示例- job_name: "My-DB-Serv" #注意这个名称scrape_interval: 5sstatic_configs:- targets: ["192.168.1.43:9105"]labels: #标签会影响在Skywalking中显示的名字#host_name: root[root]host_name: My-DB[192.168.1.43]processors:batch:exporters:otlp:endpoint: "192.168.1.99:11800" # The OAP Server address# The config format of OTEL version prior to 0.34.0, eg. 0.29.0, should be:# insecure: truetls:insecure: true#insecure: true# Exports data to the consolelogging:loglevel: debugservice:pipelines:metrics:receivers: [prometheus]processors: [batch]exporters: [otlp, logging]2.3 修改Skywalking中mysql的相关配置
root@ubuntu2204test99:~/skywailking# vi skywalking-oap/config/otel-rules/mysql/mysql-instance.yaml
#filter: "{ tags -> tags.job_name == 'mysql-monitoring' }" # The OpenTelemetry job name
filter: "{ tags -> tags.job_name == 'HK-DB-Serv' }" # 要和otlp配置的job_name匹配
.........
root@ubuntu2204test99:~/skywailking# vi skywalking-oap/config/otel-rules/mysql/mysql-service.yaml
#filter: "{ tags -> tags.job_name == 'mysql-monitoring' }" # The OpenTelemetry job name
filter: "{ tags -> tags.job_name == 'HK-DB-Serv' }" # 要和otlp配置的job_name匹配
.........

