使用docker compose部署dify(大模型开发使用平台)
Dify是一款生成式 AI 应用中间件,面向有私有部署与数据合规需求的企业用户,推动企业向 AI+ 时代转型。平台支持无代码构建,业务人员即可快速搭建与调试 AI 应用,显著降低开发门槛。
参考
https://docs.dify.ai/zh-hans/getting-started/install-self-hosted/docker-compose
前置条件
系统要求

安装docker
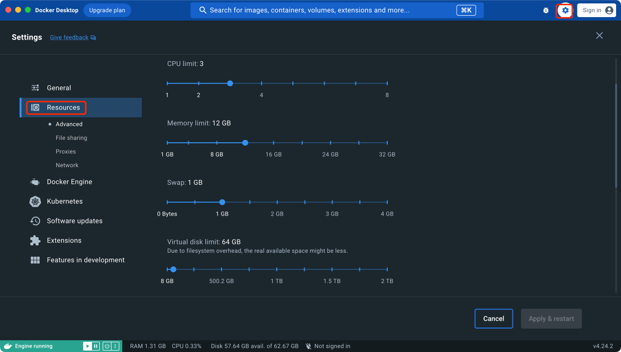
见《docker-安装部署于macOS11》
docker安装后,docker 虚拟机配置如下

部署过程
克隆Dify代码仓库
即克隆Dify源代码至本地环境
# 假设当前最新版本为 0.15.3
git clone https://github.com/langgenius/dify.git --branch 0.15.3


启动Dify
1进入Dify源代码的Docker目录
cd dify/docker

2复制环境配置文件
cp .env.example .env
3启动Docker容器
根据操作系统上的Docker Compose版本,选择合适的命令来启动容器。使用命令docker compose version查看版本。如下所示,本机docker compose版本是v2。


docker compose up -d

看到类似上图的输出内容,则表示容器已经启动。
检查容器
使用命令docker compose ps,检查容器是否都正常运行,类似如下的输出,说明容器都正常运行。包括 3 个业务服务 api / worker / web,以及 6 个基础组件 weaviate / db / redis / nginx / ssrf_proxy / sandbox 。
打开docker desktop,也可以看到启动的dify docker

访问Dify
前往管理员初始化页面设置管理员账户

分别输入后,点击【设置】

再次输入后,进行登录

点击一些功能,进一步验证安装部署是否成功。
【探索】-【选中一个AI程序】-【添加至工作区】、
【工作室】-【创建应用】
【知识库】-【创建知识库】-【导入已有文本】-【上传文件】
以上均正常
Dify主页面
http://localhost
停止容器
docker compose down

