【Alist+RaiDrive挂载网盘到本地磁盘】
1.安装准备
安装RaiDrive
RaiDrive - 像 USB 驱动器一样安装云存储
安装alist
安装方式请查看官网: AList文档
2.启动Alist(docker)
- docker官网
- Install | Docker Engine
- Docker Desktop | Docker Docs
运行容器
docker run -d --restart=always -v /home/alist:/opt/alist/data -p 5244:5244 --name="alist" xhofe/alist:latest
获取管理员密码
docker exec -it alist ./alist admin random
3.添加存储到 AList
AList官网文档
http://192.168.0.220:5244
点击页面下方进入管理界面
由 AList 驱动|管理
存储-添加

选择对应的网盘配置挂载的网盘, 可参考AList官网文档
获取网网盘cookie, 夸克网盘为例
进入夸克网盘登录账号, 按F12进入调试模式- 网络- 找到list- cookie ,复制cookie

访问测试
填入cookie保存

http://192.168.0.220:5244/
进入查看是否挂载成功

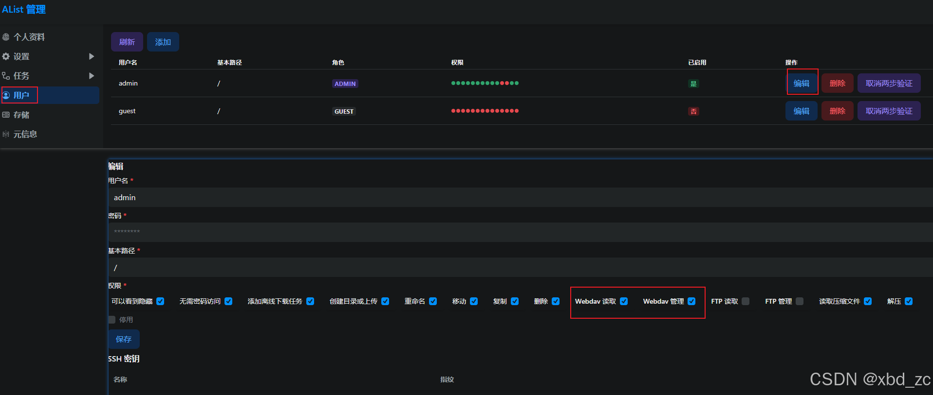
4配置Alist用户权限
用户 | AList 管理
管理界面- 用户 - 编辑对应用户的权限

5.RaiDrive挂载到本地磁盘
- 打开 RaiDrive,点击 添加 → 服务类型 选 NAS → WebDAV。
- 服务器地址填写
localhost:5244,路径填/dav,勾选 账户 并输入 AList 的用户名和密码, 连接即可

