工业级部署指南:在西门子IOT2050(Debian 12)上搭建.NET 9.0环境与应用部署(进阶篇)
在工业物联网(IIoT)场景中,实时监控设备状态和能源消耗是提升生产效率的核心需求。本文将详细介绍如何在 IOT2050 设备(搭载 Debian 12 系统)上,完成两大监控系统的部署:基于 Nginx 的设备监控管理 HTML 静态页面(负责可视化展示设备状态、工单数据)和Asp.net Core 能源监控系统(负责后端数据处理、能源趋势分析),实现从设备状态到能源消耗的全维度监控。
一、环境准备:IOT2050 基础配置
核心前提
- IOT2050 设备已安装 Debian 12 操作系统(64 位)
- 设备已联网,可通过 SSH 远程连接(推荐使用 Putty 或 Xshell)
- 本地开发环境:VS 2022(用于Asp.net Core 项目发布)、浏览器(用于测试访问)
第一步:安装 Nginx 服务器
Nginx 是轻量级高性能 Web 服务器,专为静态资源(HTML/CSS/JS)优化,是部署前端页面的首选。
- 更新系统软件包:
sudo apt update
- 安装 Nginx:
sudo apt install -y nginx
- 验证 Nginx 状态(显示
active (running)即为正常):
sudo systemctl status nginx
- 若未启动,执行启动命令:
sudo systemctl start nginx
二、部署设备监控管理 HTML 页面

页面核心功能
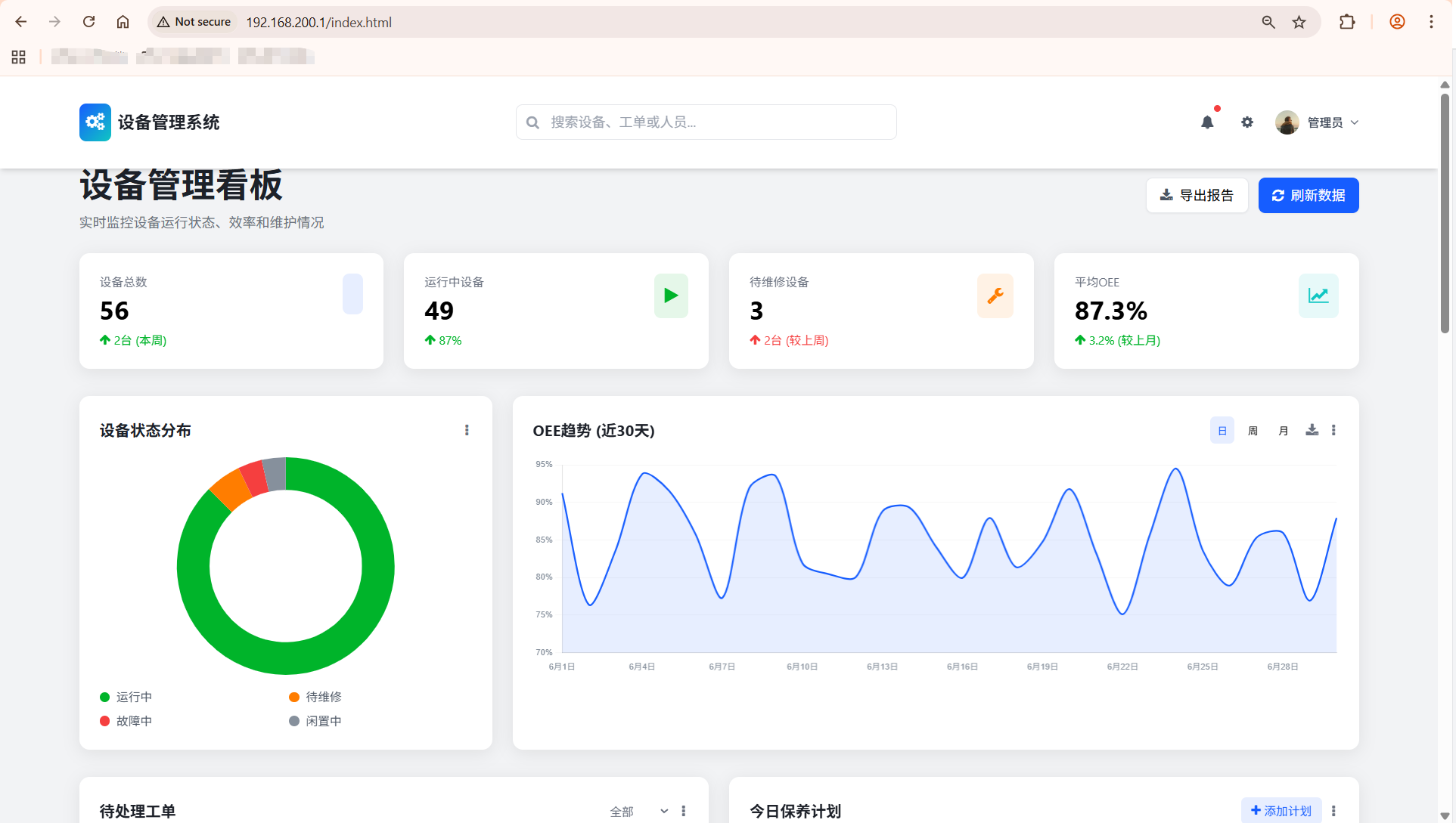
该 HTML 页面基于 Tailwind CSS + Chart.js 开发,包含设备统计概览、状态分布图表、待处理工单、保养计划等模块,支持响应式布局,适配 IOT2050 本地显示和远程访问。
<!DOCTYPE html>
<html lang="zh-CN">
<head><meta charset="UTF-8"><meta name="viewport" content="width=device-width, initial-scale=1.0"><title>设备管理系统看板</title><!-- Tailwind CSS --><script src="https://cdn.tailwindcss.com"></script><!-- Font Awesome --><link href="https://cdn.jsdelivr.net/npm/font-awesome@4.7.0/css/font-awesome.min.css" rel="stylesheet"><!-- Chart.js --><script src="https://cdn.jsdelivr.net/npm/chart.js@4.4.8/dist/chart.umd.min.js"></script><!-- Tailwind配置 --><script>tailwind.config = {theme: {extend: {colors: {primary: '#165DFF',secondary: '#0FC6C2',success: '#00B42A',warning: '#FF7D00',danger: '#F53F3F',info: '#86909C',dark: '#1D2129',light: '#F2F3F5'},fontFamily: {inter: ['Inter', 'system-ui', 'sans-serif'],},animation: {'fade-in': 'fadeIn 0.5s ease-in-out','slide-up': 'slideUp 0.5s ease-out','pulse-slow': 'pulse 3s cubic-bezier(0.4, 0, 0.6, 1) infinite',},keyframes: {fadeIn: {'0%': { opacity: '0' },'100%': { opacity: '1' },},slideUp: {'0%': { transform: 'translateY(20px)', opacity: '0' },'100%': { transform: 'translateY(0)', opacity: '1' },}}},}}</script><!-- 自定义工具类 --><style type="text/tailwindcss">@layer utilities {.content-auto {content-visibility: auto;}.scrollbar-hide {-ms-overflow-style: none;scrollbar-width: none;}.scrollbar-hide::-webkit-scrollbar {display: none;}.card-shadow {box-shadow: 0 4px 20px rgba(0, 0, 0, 0.08);}.hover-scale {transition: transform 0.2s ease;}.hover-scale:hover {transform: scale(1.02);}.gradient-bg {background: linear-gradient(135deg, #165DFF 0%, #0FC6C2 100%);}}</style><style>/* 基础样式 */body {font-family: 'Inter', system-ui, sans-serif;overflow-x: hidden;}/* 平滑滚动 */html {scroll-behavior: smooth;}/* 表格样式优化 */.data-table th {font-weight: 600;text-transform: uppercase;font-size: 0.75rem;letter-spacing: 0.05em;}/* 进度条动画 */.progress-bar {transition: width 1s ease-in-out;}/* 卡片悬停效果 */.stat-card {transition: all 0.3s ease;}.stat-card:hover {box-shadow: 0 10px 30px rgba(22, 93, 255, 0.15);transform: translateY(-5px);}</style>
</head>
<body class="bg-light min-h-screen"><!-- 顶部导航 --><header class="bg-white shadow-md fixed w-full top-0 z-50 transition-all duration-300" id="main-header"><div class="container mx-auto px-4"><div class="flex justify-between items-center py-4"><!-- 左侧Logo --><div class="flex items-center space-x-2"><div class="gradient-bg text-white p-2 rounded-lg"><i class="fa fa-cogs text-xl"></i></div><h1 class="text-xl font-bold text-dark">设备管理系统</h1></div><!-- 中间搜索 --><div class="hidden md:block flex-1 max-w-md mx-8"><div class="relative"><input type="text" placeholder="搜索设备、工单或人员..." class="w-full py-2 pl-10 pr-4 rounded-lg border border-gray-200 focus:outline-none focus:ring-2 focus:ring-primary/50 focus:border-primary"><i class="fa fa-search absolute left-3 top-1/2 transform -translate-y-1/2 text-gray-400"></i></div></div><!-- 右侧工具栏 --><div class="flex items-center space-x-4"><!-- 通知 --><button class="relative p-2 rounded-full hover:bg-gray-100 transition-colors"><i class="fa fa-bell text-gray-600"></i><span class="absolute top-0 right-0 w-2 h-2 bg-danger rounded-full"></span></button><!-- 设置 --><button class="p-2 rounded-full hover:bg-gray-100 transition-colors"><i class="fa fa-cog text-gray-600"></i></button><!-- 用户 --><div class="flex items-center space-x-2 cursor-pointer group"><img src="https://picsum.photos/id/1005/200/200" alt="用户头像" class="w-8 h-8 rounded-full object-cover border-2 border-transparent group-hover:border-primary transition-all"><span class="hidden md:inline text-sm font-medium text-gray-700">管理员</span><i class="fa fa-angle-down text-gray-500 group-hover:text-primary transition-colors"></i></div></div></div></div></header><!-- 主内容区域 --><main class="container mx-auto px-4 pt-24 pb-12"><!-- 页面标题和统计概览 --><div class="mb-8"><div class="flex flex-col md:flex-row justify-between items-start md:items-center mb-6"><div><h2 class="text-[clamp(1.5rem,3vw,2.5rem)] font-bold text-dark">设备管理看板</h2><p class="text-gray-500 mt-1">实时监控设备运行状态、效率和维护情况</p></div><div class="flex space-x-3 mt-4 md:mt-0"><button class="px-4 py-2 bg-white border border-gray-200 rounded-lg shadow-sm hover:bg-gray-50 transition-colors flex items-center"><i class="fa fa-download mr-2 text-gray-600"></i><span>导出报告</span></button><button class="px-4 py-2 bg-primary text-white rounded-lg shadow-sm hover:bg-primary/90 transition-colors flex items-center"><i class="fa fa-refresh mr-2"></i><span>刷新数据</span></button></div></div><!-- 状态卡片 --><div class="grid grid-cols-1 sm:grid-cols-2 lg:grid-cols-4 gap-6"><!-- 设备总数 --><div class="stat-card bg-white rounded-xl p-6 card-shadow"><div class="flex justify-between items-start"><div><p class="text-gray-500 text-sm">设备总数</p><h3 class="text-3xl font-bold mt-1" id="total-equipment">0</h3><div class="flex items-center mt-2 text-success text-sm"><i class="fa fa-arrow-up mr-1"></i><span>2台 (本周)</span></div></div><div class="bg-primary/10 p-3 rounded-lg"><i class="fa fa-machine text-primary text-xl"></i></div></div></div><!-- 运行中设备 --><div class="stat-card bg-white rounded-xl p-6 card-shadow"><div class="flex justify-between items-start"><div><p class="text-gray-500 text-sm">运行中设备</p><h3 class="text-3xl font-bold mt-1" id="running-equipment">0</h3><div class="flex items-center mt-2 text-success text-sm"><i class="fa fa-arrow-up mr-1"></i><span>87%</span></div></div><div class="bg-success/10 p-3 rounded-lg"><i class="fa fa-play text-success text-xl"></i></div></div></div><!-- 待维修设备 --><div class="stat-card bg-white rounded-xl p-6 card-shadow"><div class="flex justify-between items-start"><div><p class="text-gray-500 text-sm">待维修设备</p><h3 class="text-3xl font-bold mt-1" id="maintenance-equipment">0</h3><div class="flex items-center mt-2 text-danger text-sm"><i class="fa fa-arrow-up mr-1"></i><span>2台 (较上周)</span></div></div><div class="bg-warning/10 p-3 rounded-lg"><i class="fa fa-wrench text-warning text-xl"></i></div></div></div><!-- 平均OEE --><div class="stat-card bg-white rounded-xl p-6 card-shadow"><div class="flex justify-between items-start"><div><p class="text-gray-500 text-sm">平均OEE</p><h3 class="text-3xl font-bold mt-1" id="average-oee">0%</h3><div class="flex items-center mt-2 text-success text-sm"><i class="fa fa-arrow-up mr-1"></i><span>3.2% (较上月)</span></div></div><div class="bg-secondary/10 p-3 rounded-lg"><i class="fa fa-line-chart text-secondary text-xl"></i></div></div></div></div></div><!-- 主要图表区域 --><div class="grid grid-cols-1 lg:grid-cols-3 gap-6 mb-8"><!-- 设备状态分布 --><div class="lg:col-span-1 bg-white rounded-xl p-6 card-shadow"><div class="flex justify-between items-center mb-4"><h3 class="font-bold text-lg text-dark">设备状态分布</h3><div class="flex space-x-2"><button class="p-1 rounded hover:bg-gray-100"><i class="fa fa-ellipsis-v text-gray-500"></i></button></div></div><div class="h-64 flex justify-center items-center"><canvas id="equipment-status-chart"></canvas></div><div class="grid grid-cols-2 gap-2 mt-4"><div class="flex items-center space-x-2"><span class="w-3 h-3 rounded-full bg-success"></span><span class="text-sm text-gray-600">运行中</span></div><div class="flex items-center space-x-2"><span class="w-3 h-3 rounded-full bg-warning"></span><span class="text-sm text-gray-600">待维修</span></div><div class="flex items-center space-x-2"><span class="w-3 h-3 rounded-full bg-danger"></span><span class="text-sm text-gray-600">故障中</span></div><div class="flex items-center space-x-2"><span class="w-3 h-3 rounded-full bg-info"></span><span class="text-sm text-gray-600">闲置中</span></div></div></div><!-- OEE趋势图 --><div class="lg:col-span-2 bg-white rounded-xl p-6 card-shadow"><div class="flex justify-between items-center mb-4"><h3 class="font-bold text-lg text-dark">OEE趋势 (近30天)</h3><div class="flex space-x-2"><button class="px-2 py-1 text-xs rounded-md bg-primary/10 text-primary">日</button><button class="px-2 py-1 text-xs rounded-md hover:bg-gray-100">周</button><button class="px-2 py-1 text-xs rounded-md hover:bg-gray-100">月</button><button class="p-1 rounded hover:bg-gray-100 ml-2"><i class="fa fa-download text-gray-500"></i></button><button class="p-1 rounded hover:bg-gray-100"><i class="fa fa-ellipsis-v text-gray-500"></i></button></div></div><div class="h-64"><canvas id="oee-trend-chart"></canvas></div></div></div><!-- 工单和计划区域 --><div class="grid grid-cols-1 lg:grid-cols-2 gap-6 mb-8"><!-- 待处理工单 --><div class="bg-white rounded-xl p-6 card-shadow"><div class="flex justify-between items-center mb-4"><h3 class="font-bold text-lg text-dark">待处理工单</h3><div class="flex space-x-2"><select class="text-sm border-none bg-transparent focus:outline-none focus:ring-0 text-gray-500"><option>全部</option><option>维修工单</option><option>保养工单</option></select><button class="p-1 rounded hover:bg-gray-100"><i class="fa fa-ellipsis-v text-gray-500"></i></button></div></div><div class="overflow-x-auto"><table class="data-table w-full"><thead><tr class="border-b border-gray-100"><th class="py-3 px-4 text-left text-gray-500">工单编号</th><th class="py-3 px-4 text-left text-gray-500">设备名称</th><th class="py-3 px-4 text-left text-gray-500">类型</th><th class="py-3 px-4 text-left text-gray-500">优先级</th><th class="py-3 px-4 text-left text-gray-500">截止日期</th></tr></thead><tbody id="pending-workorders"><!-- 动态生成 --></tbody></table></div><div class="mt-4 text-center"><button class="text-primary hover:text-primary/80 text-sm font-medium">查看全部工单 <i class="fa fa-angle-right ml-1"></i></button></div></div><!-- 今日保养计划 --><div class="bg-white rounded-xl p-6 card-shadow"><div class="flex justify-between items-center mb-4"><h3 class="font-bold text-lg text-dark">今日保养计划</h3><div class="flex space-x-2"><button class="px-3 py-1 text-sm rounded-md bg-primary/10 text-primary flex items-center"><i class="fa fa-plus mr-1"></i> 添加计划</button><button class="p-1 rounded hover:bg-gray-100"><i class="fa fa-ellipsis-v text-gray-500"></i></button></div></div><div class="space-y-4" id="maintenance-schedule"><!-- 动态生成 --></div><div class="mt-4 text-center"><button class="text-primary hover:text-primary/80 text-sm font-medium">查看全部计划 <i class="fa fa-angle-right ml-1"></i></button></div></div></div><!-- 人员工作负荷区域 --><div class="bg-white rounded-xl p-6 card-shadow mb-8"><div class="flex justify-between items-center mb-4"><h3 class="font-bold text-lg text-dark">保养人员工作负荷</h3><div class="flex space-x-2"><button class="px-2 py-1 text-xs rounded-md bg-primary text-white">本周</button><button class="px-2 py-1 text-xs rounded-md hover:bg-gray-100">本月</button><button class="p-1 rounded hover:bg-gray-100 ml-2"><i class="fa fa-download text-gray-500"></i></button><button class="p-1 rounded hover:bg-gray-100"><i class="fa fa-ellipsis-v text-gray-500"></i></button></div></div><div class="grid grid-cols-1 md:grid-cols-2 lg:grid-cols-4 gap-6"><!-- 人员负荷卡片将动态生成 --><div id="personnel-load-container"></div></div></div><!-- 设备详情列表 --><div class="bg-white rounded-xl p-6 card-shadow"><div class="flex justify-between items-center mb-6"><h3 class="font-bold text-lg text-dark">设备运行详情</h3><div class="flex items-center space-x-4"><div class="relative"><input type="text" placeholder="搜索设备..." class="py-2 pl-10 pr-4 rounded-lg border border-gray-200 focus:outline-none focus:ring-2 focus:ring-primary/50 focus:border-primary text-sm"><i class="fa fa-search absolute left-3 top-1/2 transform -translate-y-1/2 text-gray-400 text-sm"></i></div><select class="text-sm border border-gray-200 rounded-lg py-2 px-3 focus:outline-none focus:ring-2 focus:ring-primary/50 focus:border-primary bg-white"><option>全部状态</option><option>运行中</option><option>待维修</option><option>故障中</option><option>闲置中</option></select></div></div><div class="overflow-x-auto"><table class="data-table w-full"><thead><tr class="border-b border-gray-100"><th class="py-3 px-4 text-left text-gray-500">设备编号</th><th class="py-3 px-4 text-left text-gray-500">设备名称</th><th class="py-3 px-4 text-left text-gray-500">位置</th><th class="py-3 px-4 text-left text-gray-500">状态</th><th class="py-3 px-4 text-left text-gray-500">OEE</th><th class="py-3 px-4 text-left text-gray-500">运行时长</th><th class="py-3 px-4 text-left text-gray-500">操作</th></tr></thead><tbody id="equipment-details"><!-- 动态生成 --></tbody></table></div><div class="mt-6 flex justify-between items-center"><div class="text-sm text-gray-500">显示 1-10 项,共 <span id="total-equipment-count">0</span> 项</div><div class="flex space-x-1"><button class="w-8 h-8 flex items-center justify-center rounded-md border border-gray-200 text-gray-400 hover:border-primary hover:text-primary transition-colors"><i class="fa fa-angle-left"></i></button><button class="w-8 h-8 flex items-center justify-center rounded-md bg-primary text-white">1</button><button class="w-8 h-8 flex items-center justify-center rounded-md border border-gray-200 hover:border-primary hover:text-primary transition-colors">2</button><button class="w-8 h-8 flex items-center justify-center rounded-md border border-gray-200 hover:border-primary hover:text-primary transition-colors">3</button><button class="w-8 h-8 flex items-center justify-center rounded-md border border-gray-200 hover:border-primary hover:text-primary transition-colors"><i class="fa fa-angle-right"></i></button></div></div></div></main><!-- 页脚 --><footer class="bg-white border-t border-gray-200 py-4"><div class="container mx-auto px-4"><div class="flex flex-col md:flex-row justify-between items-center"><div class="text-sm text-gray-500 mb-4 md:mb-0">© 2023 设备管理系统. 保留所有权利.</div><div class="flex space-x-4"><a href="#" class="text-sm text-gray-500 hover:text-primary transition-colors">使用帮助</a><a href="#" class="text-sm text-gray-500 hover:text-primary transition-colors">隐私政策</a><a href="#" class="text-sm text-gray-500 hover:text-primary transition-colors">联系我们</a></div></div></div></footer><!-- 脚本 --><script>// 模拟数据const mockData = {// 设备统计数据stats: {total: 56,running: 49,maintenance: 3,fault: 2,idle: 2,averageOee: 87.3},// OEE趋势数据 (近30天)oeeTrend: Array.from({length: 30}, (_, i) => ({date: `6月${i+1}日`,oee: 75 + Math.random() * 20})),// 待处理工单pendingWorkorders: [{ id: 'WO-20230615-001', equipment: '注塑机-001', type: '维修', priority: '高', deadline: '2023-06-16' },{ id: 'WO-20230615-002', equipment: '冲压机-003', type: '保养', priority: '中', deadline: '2023-06-17' },{ id: 'WO-20230615-003', equipment: '包装机-005', type: '维修', priority: '中', deadline: '2023-06-18' },{ id: 'WO-20230615-004', equipment: '输送带-002', type: '保养', priority: '低', deadline: '2023-06-19' },{ id: 'WO-20230615-005', equipment: '焊接机-007', type: '维修', priority: '高', deadline: '2023-06-16' }],// 今日保养计划maintenanceSchedule: [{ id: 'MS-20230615-001', equipment: '注塑机-001', time: '09:00', person: '张师傅', status: '已完成' },{ id: 'MS-20230615-002', equipment: '冲压机-003', time: '11:30', person: '李师傅', status: '进行中' },{ id: 'MS-20230615-003', equipment: '包装机-005', time: '14:00', person: '王师傅', status: '待开始' },{ id: 'MS-20230615-004', equipment: '输送带-002', time: '16:30', person: '赵师傅', status: '待开始' }],// 保养人员工作负荷personnelLoad: [{ name: '张师傅', completed: 8, pending: 3, capacity: 15 },{ name: '李师傅', completed: 6, pending: 5, capacity: 12 },{ name: '王师傅', completed: 4, pending: 2, capacity: 10 },{ name: '赵师傅', completed: 5, pending: 4, capacity: 12 }],// 设备运行详情equipmentDetails: [{ id: 'EQ-001', name: '注塑机-001', location: 'A车间-01', status: '运行中', oee: 92.5, runtime: '234h' },{ id: 'EQ-002', name: '冲压机-001', location: 'B车间-02', status: '运行中', oee: 88.3, runtime: '198h' },{ id: 'EQ-003', name: '冲压机-002', location: 'B车间-03', status: '故障中', oee: 0, runtime: '0h' },{ id: 'EQ-004', name: '包装机-001', location: 'C车间-01', status: '运行中', oee: 90.1, runtime: '215h' },{ id: 'EQ-005', name: '包装机-002', location: 'C车间-02', status: '待维修', oee: 76.5, runtime: '189h' },{ id: 'EQ-006', name: '输送带-001', location: 'D车间-01', status: '运行中', oee: 85.7, runtime: '240h' },{ id: 'EQ-007', name: '焊接机-001', location: 'E车间-01', status: '运行中', oee: 89.2, runtime: '176h' },{ id: 'EQ-008', name: '焊接机-002', location: 'E车间-02', status: '闲置中', oee: 0, runtime: '0h' },{ id: 'EQ-009', name: '车床-001', location: 'F车间-01', status: '运行中', oee: 91.8, runtime: '203h' },{ id: 'EQ-010', name: '钻床-001', location: 'F车间-02', status: '待维修', oee: 78.3, runtime: '165h' }]};// 更新统计数据function updateStats() {const { stats } = mockData;document.getElementById('total-equipment').textContent = stats.total;document.getElementById('running-equipment').textContent = stats.running;document.getElementById('maintenance-equipment').textContent = stats.maintenance;document.getElementById('average-oee').textContent = `${stats.averageOee}%`;document.getElementById('total-equipment-count').textContent = mockData.equipmentDetails.length;}// 渲染设备状态图表function renderEquipmentStatusChart() {const { stats } = mockData;const ctx = document.getElementById('equipment-status-chart').getContext('2d');new Chart(ctx, {type: 'doughnut',data: {labels: ['运行中', '待维修', '故障中', '闲置中'],datasets: [{data: [stats.running, stats.maintenance, stats.fault, stats.idle],backgroundColor: ['#00B42A', '#FF7D00', '#F53F3F', '#86909C'],borderWidth: 0,hoverOffset: 5}]},options: {responsive: true,maintainAspectRatio: false,plugins: {legend: {display: false},tooltip: {callbacks: {label: function(context) {const label = context.label || '';const value = context.raw || 0;const total = mockData.stats.total;const percentage = Math.round((value / total) * 100);return `${label}: ${value}台 (${percentage}%)`;}}}},cutout: '70%'}});}// 渲染OEE趋势图表function renderOeeTrendChart() {const { oeeTrend } = mockData;const ctx = document.getElementById('oee-trend-chart').getContext('2d');new Chart(ctx, {type: 'line',data: {labels: oeeTrend.map(item => item.date),datasets: [{label: 'OEE值',data: oeeTrend.map(item => item.oee),borderColor: '#165DFF',backgroundColor: 'rgba(22, 93, 255, 0.1)',borderWidth: 2,tension: 0.3,fill: true,pointRadius: 0,pointHoverRadius: 4,pointBackgroundColor: '#165DFF',pointHoverBackgroundColor: '#ffffff',pointHoverBorderColor: '#165DFF',pointHoverBorderWidth: 2}]},options: {responsive: true,maintainAspectRatio: false,interaction: {mode: 'index',intersect: false,},plugins: {legend: {display: false},tooltip: {backgroundColor: 'rgba(255, 255, 255, 0.95)',titleColor: '#1D2129',bodyColor: '#86909C',borderColor: 'rgba(0, 0, 0, 0.05)',borderWidth: 1,padding: 10,boxPadding: 5,usePointStyle: true,callbacks: {label: function(context) {return `OEE: ${context.raw.toFixed(1)}%`;}}}},scales: {x: {grid: {display: false},ticks: {maxRotation: 0,autoSkip: true,maxTicksLimit: 10,color: '#86909C',font: {size: 10}}},y: {beginAtZero: false,min: 70,grid: {color: 'rgba(0, 0, 0, 0.03)'},ticks: {color: '#86909C',font: {size: 10},callback: function(value) {return value + '%';}}}}}});}// 渲染待处理工单function renderPendingWorkorders() {const container = document.getElementById('pending-workorders');const { pendingWorkorders } = mockData;container.innerHTML = '';pendingWorkorders.forEach(order => {const row = document.createElement('tr');row.className = 'border-b border-gray-50 hover:bg-gray-50 transition-colors';// 优先级样式let priorityClass = '';let priorityText = '';switch(order.priority) {case '高':priorityClass = 'bg-danger/10 text-danger';priorityText = '高';break;case '中':priorityClass = 'bg-warning/10 text-warning';priorityText = '中';break;case '低':priorityClass = 'bg-success/10 text-success';priorityText = '低';break;}// 类型样式let typeClass = '';switch(order.type) {case '维修':typeClass = 'bg-warning/10 text-warning';break;case '保养':typeClass = 'bg-primary/10 text-primary';break;}row.innerHTML = `<td class="py-3 px-4 text-sm font-medium">${order.id}</td><td class="py-3 px-4 text-sm">${order.equipment}</td><td class="py-3 px-4"><span class="px-2 py-1 text-xs rounded-full ${typeClass}">${order.type}</span></td><td class="py-3 px-4"><span class="px-2 py-1 text-xs rounded-full ${priorityClass}">${priorityText}</span></td><td class="py-3 px-4 text-sm">${order.deadline}</td>`;container.appendChild(row);});}// 渲染今日保养计划function renderMaintenanceSchedule() {const container = document.getElementById('maintenance-schedule');const { maintenanceSchedule } = mockData;container.innerHTML = '';maintenanceSchedule.forEach(schedule => {const item = document.createElement('div');item.className = 'flex items-center p-3 rounded-lg hover:bg-gray-50 transition-colors';// 状态样式let statusClass = '';let statusIcon = '';switch(schedule.status) {case '已完成':statusClass = 'bg-success/10 text-success';statusIcon = 'fa-check';break;case '进行中':statusClass = 'bg-primary/10 text-primary';statusIcon = 'fa-spinner fa-spin';break;case '待开始':statusClass = 'bg-gray-100 text-gray-500';statusIcon = 'fa-clock-o';break;}item.innerHTML = `<div class="w-10 h-10 rounded-full bg-gray-100 flex items-center justify-center text-gray-500 mr-3"><i class="fa fa-cog"></i></div><div class="flex-1"><div class="text-sm font-medium">${schedule.equipment}</div><div class="text-xs text-gray-500 mt-1">${schedule.person} · ${schedule.time}</div></div><div class="w-8 h-8 rounded-full ${statusClass} flex items-center justify-center"><i class="fa ${statusIcon}"></i></div>`;container.appendChild(item);});}// 渲染人员工作负荷function renderPersonnelLoad() {const container = document.getElementById('personnel-load-container');const { personnelLoad } = mockData;container.innerHTML = '';personnelLoad.forEach(person => {const card = document.createElement('div');const total = person.completed + person.pending;const loadPercentage = (total / person.capacity) * 100;// 负荷等级样式let loadClass = '';if (loadPercentage > 80) {loadClass = 'text-danger';} else if (loadPercentage > 60) {loadClass = 'text-warning';} else {loadClass = 'text-success';}card.className = 'bg-white border border-gray-100 rounded-lg p-4 hover-scale';card.innerHTML = `<div class="flex justify-between items-center mb-3"><div class="text-sm font-medium">${person.name}</div><div class="text-sm font-bold ${loadClass}">${loadPercentage.toFixed(0)}%</div></div><div class="w-full bg-gray-100 rounded-full h-2"><div class="bg-primary h-2 rounded-full progress-bar" style="width: ${loadPercentage}%"></div></div><div class="flex justify-between mt-2 text-xs text-gray-500"><div>已完成: <span class="font-medium text-success">${person.completed}</span></div><div>待处理: <span class="font-medium text-warning">${person.pending}</span></div><div>总容量: <span class="font-medium">${person.capacity}</span></div></div>`;container.appendChild(card);});}// 渲染设备运行详情function renderEquipmentDetails() {const container = document.getElementById('equipment-details');const { equipmentDetails } = mockData;container.innerHTML = '';equipmentDetails.forEach(equipment => {const row = document.createElement('tr');row.className = 'border-b border-gray-50 hover:bg-gray-50 transition-colors';// 状态样式let statusClass = '';let statusText = '';switch(equipment.status) {case '运行中':statusClass = 'bg-success/10 text-success';statusText = '运行中';break;case '待维修':statusClass = 'bg-warning/10 text-warning';statusText = '待维修';break;case '故障中':statusClass = 'bg-danger/10 text-danger';statusText = '故障中';break;case '闲置中':statusClass = 'bg-gray-100 text-gray-500';statusText = '闲置中';break;}// OEE样式let oeeClass = '';if (equipment.oee >= 90) {oeeClass = 'text-success';} else if (equipment.oee >= 75) {oeeClass = 'text-warning';} else if (equipment.oee > 0) {oeeClass = 'text-danger';}row.innerHTML = `<td class="py-3 px-4 text-sm font-medium">${equipment.id}</td><td class="py-3 px-4 text-sm">${equipment.name}</td><td class="py-3 px-4 text-sm">${equipment.location}</td><td class="py-3 px-4"><span class="px-2 py-1 text-xs rounded-full ${statusClass}">${statusText}</span></td><td class="py-3 px-4 text-sm font-medium ${oeeClass}">${equipment.oee}%</td><td class="py-3 px-4 text-sm">${equipment.runtime}</td><td class="py-3 px-4"><button class="text-primary hover:text-primary/80 mr-2"><i class="fa fa-eye"></i></button><button class="text-gray-500 hover:text-gray-700"><i class="fa fa-ellipsis-v"></i></button></td>`;container.appendChild(row);});}// 页面滚动时头部导航栏效果function handleScroll() {const header = document.getElementById('main-header');if (window.scrollY > 10) {header.classList.add('py-2');header.classList.remove('py-4');} else {header.classList.add('py-4');header.classList.remove('py-2');}}// 初始化页面function initPage() {// 更新统计数据updateStats();// 渲染图表renderEquipmentStatusChart();renderOeeTrendChart();// 渲染列表数据renderPendingWorkorders();renderMaintenanceSchedule();renderPersonnelLoad();renderEquipmentDetails();// 添加滚动事件监听window.addEventListener('scroll', handleScroll);// 添加卡片动画效果const cards = document.querySelectorAll('.stat-card');cards.forEach((card, index) => {card.style.opacity = '0';card.style.transform = 'translateY(20px)';setTimeout(() => {card.style.transition = 'opacity 0.5s ease, transform 0.5s ease';card.style.opacity = '1';card.style.transform = 'translateY(0)';}, 100 * index);});}// 页面加载完成后初始化window.addEventListener('load', initPage);</script>
</body>
</html>
部署步骤
- 清理 Nginx 默认测试页面:
sudo rm /var/www/html/index.nginx-debian.html
- 上传 HTML 文件到 Nginx 根目录:
- 将本地的设备监控 HTML 文件(命名为
index.html)复制到 Nginx 默认根目录/var/www/html/ - 命令行上传(本地终端执行,替换用户名和服务器 IP):
scp /本地文件路径/index.html 用户名@IOT2050IP:/var/www/html/
- 示例:
scp /home/user/device-monitor/index.html root@192.168.200.1:/var/www/html/ - 重启 Nginx 生效配置:
sudo systemctl restart nginx
- 访问测试:
- 本地访问(IOT2050 自带屏幕):打开浏览器输入
http://localhost - 远程访问(同一局域网):输入
http://IOT2050IP(无需加端口,80 为 HTTP 默认端口) - 防火墙配置(可选,解决无法访问问题):
sudo ufw allow 80/tcp # 允许80端口外部访问
sudo ufw enable # 启用防火墙(若未启用)
sudo ufw status # 验证规则是否生效
页面效果预览
- 顶部导航:包含搜索、通知、用户中心功能
- 统计卡片:设备总数、运行中设备、待维修设备、平均 OEE
- 图表模块:设备状态分布饼图、30 天 OEE 趋势线图
- 数据列表:待处理工单、今日保养计划、设备运行详情
三、部署Asp.net Core 能源监控系统

前端主页面代码
<!DOCTYPE html>
<html lang="zh-CN">
<head><meta charset="UTF-8"><meta name="viewport" content="width=device-width, initial-scale=1.0"><title>设备管理系统看板</title><!-- Tailwind CSS --><script src="https://cdn.tailwindcss.com"></script><!-- Font Awesome --><link href="https://cdn.jsdelivr.net/npm/font-awesome@4.7.0/css/font-awesome.min.css" rel="stylesheet"><!-- Chart.js --><script src="https://cdn.jsdelivr.net/npm/chart.js@4.4.8/dist/chart.umd.min.js"></script><!-- Tailwind配置 --><script>tailwind.config = {theme: {extend: {colors: {primary: '#165DFF',secondary: '#0FC6C2',success: '#00B42A',warning: '#FF7D00',danger: '#F53F3F',info: '#86909C',dark: '#1D2129',light: '#F2F3F5'},fontFamily: {inter: ['Inter', 'system-ui', 'sans-serif'],},animation: {'fade-in': 'fadeIn 0.5s ease-in-out','slide-up': 'slideUp 0.5s ease-out','pulse-slow': 'pulse 3s cubic-bezier(0.4, 0, 0.6, 1) infinite',},keyframes: {fadeIn: {'0%': { opacity: '0' },'100%': { opacity: '1' },},slideUp: {'0%': { transform: 'translateY(20px)', opacity: '0' },'100%': { transform: 'translateY(0)', opacity: '1' },}}},}}</script><!-- 自定义工具类 --><style type="text/tailwindcss">@layer utilities {.content-auto {content-visibility: auto;}.scrollbar-hide {-ms-overflow-style: none;scrollbar-width: none;}.scrollbar-hide::-webkit-scrollbar {display: none;}.card-shadow {box-shadow: 0 4px 20px rgba(0, 0, 0, 0.08);}.hover-scale {transition: transform 0.2s ease;}.hover-scale:hover {transform: scale(1.02);}.gradient-bg {background: linear-gradient(135deg, #165DFF 0%, #0FC6C2 100%);}}</style><style>/* 基础样式 */body {font-family: 'Inter', system-ui, sans-serif;overflow-x: hidden;}/* 平滑滚动 */html {scroll-behavior: smooth;}/* 表格样式优化 */.data-table th {font-weight: 600;text-transform: uppercase;font-size: 0.75rem;letter-spacing: 0.05em;}/* 进度条动画 */.progress-bar {transition: width 1s ease-in-out;}/* 卡片悬停效果 */.stat-card {transition: all 0.3s ease;}.stat-card:hover {box-shadow: 0 10px 30px rgba(22, 93, 255, 0.15);transform: translateY(-5px);}</style>
</head>
<body class="bg-light min-h-screen"><!-- 顶部导航 --><header class="bg-white shadow-md fixed w-full top-0 z-50 transition-all duration-300" id="main-header"><div class="container mx-auto px-4"><div class="flex justify-between items-center py-4"><!-- 左侧Logo --><div class="flex items-center space-x-2"><div class="gradient-bg text-white p-2 rounded-lg"><i class="fa fa-cogs text-xl"></i></div><h1 class="text-xl font-bold text-dark">设备管理系统</h1></div><!-- 中间搜索 --><div class="hidden md:block flex-1 max-w-md mx-8"><div class="relative"><input type="text" placeholder="搜索设备、工单或人员..." class="w-full py-2 pl-10 pr-4 rounded-lg border border-gray-200 focus:outline-none focus:ring-2 focus:ring-primary/50 focus:border-primary"><i class="fa fa-search absolute left-3 top-1/2 transform -translate-y-1/2 text-gray-400"></i></div></div><!-- 右侧工具栏 --><div class="flex items-center space-x-4"><!-- 通知 --><button class="relative p-2 rounded-full hover:bg-gray-100 transition-colors"><i class="fa fa-bell text-gray-600"></i><span class="absolute top-0 right-0 w-2 h-2 bg-danger rounded-full"></span></button><!-- 设置 --><button class="p-2 rounded-full hover:bg-gray-100 transition-colors"><i class="fa fa-cog text-gray-600"></i></button><!-- 用户 --><div class="flex items-center space-x-2 cursor-pointer group"><img src="https://picsum.photos/id/1005/200/200" alt="用户头像" class="w-8 h-8 rounded-full object-cover border-2 border-transparent group-hover:border-primary transition-all"><span class="hidden md:inline text-sm font-medium text-gray-700">管理员</span><i class="fa fa-angle-down text-gray-500 group-hover:text-primary transition-colors"></i></div></div></div></div></header><!-- 主内容区域 --><main class="container mx-auto px-4 pt-24 pb-12"><!-- 页面标题和统计概览 --><div class="mb-8"><div class="flex flex-col md:flex-row justify-between items-start md:items-center mb-6"><div><h2 class="text-[clamp(1.5rem,3vw,2.5rem)] font-bold text-dark">设备管理看板</h2><p class="text-gray-500 mt-1">实时监控设备运行状态、效率和维护情况</p></div><div class="flex space-x-3 mt-4 md:mt-0"><button class="px-4 py-2 bg-white border border-gray-200 rounded-lg shadow-sm hover:bg-gray-50 transition-colors flex items-center"><i class="fa fa-download mr-2 text-gray-600"></i><span>导出报告</span></button><button class="px-4 py-2 bg-primary text-white rounded-lg shadow-sm hover:bg-primary/90 transition-colors flex items-center"><i class="fa fa-refresh mr-2"></i><span>刷新数据</span></button></div></div><!-- 状态卡片 --><div class="grid grid-cols-1 sm:grid-cols-2 lg:grid-cols-4 gap-6"><!-- 设备总数 --><div class="stat-card bg-white rounded-xl p-6 card-shadow"><div class="flex justify-between items-start"><div><p class="text-gray-500 text-sm">设备总数</p><h3 class="text-3xl font-bold mt-1" id="total-equipment">0</h3><div class="flex items-center mt-2 text-success text-sm"><i class="fa fa-arrow-up mr-1"></i><span>2台 (本周)</span></div></div><div class="bg-primary/10 p-3 rounded-lg"><i class="fa fa-machine text-primary text-xl"></i></div></div></div><!-- 运行中设备 --><div class="stat-card bg-white rounded-xl p-6 card-shadow"><div class="flex justify-between items-start"><div><p class="text-gray-500 text-sm">运行中设备</p><h3 class="text-3xl font-bold mt-1" id="running-equipment">0</h3><div class="flex items-center mt-2 text-success text-sm"><i class="fa fa-arrow-up mr-1"></i><span>87%</span></div></div><div class="bg-success/10 p-3 rounded-lg"><i class="fa fa-play text-success text-xl"></i></div></div></div><!-- 待维修设备 --><div class="stat-card bg-white rounded-xl p-6 card-shadow"><div class="flex justify-between items-start"><div><p class="text-gray-500 text-sm">待维修设备</p><h3 class="text-3xl font-bold mt-1" id="maintenance-equipment">0</h3><div class="flex items-center mt-2 text-danger text-sm"><i class="fa fa-arrow-up mr-1"></i><span>2台 (较上周)</span></div></div><div class="bg-warning/10 p-3 rounded-lg"><i class="fa fa-wrench text-warning text-xl"></i></div></div></div><!-- 平均OEE --><div class="stat-card bg-white rounded-xl p-6 card-shadow"><div class="flex justify-between items-start"><div><p class="text-gray-500 text-sm">平均OEE</p><h3 class="text-3xl font-bold mt-1" id="average-oee">0%</h3><div class="flex items-center mt-2 text-success text-sm"><i class="fa fa-arrow-up mr-1"></i><span>3.2% (较上月)</span></div></div><div class="bg-secondary/10 p-3 rounded-lg"><i class="fa fa-line-chart text-secondary text-xl"></i></div></div></div></div></div><!-- 主要图表区域 --><div class="grid grid-cols-1 lg:grid-cols-3 gap-6 mb-8"><!-- 设备状态分布 --><div class="lg:col-span-1 bg-white rounded-xl p-6 card-shadow"><div class="flex justify-between items-center mb-4"><h3 class="font-bold text-lg text-dark">设备状态分布</h3><div class="flex space-x-2"><button class="p-1 rounded hover:bg-gray-100"><i class="fa fa-ellipsis-v text-gray-500"></i></button></div></div><div class="h-64 flex justify-center items-center"><canvas id="equipment-status-chart"></canvas></div><div class="grid grid-cols-2 gap-2 mt-4"><div class="flex items-center space-x-2"><span class="w-3 h-3 rounded-full bg-success"></span><span class="text-sm text-gray-600">运行中</span></div><div class="flex items-center space-x-2"><span class="w-3 h-3 rounded-full bg-warning"></span><span class="text-sm text-gray-600">待维修</span></div><div class="flex items-center space-x-2"><span class="w-3 h-3 rounded-full bg-danger"></span><span class="text-sm text-gray-600">故障中</span></div><div class="flex items-center space-x-2"><span class="w-3 h-3 rounded-full bg-info"></span><span class="text-sm text-gray-600">闲置中</span></div></div></div><!-- OEE趋势图 --><div class="lg:col-span-2 bg-white rounded-xl p-6 card-shadow"><div class="flex justify-between items-center mb-4"><h3 class="font-bold text-lg text-dark">OEE趋势 (近30天)</h3><div class="flex space-x-2"><button class="px-2 py-1 text-xs rounded-md bg-primary/10 text-primary">日</button><button class="px-2 py-1 text-xs rounded-md hover:bg-gray-100">周</button><button class="px-2 py-1 text-xs rounded-md hover:bg-gray-100">月</button><button class="p-1 rounded hover:bg-gray-100 ml-2"><i class="fa fa-download text-gray-500"></i></button><button class="p-1 rounded hover:bg-gray-100"><i class="fa fa-ellipsis-v text-gray-500"></i></button></div></div><div class="h-64"><canvas id="oee-trend-chart"></canvas></div></div></div><!-- 工单和计划区域 --><div class="grid grid-cols-1 lg:grid-cols-2 gap-6 mb-8"><!-- 待处理工单 --><div class="bg-white rounded-xl p-6 card-shadow"><div class="flex justify-between items-center mb-4"><h3 class="font-bold text-lg text-dark">待处理工单</h3><div class="flex space-x-2"><select class="text-sm border-none bg-transparent focus:outline-none focus:ring-0 text-gray-500"><option>全部</option><option>维修工单</option><option>保养工单</option></select><button class="p-1 rounded hover:bg-gray-100"><i class="fa fa-ellipsis-v text-gray-500"></i></button></div></div><div class="overflow-x-auto"><table class="data-table w-full"><thead><tr class="border-b border-gray-100"><th class="py-3 px-4 text-left text-gray-500">工单编号</th><th class="py-3 px-4 text-left text-gray-500">设备名称</th><th class="py-3 px-4 text-left text-gray-500">类型</th><th class="py-3 px-4 text-left text-gray-500">优先级</th><th class="py-3 px-4 text-left text-gray-500">截止日期</th></tr></thead><tbody id="pending-workorders"><!-- 动态生成 --></tbody></table></div><div class="mt-4 text-center"><button class="text-primary hover:text-primary/80 text-sm font-medium">查看全部工单 <i class="fa fa-angle-right ml-1"></i></button></div></div><!-- 今日保养计划 --><div class="bg-white rounded-xl p-6 card-shadow"><div class="flex justify-between items-center mb-4"><h3 class="font-bold text-lg text-dark">今日保养计划</h3><div class="flex space-x-2"><button class="px-3 py-1 text-sm rounded-md bg-primary/10 text-primary flex items-center"><i class="fa fa-plus mr-1"></i> 添加计划</button><button class="p-1 rounded hover:bg-gray-100"><i class="fa fa-ellipsis-v text-gray-500"></i></button></div></div><div class="space-y-4" id="maintenance-schedule"><!-- 动态生成 --></div><div class="mt-4 text-center"><button class="text-primary hover:text-primary/80 text-sm font-medium">查看全部计划 <i class="fa fa-angle-right ml-1"></i></button></div></div></div><!-- 人员工作负荷区域 --><div class="bg-white rounded-xl p-6 card-shadow mb-8"><div class="flex justify-between items-center mb-4"><h3 class="font-bold text-lg text-dark">保养人员工作负荷</h3><div class="flex space-x-2"><button class="px-2 py-1 text-xs rounded-md bg-primary text-white">本周</button><button class="px-2 py-1 text-xs rounded-md hover:bg-gray-100">本月</button><button class="p-1 rounded hover:bg-gray-100 ml-2"><i class="fa fa-download text-gray-500"></i></button><button class="p-1 rounded hover:bg-gray-100"><i class="fa fa-ellipsis-v text-gray-500"></i></button></div></div><div class="grid grid-cols-1 md:grid-cols-2 lg:grid-cols-4 gap-6"><!-- 人员负荷卡片将动态生成 --><div id="personnel-load-container"></div></div></div><!-- 设备详情列表 --><div class="bg-white rounded-xl p-6 card-shadow"><div class="flex justify-between items-center mb-6"><h3 class="font-bold text-lg text-dark">设备运行详情</h3><div class="flex items-center space-x-4"><div class="relative"><input type="text" placeholder="搜索设备..." class="py-2 pl-10 pr-4 rounded-lg border border-gray-200 focus:outline-none focus:ring-2 focus:ring-primary/50 focus:border-primary text-sm"><i class="fa fa-search absolute left-3 top-1/2 transform -translate-y-1/2 text-gray-400 text-sm"></i></div><select class="text-sm border border-gray-200 rounded-lg py-2 px-3 focus:outline-none focus:ring-2 focus:ring-primary/50 focus:border-primary bg-white"><option>全部状态</option><option>运行中</option><option>待维修</option><option>故障中</option><option>闲置中</option></select></div></div><div class="overflow-x-auto"><table class="data-table w-full"><thead><tr class="border-b border-gray-100"><th class="py-3 px-4 text-left text-gray-500">设备编号</th><th class="py-3 px-4 text-left text-gray-500">设备名称</th><th class="py-3 px-4 text-left text-gray-500">位置</th><th class="py-3 px-4 text-left text-gray-500">状态</th><th class="py-3 px-4 text-left text-gray-500">OEE</th><th class="py-3 px-4 text-left text-gray-500">运行时长</th><th class="py-3 px-4 text-left text-gray-500">操作</th></tr></thead><tbody id="equipment-details"><!-- 动态生成 --></tbody></table></div><div class="mt-6 flex justify-between items-center"><div class="text-sm text-gray-500">显示 1-10 项,共 <span id="total-equipment-count">0</span> 项</div><div class="flex space-x-1"><button class="w-8 h-8 flex items-center justify-center rounded-md border border-gray-200 text-gray-400 hover:border-primary hover:text-primary transition-colors"><i class="fa fa-angle-left"></i></button><button class="w-8 h-8 flex items-center justify-center rounded-md bg-primary text-white">1</button><button class="w-8 h-8 flex items-center justify-center rounded-md border border-gray-200 hover:border-primary hover:text-primary transition-colors">2</button><button class="w-8 h-8 flex items-center justify-center rounded-md border border-gray-200 hover:border-primary hover:text-primary transition-colors">3</button><button class="w-8 h-8 flex items-center justify-center rounded-md border border-gray-200 hover:border-primary hover:text-primary transition-colors"><i class="fa fa-angle-right"></i></button></div></div></div></main><!-- 页脚 --><footer class="bg-white border-t border-gray-200 py-4"><div class="container mx-auto px-4"><div class="flex flex-col md:flex-row justify-between items-center"><div class="text-sm text-gray-500 mb-4 md:mb-0">© 2023 设备管理系统. 保留所有权利.</div><div class="flex space-x-4"><a href="#" class="text-sm text-gray-500 hover:text-primary transition-colors">使用帮助</a><a href="#" class="text-sm text-gray-500 hover:text-primary transition-colors">隐私政策</a><a href="#" class="text-sm text-gray-500 hover:text-primary transition-colors">联系我们</a></div></div></div></footer><!-- 脚本 --><script>// 模拟数据const mockData = {// 设备统计数据stats: {total: 56,running: 49,maintenance: 3,fault: 2,idle: 2,averageOee: 87.3},// OEE趋势数据 (近30天)oeeTrend: Array.from({length: 30}, (_, i) => ({date: `6月${i+1}日`,oee: 75 + Math.random() * 20})),// 待处理工单pendingWorkorders: [{ id: 'WO-20230615-001', equipment: '注塑机-001', type: '维修', priority: '高', deadline: '2023-06-16' },{ id: 'WO-20230615-002', equipment: '冲压机-003', type: '保养', priority: '中', deadline: '2023-06-17' },{ id: 'WO-20230615-003', equipment: '包装机-005', type: '维修', priority: '中', deadline: '2023-06-18' },{ id: 'WO-20230615-004', equipment: '输送带-002', type: '保养', priority: '低', deadline: '2023-06-19' },{ id: 'WO-20230615-005', equipment: '焊接机-007', type: '维修', priority: '高', deadline: '2023-06-16' }],// 今日保养计划maintenanceSchedule: [{ id: 'MS-20230615-001', equipment: '注塑机-001', time: '09:00', person: '张师傅', status: '已完成' },{ id: 'MS-20230615-002', equipment: '冲压机-003', time: '11:30', person: '李师傅', status: '进行中' },{ id: 'MS-20230615-003', equipment: '包装机-005', time: '14:00', person: '王师傅', status: '待开始' },{ id: 'MS-20230615-004', equipment: '输送带-002', time: '16:30', person: '赵师傅', status: '待开始' }],// 保养人员工作负荷personnelLoad: [{ name: '张师傅', completed: 8, pending: 3, capacity: 15 },{ name: '李师傅', completed: 6, pending: 5, capacity: 12 },{ name: '王师傅', completed: 4, pending: 2, capacity: 10 },{ name: '赵师傅', completed: 5, pending: 4, capacity: 12 }],// 设备运行详情equipmentDetails: [{ id: 'EQ-001', name: '注塑机-001', location: 'A车间-01', status: '运行中', oee: 92.5, runtime: '234h' },{ id: 'EQ-002', name: '冲压机-001', location: 'B车间-02', status: '运行中', oee: 88.3, runtime: '198h' },{ id: 'EQ-003', name: '冲压机-002', location: 'B车间-03', status: '故障中', oee: 0, runtime: '0h' },{ id: 'EQ-004', name: '包装机-001', location: 'C车间-01', status: '运行中', oee: 90.1, runtime: '215h' },{ id: 'EQ-005', name: '包装机-002', location: 'C车间-02', status: '待维修', oee: 76.5, runtime: '189h' },{ id: 'EQ-006', name: '输送带-001', location: 'D车间-01', status: '运行中', oee: 85.7, runtime: '240h' },{ id: 'EQ-007', name: '焊接机-001', location: 'E车间-01', status: '运行中', oee: 89.2, runtime: '176h' },{ id: 'EQ-008', name: '焊接机-002', location: 'E车间-02', status: '闲置中', oee: 0, runtime: '0h' },{ id: 'EQ-009', name: '车床-001', location: 'F车间-01', status: '运行中', oee: 91.8, runtime: '203h' },{ id: 'EQ-010', name: '钻床-001', location: 'F车间-02', status: '待维修', oee: 78.3, runtime: '165h' }]};// 更新统计数据function updateStats() {const { stats } = mockData;document.getElementById('total-equipment').textContent = stats.total;document.getElementById('running-equipment').textContent = stats.running;document.getElementById('maintenance-equipment').textContent = stats.maintenance;document.getElementById('average-oee').textContent = `${stats.averageOee}%`;document.getElementById('total-equipment-count').textContent = mockData.equipmentDetails.length;}// 渲染设备状态图表function renderEquipmentStatusChart() {const { stats } = mockData;const ctx = document.getElementById('equipment-status-chart').getContext('2d');new Chart(ctx, {type: 'doughnut',data: {labels: ['运行中', '待维修', '故障中', '闲置中'],datasets: [{data: [stats.running, stats.maintenance, stats.fault, stats.idle],backgroundColor: ['#00B42A', '#FF7D00', '#F53F3F', '#86909C'],borderWidth: 0,hoverOffset: 5}]},options: {responsive: true,maintainAspectRatio: false,plugins: {legend: {display: false},tooltip: {callbacks: {label: function(context) {const label = context.label || '';const value = context.raw || 0;const total = mockData.stats.total;const percentage = Math.round((value / total) * 100);return `${label}: ${value}台 (${percentage}%)`;}}}},cutout: '70%'}});}// 渲染OEE趋势图表function renderOeeTrendChart() {const { oeeTrend } = mockData;const ctx = document.getElementById('oee-trend-chart').getContext('2d');new Chart(ctx, {type: 'line',data: {labels: oeeTrend.map(item => item.date),datasets: [{label: 'OEE值',data: oeeTrend.map(item => item.oee),borderColor: '#165DFF',backgroundColor: 'rgba(22, 93, 255, 0.1)',borderWidth: 2,tension: 0.3,fill: true,pointRadius: 0,pointHoverRadius: 4,pointBackgroundColor: '#165DFF',pointHoverBackgroundColor: '#ffffff',pointHoverBorderColor: '#165DFF',pointHoverBorderWidth: 2}]},options: {responsive: true,maintainAspectRatio: false,interaction: {mode: 'index',intersect: false,},plugins: {legend: {display: false},tooltip: {backgroundColor: 'rgba(255, 255, 255, 0.95)',titleColor: '#1D2129',bodyColor: '#86909C',borderColor: 'rgba(0, 0, 0, 0.05)',borderWidth: 1,padding: 10,boxPadding: 5,usePointStyle: true,callbacks: {label: function(context) {return `OEE: ${context.raw.toFixed(1)}%`;}}}},scales: {x: {grid: {display: false},ticks: {maxRotation: 0,autoSkip: true,maxTicksLimit: 10,color: '#86909C',font: {size: 10}}},y: {beginAtZero: false,min: 70,grid: {color: 'rgba(0, 0, 0, 0.03)'},ticks: {color: '#86909C',font: {size: 10},callback: function(value) {return value + '%';}}}}}});}// 渲染待处理工单function renderPendingWorkorders() {const container = document.getElementById('pending-workorders');const { pendingWorkorders } = mockData;container.innerHTML = '';pendingWorkorders.forEach(order => {const row = document.createElement('tr');row.className = 'border-b border-gray-50 hover:bg-gray-50 transition-colors';// 优先级样式let priorityClass = '';let priorityText = '';switch(order.priority) {case '高':priorityClass = 'bg-danger/10 text-danger';priorityText = '高';break;case '中':priorityClass = 'bg-warning/10 text-warning';priorityText = '中';break;case '低':priorityClass = 'bg-success/10 text-success';priorityText = '低';break;}// 类型样式let typeClass = '';switch(order.type) {case '维修':typeClass = 'bg-warning/10 text-warning';break;case '保养':typeClass = 'bg-primary/10 text-primary';break;}row.innerHTML = `<td class="py-3 px-4 text-sm font-medium">${order.id}</td><td class="py-3 px-4 text-sm">${order.equipment}</td><td class="py-3 px-4"><span class="px-2 py-1 text-xs rounded-full ${typeClass}">${order.type}</span></td><td class="py-3 px-4"><span class="px-2 py-1 text-xs rounded-full ${priorityClass}">${priorityText}</span></td><td class="py-3 px-4 text-sm">${order.deadline}</td>`;container.appendChild(row);});}// 渲染今日保养计划function renderMaintenanceSchedule() {const container = document.getElementById('maintenance-schedule');const { maintenanceSchedule } = mockData;container.innerHTML = '';maintenanceSchedule.forEach(schedule => {const item = document.createElement('div');item.className = 'flex items-center p-3 rounded-lg hover:bg-gray-50 transition-colors';// 状态样式let statusClass = '';let statusIcon = '';switch(schedule.status) {case '已完成':statusClass = 'bg-success/10 text-success';statusIcon = 'fa-check';break;case '进行中':statusClass = 'bg-primary/10 text-primary';statusIcon = 'fa-spinner fa-spin';break;case '待开始':statusClass = 'bg-gray-100 text-gray-500';statusIcon = 'fa-clock-o';break;}item.innerHTML = `<div class="w-10 h-10 rounded-full bg-gray-100 flex items-center justify-center text-gray-500 mr-3"><i class="fa fa-cog"></i></div><div class="flex-1"><div class="text-sm font-medium">${schedule.equipment}</div><div class="text-xs text-gray-500 mt-1">${schedule.person} · ${schedule.time}</div></div><div class="w-8 h-8 rounded-full ${statusClass} flex items-center justify-center"><i class="fa ${statusIcon}"></i></div>`;container.appendChild(item);});}// 渲染人员工作负荷function renderPersonnelLoad() {const container = document.getElementById('personnel-load-container');const { personnelLoad } = mockData;container.innerHTML = '';personnelLoad.forEach(person => {const card = document.createElement('div');const total = person.completed + person.pending;const loadPercentage = (total / person.capacity) * 100;// 负荷等级样式let loadClass = '';if (loadPercentage > 80) {loadClass = 'text-danger';} else if (loadPercentage > 60) {loadClass = 'text-warning';} else {loadClass = 'text-success';}card.className = 'bg-white border border-gray-100 rounded-lg p-4 hover-scale';card.innerHTML = `<div class="flex justify-between items-center mb-3"><div class="text-sm font-medium">${person.name}</div><div class="text-sm font-bold ${loadClass}">${loadPercentage.toFixed(0)}%</div></div><div class="w-full bg-gray-100 rounded-full h-2"><div class="bg-primary h-2 rounded-full progress-bar" style="width: ${loadPercentage}%"></div></div><div class="flex justify-between mt-2 text-xs text-gray-500"><div>已完成: <span class="font-medium text-success">${person.completed}</span></div><div>待处理: <span class="font-medium text-warning">${person.pending}</span></div><div>总容量: <span class="font-medium">${person.capacity}</span></div></div>`;container.appendChild(card);});}// 渲染设备运行详情function renderEquipmentDetails() {const container = document.getElementById('equipment-details');const { equipmentDetails } = mockData;container.innerHTML = '';equipmentDetails.forEach(equipment => {const row = document.createElement('tr');row.className = 'border-b border-gray-50 hover:bg-gray-50 transition-colors';// 状态样式let statusClass = '';let statusText = '';switch(equipment.status) {case '运行中':statusClass = 'bg-success/10 text-success';statusText = '运行中';break;case '待维修':statusClass = 'bg-warning/10 text-warning';statusText = '待维修';break;case '故障中':statusClass = 'bg-danger/10 text-danger';statusText = '故障中';break;case '闲置中':statusClass = 'bg-gray-100 text-gray-500';statusText = '闲置中';break;}// OEE样式let oeeClass = '';if (equipment.oee >= 90) {oeeClass = 'text-success';} else if (equipment.oee >= 75) {oeeClass = 'text-warning';} else if (equipment.oee > 0) {oeeClass = 'text-danger';}row.innerHTML = `<td class="py-3 px-4 text-sm font-medium">${equipment.id}</td><td class="py-3 px-4 text-sm">${equipment.name}</td><td class="py-3 px-4 text-sm">${equipment.location}</td><td class="py-3 px-4"><span class="px-2 py-1 text-xs rounded-full ${statusClass}">${statusText}</span></td><td class="py-3 px-4 text-sm font-medium ${oeeClass}">${equipment.oee}%</td><td class="py-3 px-4 text-sm">${equipment.runtime}</td><td class="py-3 px-4"><button class="text-primary hover:text-primary/80 mr-2"><i class="fa fa-eye"></i></button><button class="text-gray-500 hover:text-gray-700"><i class="fa fa-ellipsis-v"></i></button></td>`;container.appendChild(row);});}// 页面滚动时头部导航栏效果function handleScroll() {const header = document.getElementById('main-header');if (window.scrollY > 10) {header.classList.add('py-2');header.classList.remove('py-4');} else {header.classList.add('py-4');header.classList.remove('py-2');}}// 初始化页面function initPage() {// 更新统计数据updateStats();// 渲染图表renderEquipmentStatusChart();renderOeeTrendChart();// 渲染列表数据renderPendingWorkorders();renderMaintenanceSchedule();renderPersonnelLoad();renderEquipmentDetails();// 添加滚动事件监听window.addEventListener('scroll', handleScroll);// 添加卡片动画效果const cards = document.querySelectorAll('.stat-card');cards.forEach((card, index) => {card.style.opacity = '0';card.style.transform = 'translateY(20px)';setTimeout(() => {card.style.transition = 'opacity 0.5s ease, transform 0.5s ease';card.style.opacity = '1';card.style.transform = 'translateY(0)';}, 100 * index);});}// 页面加载完成后初始化window.addEventListener('load', initPage);</script>
</body>
</html>
后端业务数据获取与统计代码
using Microsoft.AspNetCore.Mvc;
using EnergyMonitorDashboard.Models;
using EnergyMonitorDashboard.Services;
using System.Diagnostics;namespace EnergyMonitorDashboard.Controllers;public class HomeController : Controller
{private readonly ILogger<HomeController> _logger;private readonly IEnergyMonitorService _energyService;public HomeController(ILogger<HomeController> logger, IEnergyMonitorService energyService){_logger = logger;_energyService = energyService;}public async Task<IActionResult> Index(){// 初始化数据库await _energyService.InitializeDatabaseAsync();// 获取所有设备信息var devices = await _energyService.GetAllDevicesAsync();return View(devices);}public IActionResult Privacy(){return View();}[ResponseCache(Duration = 0, Location = ResponseCacheLocation.None, NoStore = true)]public IActionResult Error(){return View(new ErrorViewModel { RequestId = Activity.Current?.Id ?? HttpContext.TraceIdentifier });}// 获取设备详情public async Task<IActionResult> DeviceDetail(int id){var device = await _energyService.GetDeviceByIdAsync(id);if (device == null){return NotFound();}return View(device);}// 获取设备能源数据[HttpGet]public async Task<IActionResult> GetDeviceEnergyData(int deviceId, int days = 7){var energyData = await _energyService.GetDeviceEnergyDataAsync(deviceId, days);return Json(energyData);}// 获取能源趋势数据[HttpGet]public async Task<IActionResult> GetDeviceEnergyTrend(int deviceId, string timeRange = "week"){var days = timeRange switch{"day" => 1,"week" => 7,"month" => 30,_ => 7};var trendData = await _energyService.GetDeviceEnergyDataAsync(deviceId, days);return Json(trendData);}// 更新设备状态[HttpPost]public async Task<IActionResult> UpdateDeviceStatus(int deviceId, string status, bool isActive){await _energyService.UpdateDeviceStatusAsync(deviceId, status, isActive);return Ok(new { success = true });}// 获取设备统计数据[HttpGet]public async Task<IActionResult> GetDeviceStatistics(int deviceId){ var statistics = await _energyService.GetDeviceStatisticsAsync(deviceId);return Json(statistics);}// 获取总体能源趋势数据(所有设备)[HttpGet]public IActionResult GetEnergyTrend(string timeRange = "week"){_logger.LogInformation($"GetEnergyTrend API 被调用,timeRange: {timeRange}");var days = timeRange switch{"day" => 1,"week" => 7,"month" => 30,_ => 7};_logger.LogInformation($"获取{days}天的数据");// 直接生成测试数据,避免数据量过大var testData = GenerateTestTrendData(days);_logger.LogInformation($"生成的测试数据数量: {testData.Count}");// 限制返回的数据点数量,避免图表渲染问题int maxPoints = days == 1 ? 24 : days == 7 ? 56 : 120;var limitedData = testData.Take(maxPoints).ToList();_logger.LogInformation($"限制后的数据点数量: {limitedData.Count}");_logger.LogInformation("GetEnergyTrend API 返回数据成功");return Json(limitedData);}// 生成测试能源趋势数据private List<object> GenerateTestTrendData(int days){var data = new List<object>();var random = new Random();var endDate = DateTime.Now;var startDate = endDate.AddDays(-days);var interval = days <= 1 ? TimeSpan.FromHours(1) : TimeSpan.FromHours(3);for (var date = startDate; date <= endDate; date += interval){data.Add(new {timestamp = date.ToString("yyyy-MM-dd HH:mm:ss"),energyConsumption = Math.Round(random.NextDouble() * 10 + 5, 2)});}return data;}// 获取设备电压监控数据[HttpGet]public IActionResult GetDeviceVoltageData(int deviceId, int hours = 24){_logger.LogInformation($"GetDeviceVoltageData API 被调用,deviceId: {deviceId}, hours: {hours}");// 生成测试电压数据var testData = GenerateTestVoltageData(hours);_logger.LogInformation($"生成的电压测试数据数量: {testData.Count}");return Json(testData);}// 获取设备温度监控数据[HttpGet]public IActionResult GetDeviceTemperatureData(int deviceId, int hours = 24){_logger.LogInformation($"GetDeviceTemperatureData API 被调用,deviceId: {deviceId}, hours: {hours}");// 生成测试温度数据var testData = GenerateTestTemperatureData(hours);_logger.LogInformation($"生成的温度测试数据数量: {testData.Count}");return Json(testData);}// 生成测试电压数据private List<object> GenerateTestVoltageData(int hours){var data = new List<object>();var random = new Random();var endTime = DateTime.Now;var startTime = endTime.AddHours(-hours);for (var time = startTime; time <= endTime; time += TimeSpan.FromMinutes(30)){// 模拟220V左右的电压值,带小幅波动double baseVoltage = 220;double fluctuation = (random.NextDouble() - 0.5) * 10; // -5V 到 +5V 的波动double voltage = baseVoltage + fluctuation;data.Add(new {timestamp = time.ToString("yyyy-MM-dd HH:mm:ss"),voltage = Math.Round(voltage, 2)});}return data;}// 生成测试温度数据private List<object> GenerateTestTemperatureData(int hours){var data = new List<object>();var random = new Random();var endTime = DateTime.Now;var startTime = endTime.AddHours(-hours);for (var time = startTime; time <= endTime; time += TimeSpan.FromMinutes(30)){// 模拟30°C到50°C之间的设备温度double temperature = 30 + random.NextDouble() * 20;data.Add(new {timestamp = time.ToString("yyyy-MM-dd HH:mm:ss"),temperature = Math.Round(temperature, 2)});}return data;}}
系统核心架构
- 后端:.net 9.0,提供设备数据查询、能源趋势计算、状态更新等 API
- 前端:基于 Razor 视图 + Chart.js,展示能源消耗趋势、设备监控列表、电压 / 温度数据
- 数据存储:支持 SQLite/MySQL(示例中使用测试数据,可对接真实数据库)
部署步骤
1. 本地发布Asp.net Core 应用
- 方式 1:命令行发布(进入项目根目录)
dotnet publish -c Release -o ./publish
- 方式 2:VS 2022 可视化发布
- 右键项目 → 发布 → 选择 “文件夹” 目标
- 配置发布模式为 “Release”,选择输出路径
- 点击 “发布”,生成
publish目录(包含应用 DLL、依赖文件)
2. 上传发布文件到 IOT2050
- 本地终端执行 SCP 命令,将
publish目录上传到 IOT2050 的应用目录(示例路径/home/root/energy/):
scp -r ./publish 用户名@IOT2050IP:/home/root/energy/
3. 配置 systemd 服务(开机自启 + 崩溃重启)
直接运行dotnet 应用.dll仅适合测试,生产环境需用systemd管理服务,确保稳定性。
- 创建 systemd 服务文件:
sudo nano /etc/systemd/system/dotnet-energy.service
- 写入服务配置(按需修改路径和应用名):
[Unit]
Description=Asp.net Core 能源监控系统
After=network.target [Service]
User=root
WorkingDirectory=/home/root/energy/publish # 发布目录绝对路径
ExecStart=/usr/bin/dotnet /home/root/energy/publish/EnergyMonitorDashboard.dll # 应用DLL路径
Restart=always # 崩溃自动重启
RestartSec=5 # 重启间隔5秒
Environment=ASPNETCORE_ENVIRONMENT=Production # 生产环境
Environment=ASPNETCORE_URLS=http://*:5000 # 监听5000端口
- 启动并设置开机自启:
# 重新加载systemd配置(识别新服务)
sudo systemctl daemon-reload# 启动服务
sudo systemctl start dotnet-energy.service# 设置开机自启
sudo systemctl enable dotnet-energy.service# 查看服务状态(验证是否启动成功)
sudo systemctl status dotnet-energy.service
4. 服务管理常用命令
sudo systemctl stop dotnet-energy.service # 停止服务
sudo systemctl restart dotnet-energy.service # 重启服务
sudo journalctl -u dotnet-energy.service -f # 实时查看服务日志(排查错误)
5. 访问能源监控系统
- 远程访问:
http://IOT2050IP:5000
核心功能说明
- 设备状态总览:运行中 / 待机 / 停机设备数量统计卡片
- 能源趋势图表:支持今日 / 本周 / 本月数据切换,可视化能源消耗变化
- 设备监控列表:显示设备名称、位置、状态、OEE 值,支持启动 / 停机操作
- 设备详情页:展示电压、温度实时数据(测试数据可替换为真实设备接口数据)
四、系统整合与优化(可选)
1. Nginx 反向代理(优化Asp.net Core 访问)
为了统一端口访问(避免输入 5000 端口),可配置 Nginx 反向代理Asp.net Core 应用:
- 编辑 Nginx 配置文件:
sudo nano /etc/nginx/sites-available/default
- 在
server块中添加反向代理规则:
location /energy/ {proxy_pass http://localhost:5000/;proxy_set_header Host $host;proxy_set_header X-Real-IP $remote_addr;
}
- 重启 Nginx:
sudo systemctl restart nginx
- 访问方式:
http://IOT2050IP:5000即可访问能源监控系统。
http://IOT2050IP/index.html访问设备监控 HTML 页面。
2. 数据对接真实设备(扩展方向)
- 设备监控 HTML:修改
script中的mockData,替换为 IOT2050 采集的真实设备数据(如通过 MQTT 订阅设备状态) - Asp.net Core 系统:将测试数据生成逻辑(
GenerateTestTrendData等方法)替换为数据库查询或设备接口调用,对接真实能源、电压、温度数据
五、总结
本文完成了 IOT2050 设备上两大监控系统的完整部署:
- 静态 HTML 页面:基于 Nginx 快速部署,专注设备状态可视化和工单管理
- Asp.net Core 应用:基于 systemd 稳定运行,提供能源数据计算和设备控制能力
