Applications Manager 仪表盘:新增功能亮点
在当今快节奏的 IT 环境中,高效的应用性能监控至关重要。IT 团队需要实时洞察、交互式数据可视化工具以及流畅的用户体验,才能快速发现并解决问题。随着 ManageEngine Applications Manager 仪表盘迎来最新增强升级,如今的监控功能变得更智能、更高效,也更具易用性。
从简化趋势分析的交互式 Zoho Charts,到实现便捷导航的全新 UI 设计,这些升级将助力您高效分析数据、即时定位性能瓶颈,并自信地制定数据驱动型决策。
APM仪表盘有哪些新变化?
在本次最新更新中,每一项增强功能都旨在简化 IT 监控流程、优化工作流,具体包括以下四点:
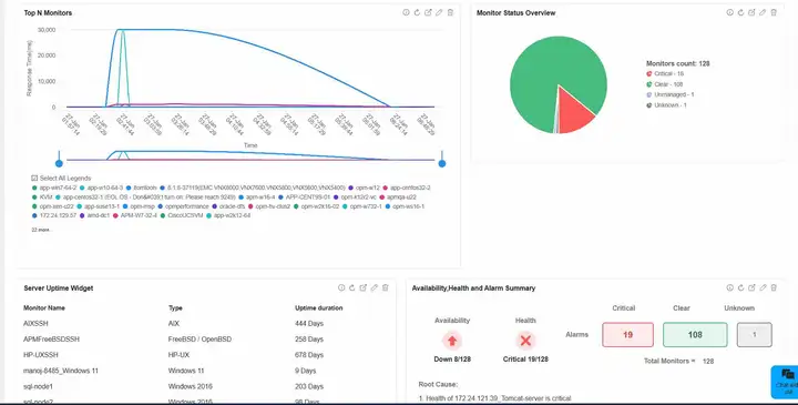
1. 基于 Zoho Charts 的实时交互式数据可视化
本次升级引入 Zoho Charts,为数据库监控可视化带来交互式体验,让性能问题定位更轻松:
- 鼠标悬停在数据点上时,即时提示框会提供上下文信息,团队无需手动查询日志,即可快速诊断服务器延迟峰值;
- 缩放和平移功能支持聚焦特定时间段,便于识别反复出现的性能放缓问题,以及资源利用率的变化规律;
- 动态动画提升数据清晰度,帮助您即时掌握应用正常运行时间与服务器性能的变化趋势。
通过放大性能下降节点、平移历史数据、借助提示框辅助分析,您能更快检测异常,加速根本原因排查 ------ 所有操作均在直观且响应迅速的仪表盘内完成。

2. 支持精细化数据分析的高级图表功能
经过优化的折线图、柱状图和表盘图提升了可读性,让 IT 基础设施的性能趋势更清晰,同时提供更深入的洞察:
- 可缩放折线图支持团队跨时间段跟踪关键指标(如流量高峰期的 CPU 峰值),确保在问题升级为重大故障前及时定位;
- 可滚动图例支持同时管理多个指标,帮助您聚焦核心数据,避免信息杂乱;
- 概览图表提供数据汇总快照,非常适合跟踪长期资源利用趋势,以及设置自定义时间段进行性能对比。
借助这些增强功能,IT 团队可通过无缝趋势分析定位异常、优化资源配置,并简化报告流程。

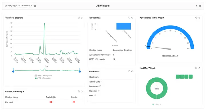
3. 全新优化的APM仪表盘 UI(实现便捷导航)
结构清晰的仪表盘能减少操作阻碍,通过真实用户体验监控,帮助团队更快发现并解决问题。重新设计的APM仪表盘在易用性上实现了三大提升:
- 更简洁的布局:将关键指标置于核心位置,IT 管理员无需面对不必要的干扰,即可即时发现并处理关键性能偏差;
- 与 APM Insight 仪表盘无缝兼容:确保跨平台监控体验统一,实现全面可视性;
- 深色 / 浅色双模切换:针对不同工作场景优化,减少视觉疲劳,尤其适合网络运营中心(NOC)及 7×24 小时监控场景。
通过优化布局与导航体验,您能更快获取关键数据,更轻松地检测异常,提升运营效率。



4. 基于 SVG 的严重程度状态图标(加速问题识别)
在分秒必争的高压 IT 环境中,视觉区分度高的告警至关重要。本次新增的基于 SVG 的严重程度状态图标,让您能即时识别系统健康状态:
- 更清晰、可缩放的图标:消除 "正常""警告""严重" 三种状态间的识别混淆,提升故障检测效率;
- 适配深色 / 浅色双模:图标始终保持高对比度,确保团队在任何查看场景下都能即时判断系统状态;
- 更快的问题优先级排序:助力您快速响应高影响系统故障,减少停机时间,避免小问题升级为重大故障。
通过提升告警可视性、缩短响应时间,仪表盘升级实现了更快的事件解决效率,让 IT 监控从 "被动应对" 转向 "主动预防"。

这些增强功能如何改变 IT 监控?
更新后的APM仪表盘为 IT 监控赋予了更智能、更高效的能力。通过整合交互式图表、更深入的数据分析工具与更易用的 UI,您将实现:
- 借助实时视觉洞察,更快解决性能问题;
- 便捷浏览仪表盘,专注于关键指标,不受无关信息干扰;
- 高效制定数据驱动型决策,提升系统可靠性与正常运行时间;
- 简化报告流程,让相关人员更易获取性能洞察。
IT 监控的未来从此开启
现代 IT 环境需要智能、数据驱动的监控解决方案。凭借这些强大的仪表盘增强功能,APM为您提供了核心工具:助力您保持主动监控、优化性能,并更快速、更准确地响应问题。
